【 TiDB 使用环境`】测试环境
【 TiDB 版本】5.3.1
【遇到的问题】
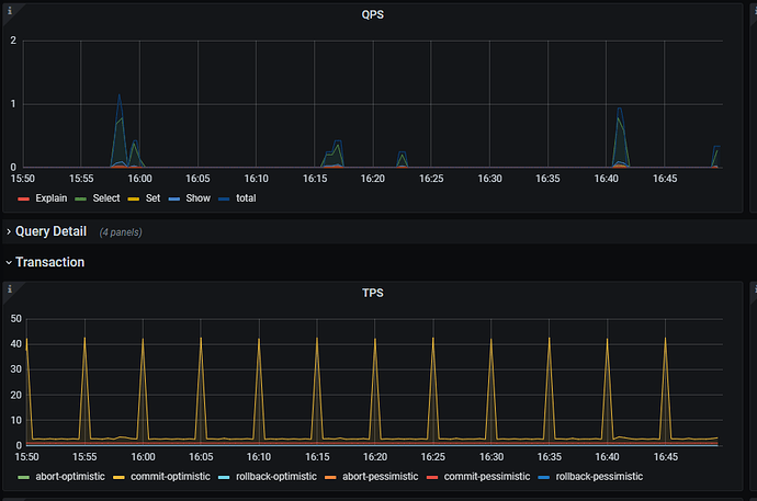
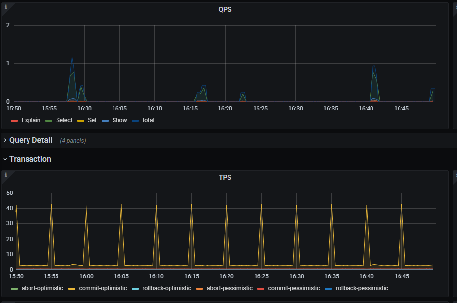
新部署的一个集群环境,在没有任何操作的情况下TPS监控出现非常规律性的尖刺,QPS没有类似现象。
通过Dashboard的SQL语句分析发现有大量的系统表查询:
SELECT `is_index`, `hist_id` FROM `mysql`.`stats_histograms` WHERE `table_id` = ?
select `name` , `column_ids` from `mysql` . `stats_extended` where `table_id` = ? and status in ( ... )
select `original_sql` , `bind_sql` , `default_db` , status , `create_time` , `update_time` , charset , collation , source from `mysql` . `bind_info` where `update_time` > ? order by `update_time` , `create_time`
select `version` , `table_id` , `modify_count` , `count` from `mysql` . `stats_meta` where `version` > ? order by `version`
看表名称应该都是和统计信息收集有关,想问下具体是有什么样的需求要这么频繁的查询。
【复现路径】
【问题现象及影响】
【附件】

