你这个连接tidb数据库的客户端工具是什么呀?
直接后台登录,安装MySQL Client
已经成功将gc.enable-compaction-filter有true修改为false,并且也重启了集群,但是对应存储空间一点没有释放。
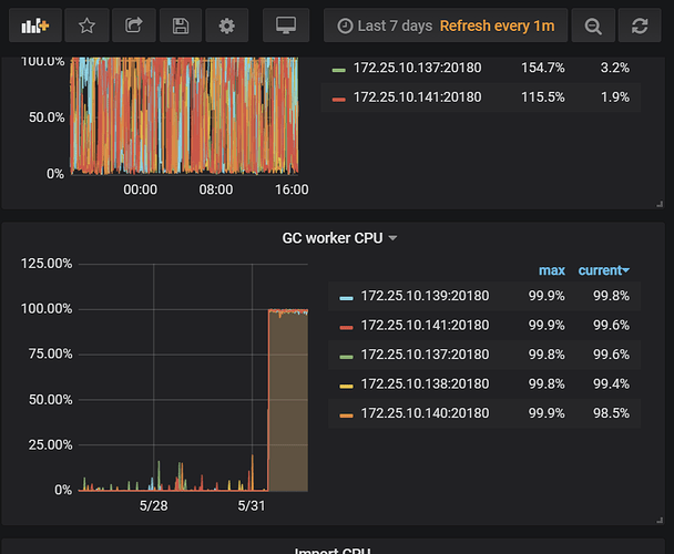
你看看grafana界面中,empty region有多少
查看 mysql.tidb表,看看GC的时间及间隔配置。
将GC时间调整为10m,GC之后空间就可以释放。
此话题已在最后回复的 1 分钟后被自动关闭。不再允许新回复。
你这个连接tidb数据库的客户端工具是什么呀?
直接后台登录,安装MySQL Client
已经成功将gc.enable-compaction-filter有true修改为false,并且也重启了集群,但是对应存储空间一点没有释放。
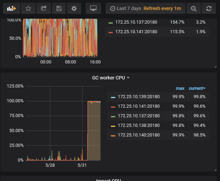
你看看grafana界面中,empty region有多少
查看 mysql.tidb表,看看GC的时间及间隔配置。
将GC时间调整为10m,GC之后空间就可以释放。
此话题已在最后回复的 1 分钟后被自动关闭。不再允许新回复。