【 TiDB 使用环境`】
生产环境
【 TiDB 版本】
v5.1.0
【遇到的问题】
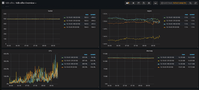
加了一个tikv,IO反而增高了
16号中午加的
观察下 region 的分布是否合理
188 这个节点明显低于其他的,是不是刚加入的新节点
估计看看之前对于 region label 的设定,是否能平衡region的分布
https://docs.pingcap.com/zh/tidb/stable/pd-control#查询-region-副本的分布情况
https://docs.pingcap.com/zh/tidb/stable/tidb-scheduling
https://docs.pingcap.com/zh/tidb/stable/schedule-replicas-by-topology-labels#设置-tikv-的-labels-配置
https://docs.pingcap.com/zh/tidb/stable/pd-scheduling-best-practices#leaderregion-分布不均衡
1 个赞
新加的节点和其他节点配置一样吗?
扩容tikv节点会进行副本调度来使region的分布尽量均衡,如果有影响到业务调整下调度参数吧
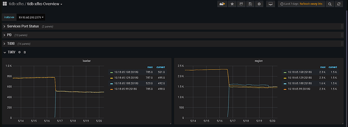
188是新加的
配置一样
现在region基本已经分布均匀了
region均匀后你再观察一下。
188比其他的高吧?
学习 了,多谢大佬
先看下慢SQL
此话题已在最后回复的 60 天后被自动关闭。不再允许新回复。


