- 【TiDB 版本】: v4.0.9
- 【问题描述】:
tidb的日志频繁的报错信息,是什么原因啊。对业务没有什么影响,就是频繁的报错
[distsql.go:997] [“table reader fetch next chunk failed”] [conn=1018993] [error=“context canceled”]
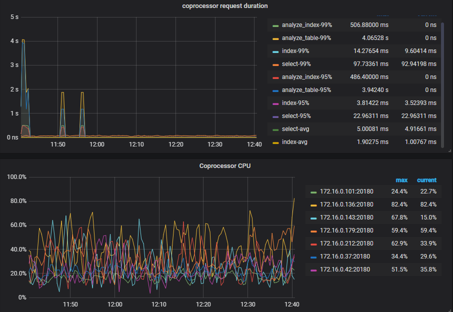
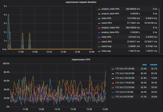
能否提供一下 coprocessor 的监控。
如果方便,能否上传一下完整的日志。
tidb.log (4.5 MB)
这是其中一个tidb的日志。先检查集群状态吧,看看集群是否正常
集群正常
好的,感谢
请问有进展吗?是楼上的问题,建议再观察一下网络。如果有新的问题,麻烦创建新的帖子。
此话题已在最后回复的 1 分钟后被自动关闭。不再允许新回复。

