版本:tidb部署的4.0.2
tikv环境:多实例kv
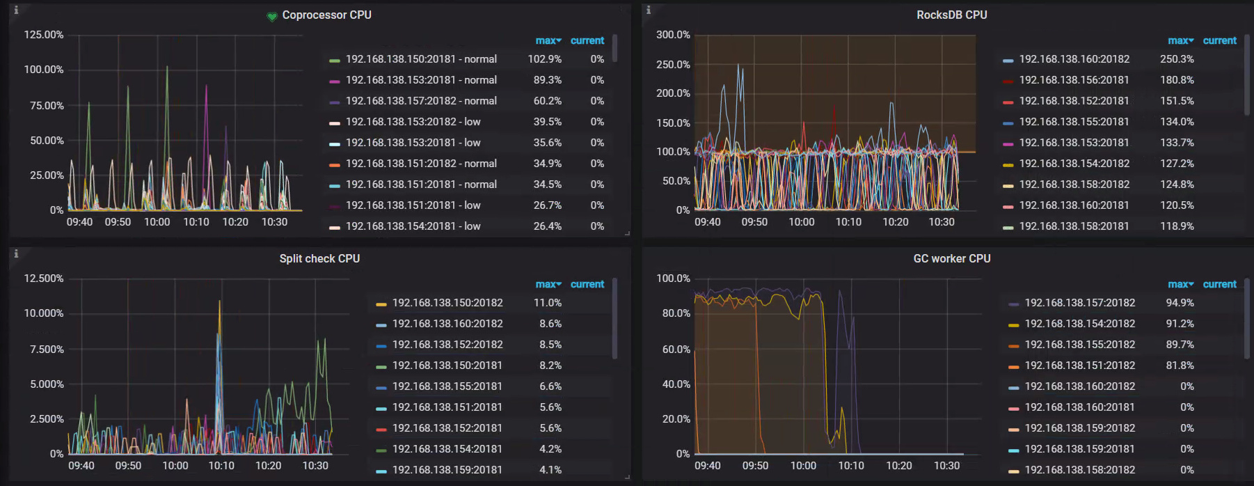
现象:每台机器的tikv都占用CPU资源过高
导出一下完整的 Overview 、PD、TiDB、TiKV-Details 面板的监控信息看下。
导出监控方式:https://metricstool.pingcap.com/
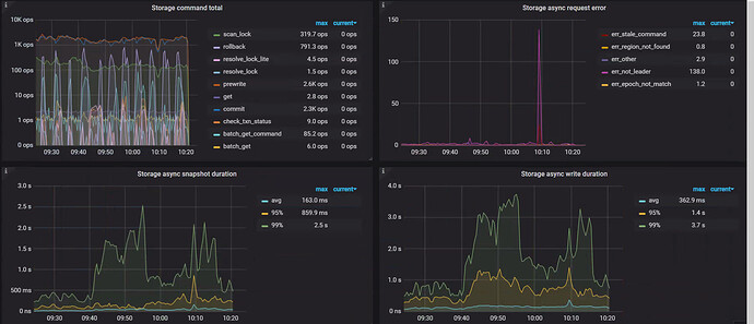
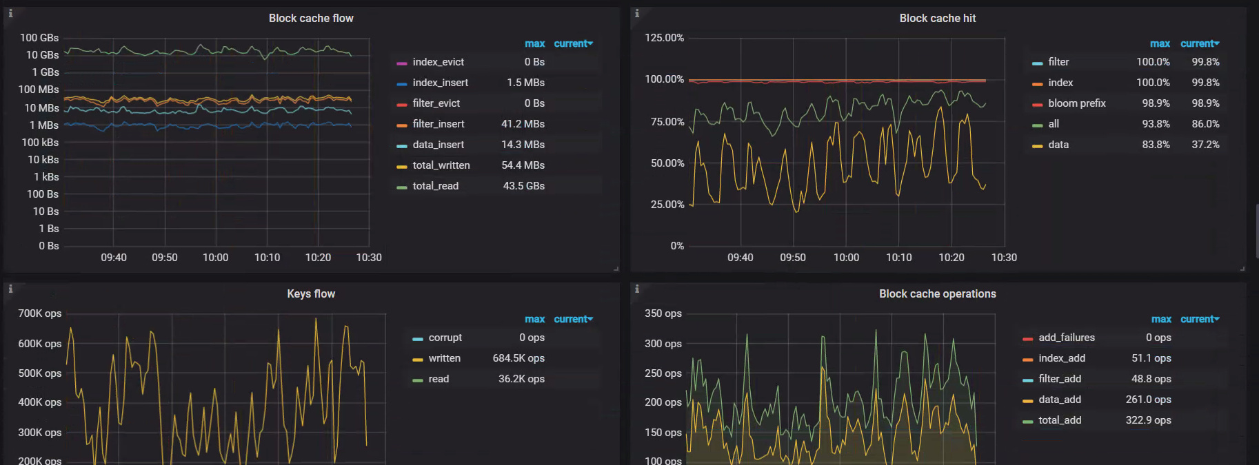
从监控上看到是因为 coprocessor 读请求导致的 CPU 高,可以参考读请求慢日志排查文档通过慢日志看下请请求的情况:读性能慢-慢语句
另外几个节点之间的 CPU 使用率并不平衡,存在热点的问题,可以参考热点文档票排查一下:读性能慢-热点问题
CPU 高的问题已经解决了吗?
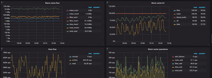
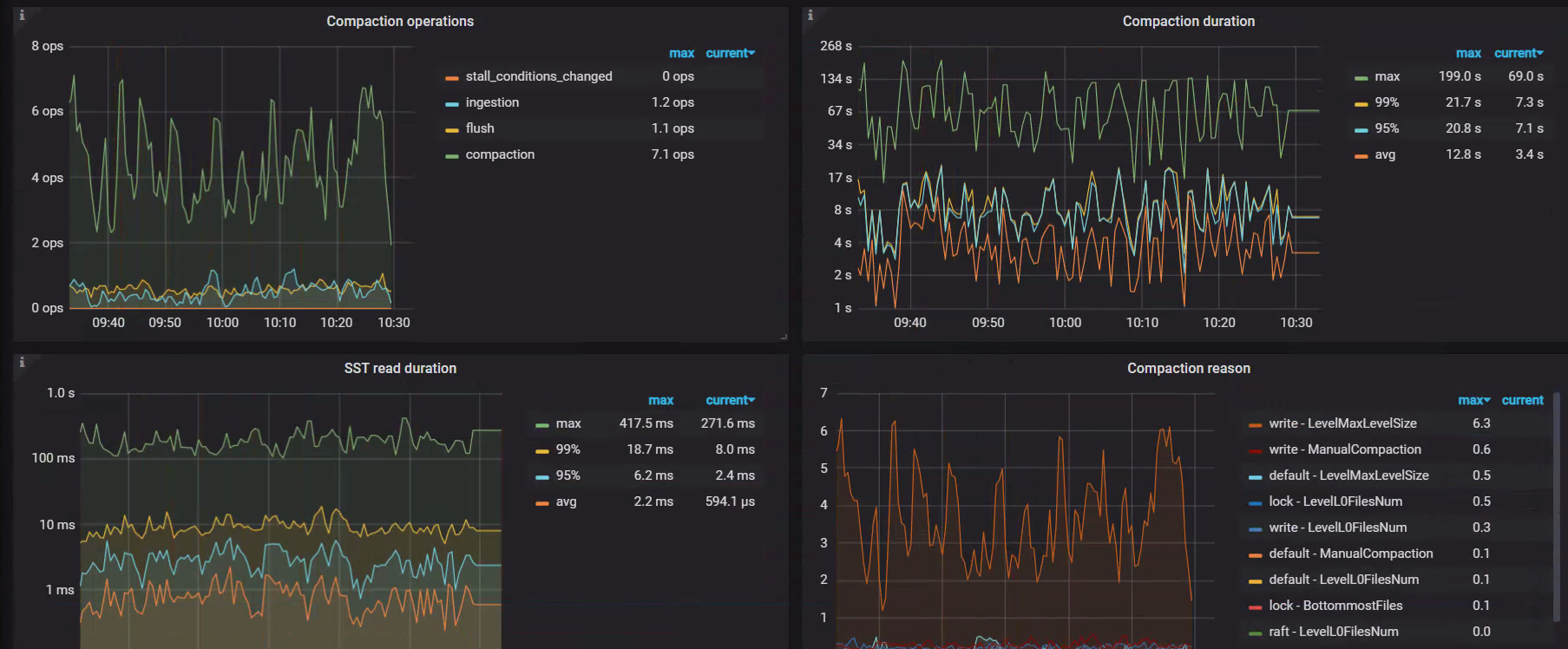
从截的 iotop 的情况看 ,io 占用高的主要是 rocksdb 的 low 线程和 high 线程以及 jdb2 进程
其中 rocksdb low 线程和 high 线程是指
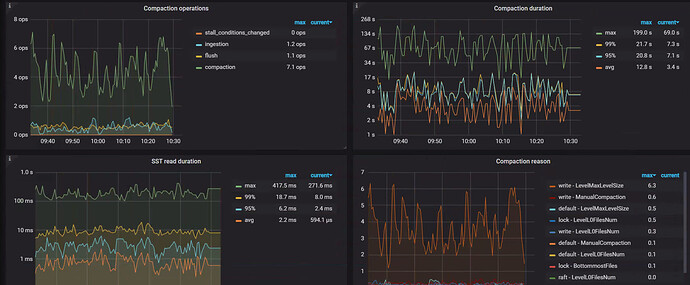
看起来应该是 compaction 导致的 IO 高,关于 rocksdb compaction 可以参考:TiDB 写入慢流程排查系列(五)— RocksDB 写入及 Compaction
跟IO调度和透明大页有关吗,这两个目前都没有进行优化https://docs.pingcap.com/zh/tidb/dev/check-before-deployment
可能与透明大页有关系,可以先关闭观察一下,io 策略也可以一起调整下













