tidb4.0.7插入更新性能不理想,求分析及调优措施

为提高效率,请提供以下信息,问题描述清晰能够更快得到解决:

【TiDB 版本】
4.0.7
【问题描述】

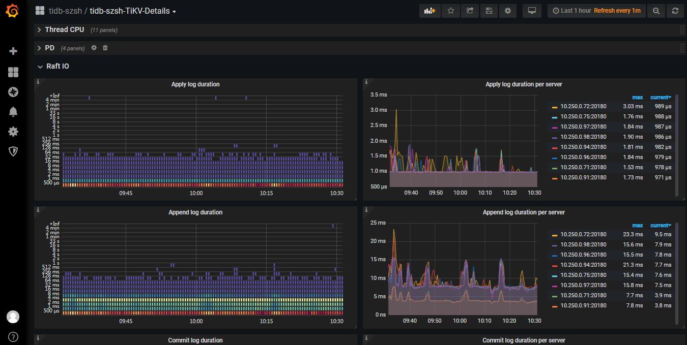
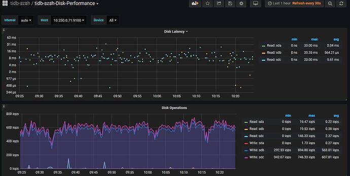
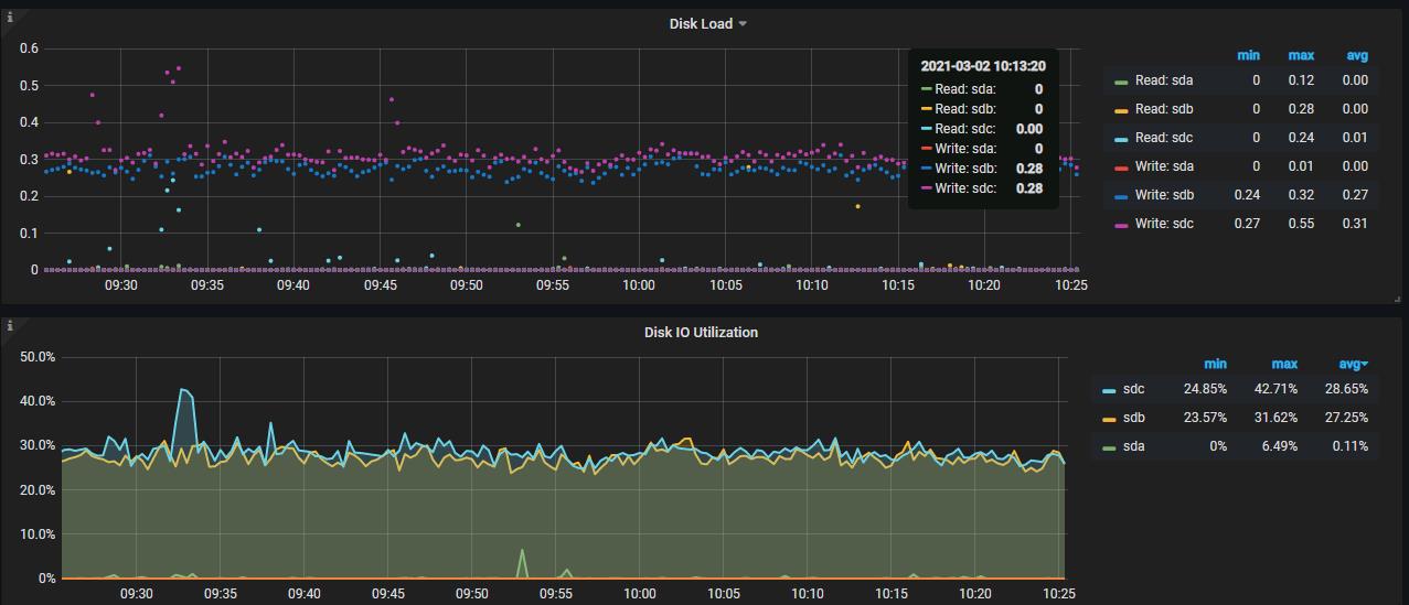
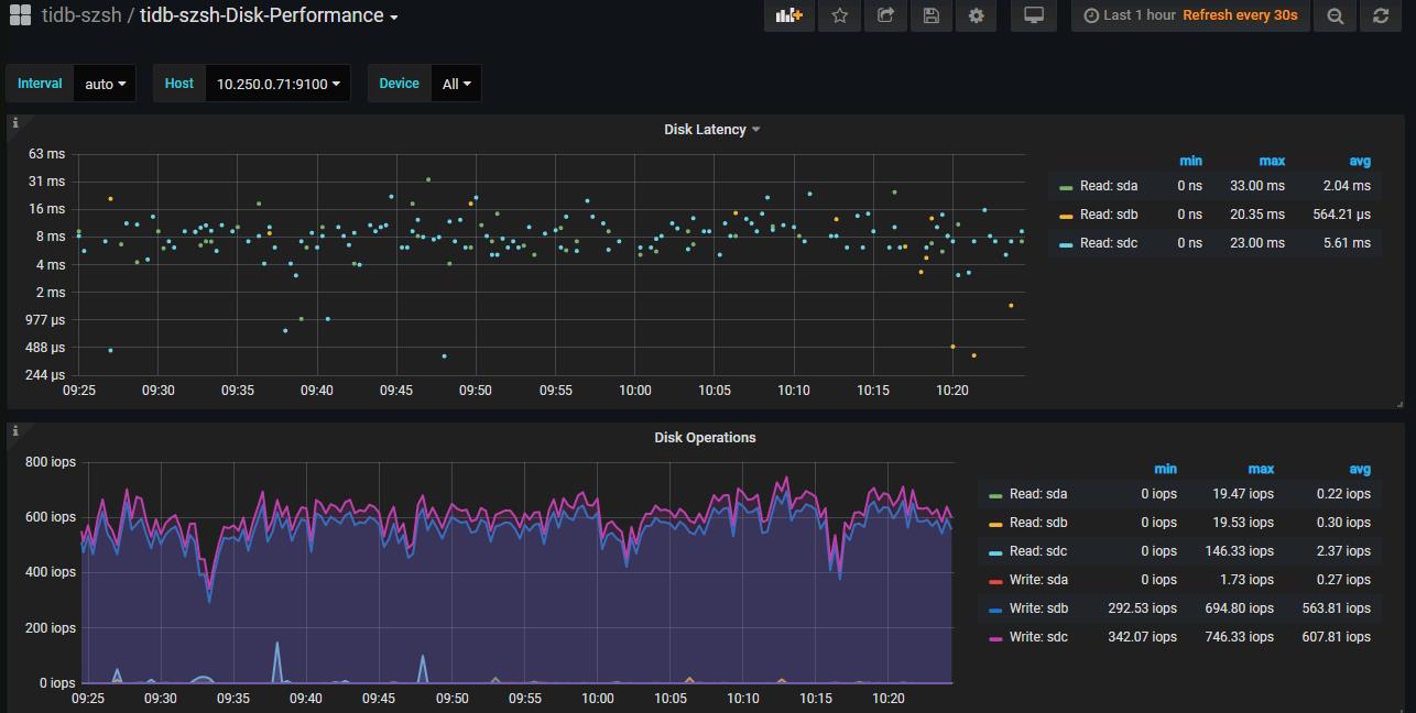
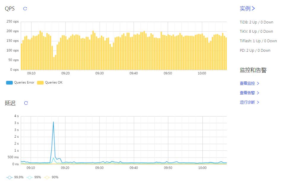
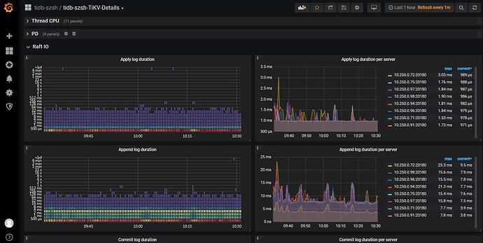
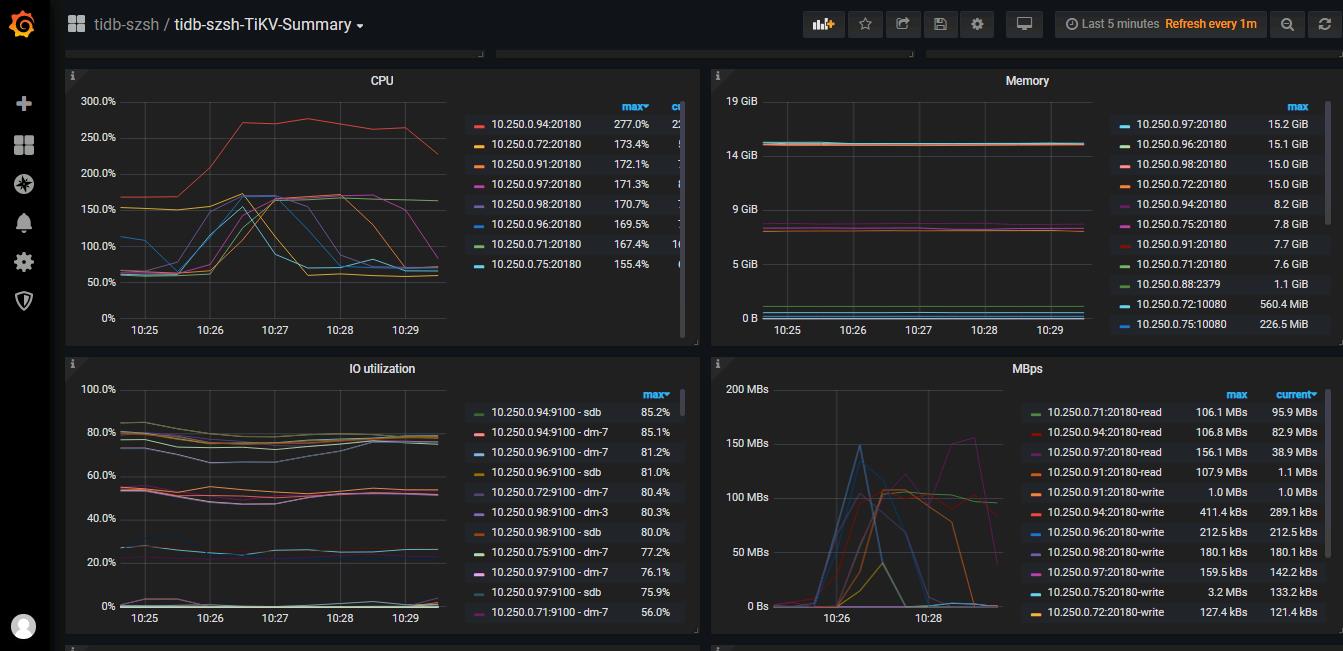
1、插入和更新性能不佳,一条SQL需要处理20多ms。
2、使用tiup部署的,info_gathering.py无法执行。
3、使用的机器均是虚拟机,普通硬盘。
问题:请问各路大神,怎么做优化,目前性能较差,是否可以认定是磁盘问题,有没有什么优化方案,除了升级磁盘(这个目前难以满足)?


若提问为性能优化、故障排查类问题,请下载脚本运行。终端输出的打印结果,请务必全选并复制粘贴上传。

可以参考下写入慢的排查文档,按照写入流程排查一下,看下是否某个环节存在瓶颈