为提高效率,请提供以下信息,问题描述清晰能够更快得到解决:
【TiDB 版本】 tidb 4.0
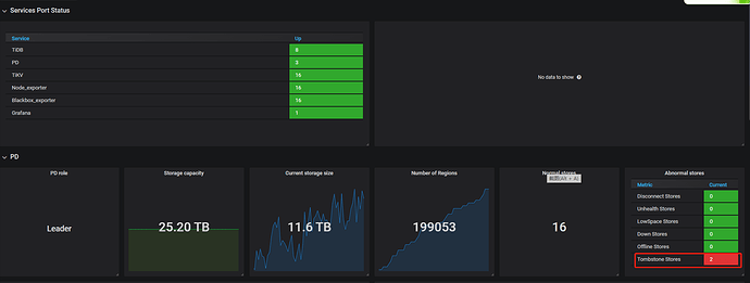
【问题描述】 tidb集群删除组件tiflash后,集群状态显示已经删除tiflash节点,但是监控面板里面显示tiflash状态是down的
如何更新监控,删除tifalsh节点步骤是根据官方网站提供的方式1删除的
若提问为性能优化、故障排查类问题,请下载脚本运行。终端输出的打印结果,请务必全选并复制粘贴上传。
为提高效率,请提供以下信息,问题描述清晰能够更快得到解决:
【TiDB 版本】 tidb 4.0
【问题描述】 tidb集群删除组件tiflash后,集群状态显示已经删除tiflash节点,但是监控面板里面显示tiflash状态是down的
如何更新监控,删除tifalsh节点步骤是根据官方网站提供的方式1删除的
若提问为性能优化、故障排查类问题,请下载脚本运行。终端输出的打印结果,请务必全选并复制粘贴上传。
tiup cluster display ${cluster_name} 看下
curl http://:2379/pd/api/v1/stores > stores.json 这样拿到 tiflash 的 store ID,然后再通过 pd-ctl remove-tombstone ${store_id} 执行试下。
curl http://:2379/pd/api/v1/stores 这个里面已经没有tiflash的配置信息了,你这个命令无法执行
一共有几个 TiFlash,下线了几个?
监控里面的 tombstone 数量是还包括了一个 TiKV 吗?
直接 pd-ctl store remove-tombstone 不用加 store id 试下。
2个tombstone 都是tiflash 节点,只是不同时间点移除的,结果都显示tombsone
使用 remove-tombstone 命令之后,情况怎么样了?
问题解决
![]()
此话题已在最后回复的 1 分钟后被自动关闭。不再允许新回复。