为提高效率,请提供以下信息,问题描述清晰能够更快得到解决:
【TiDB 版本】4.0.11+ dm 2.0.1
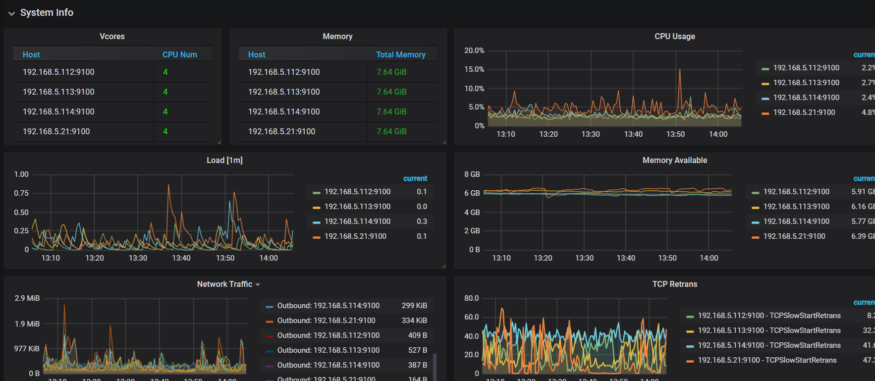
【问题描述】 TIDB+PD 1 台TIKV 3台, 我看机器负载都很低,io也不高,同步4个实例的 mysql数据,加起来10G左右,一个下午都还没同步完,该怎么优化???
为提高效率,请提供以下信息,问题描述清晰能够更快得到解决:
【TiDB 版本】4.0.11+ dm 2.0.1
【问题描述】 TIDB+PD 1 台TIKV 3台, 我看机器负载都很低,io也不高,同步4个实例的 mysql数据,加起来10G左右,一个下午都还没同步完,该怎么优化???
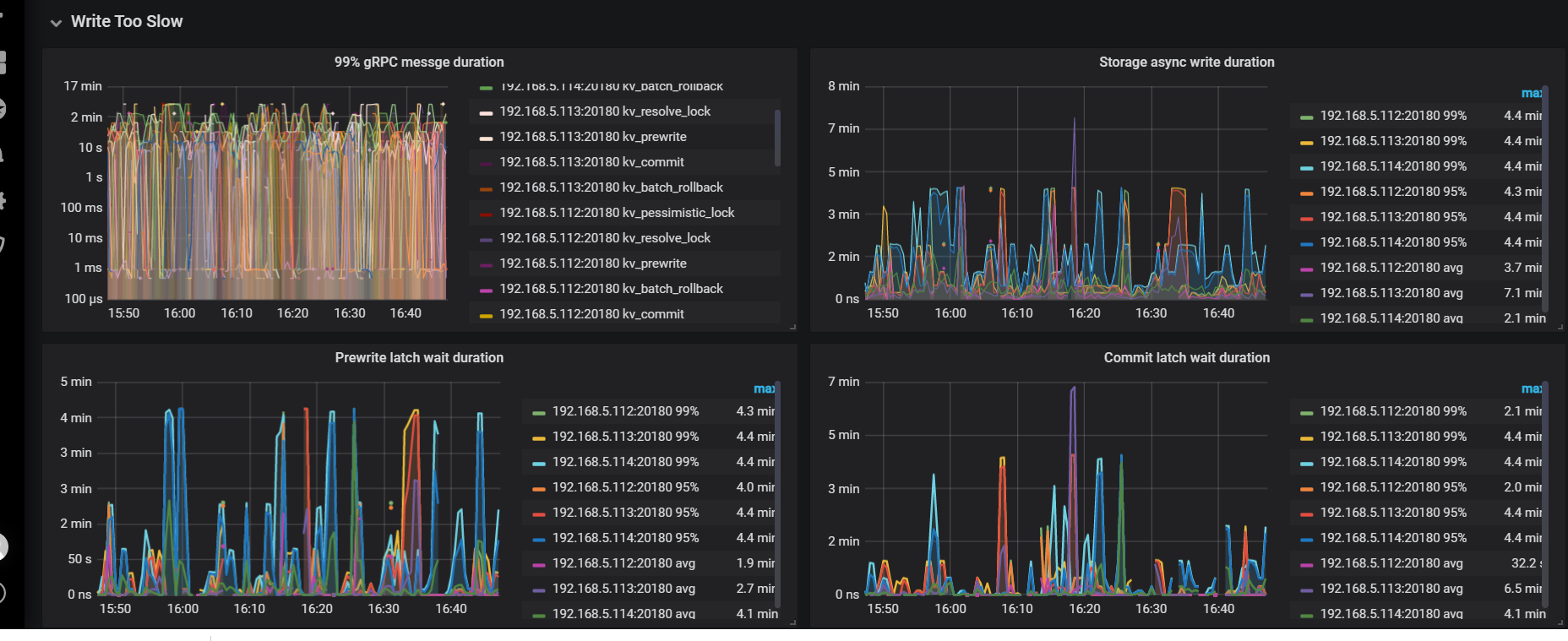
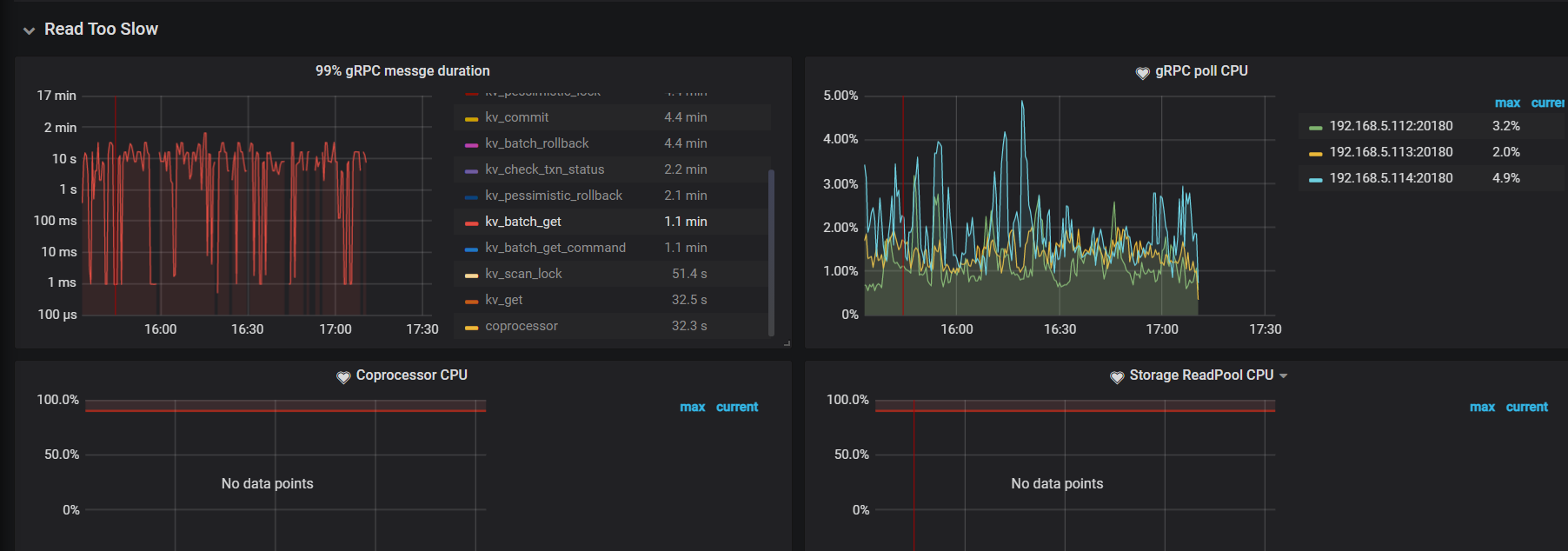
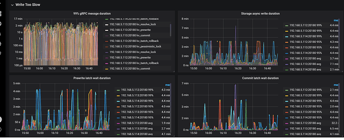
建议你按照上面的写入流程先排查下。从上面指标基本可以确认是 tikv 比较慢。
根据上面的流程排查没看到有相似的现象,不知道是不是新版本的问题,TIKV都没有CPU ,IO 及内存的压力
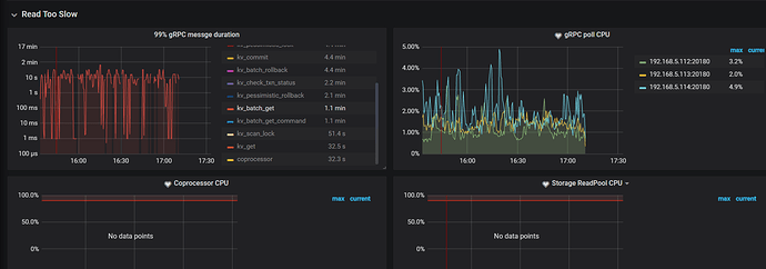
大部分慢都消耗在grpc 上面。
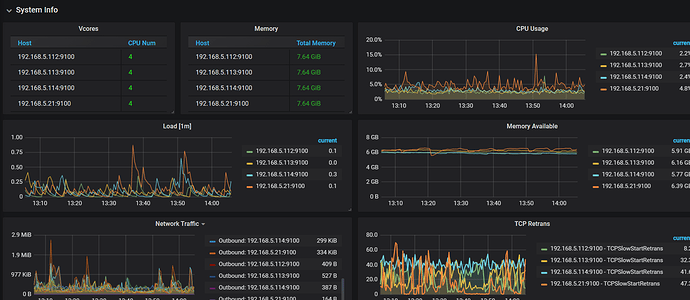
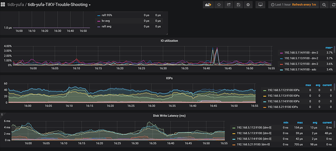
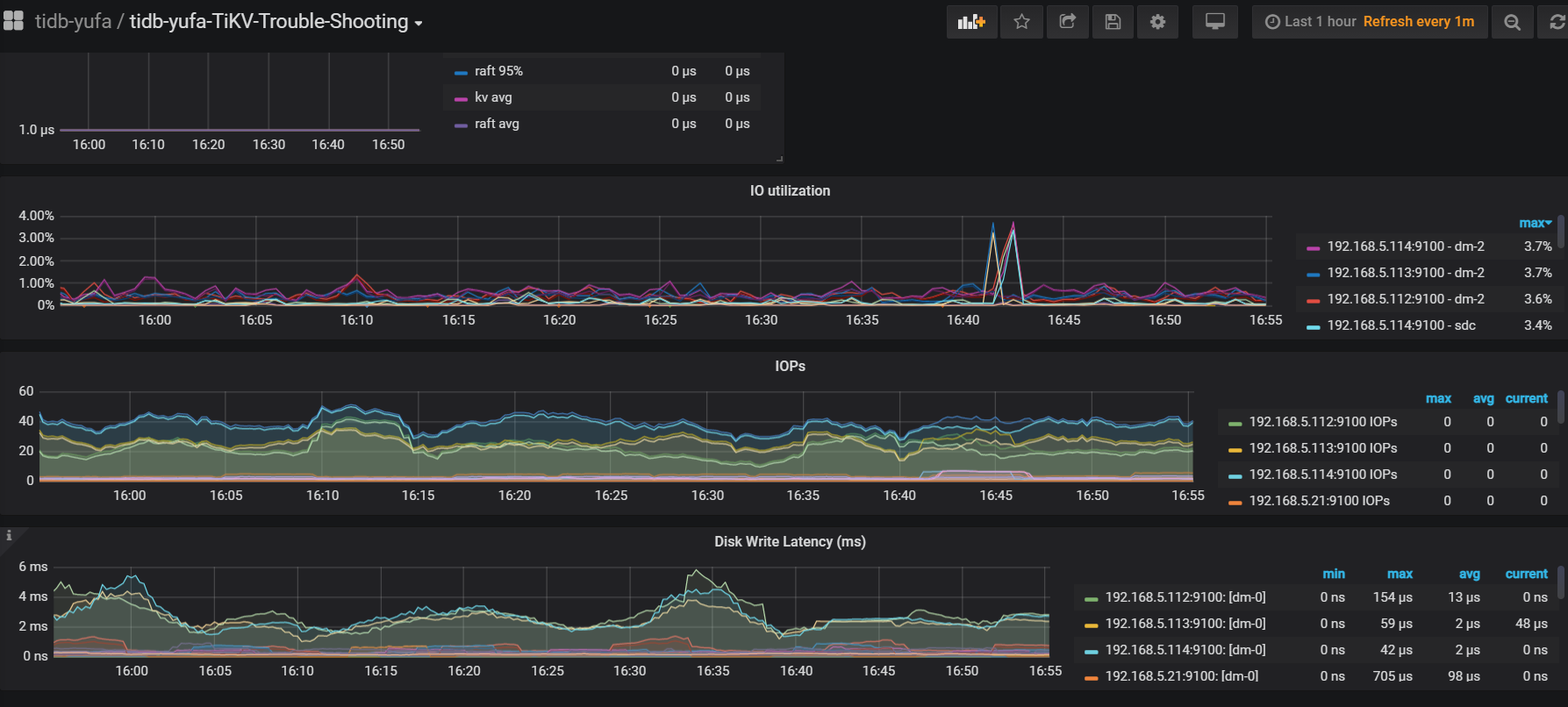
看下你的磁盘延迟是否很高。tikv 写入流程建议你先看下上面的链接,排查下。另外如果有混合部署的情况,也会有资源征用。
如果自己排查没有解决,可以提供下 tikv-details 以及 磁盘相关延迟的监控提供下。我们协助看下。
最后发现是网络问题
请问是哪里的网络问题?