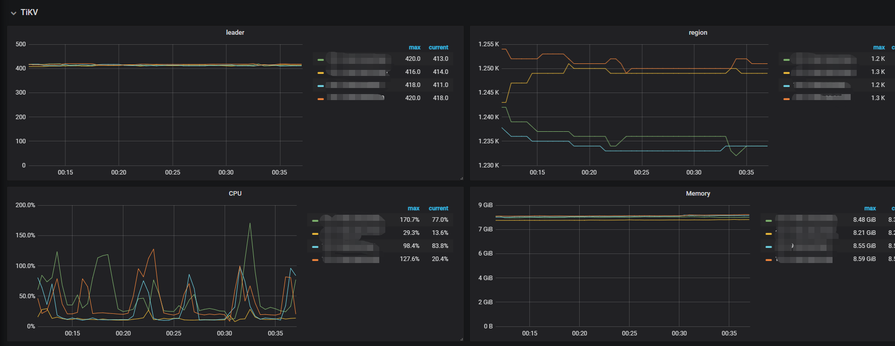
用的是tidb 4.0.10的版本,目前是3个节点,想增加tikv的节点数,把新的节点加进去以后,Apply log duration从32ms-64ms增加到128ms-256ms,Append log duration、commint log duration的时间也跟着翻了好几倍,一开始以为只是在平衡数据期间会这么慢,但是数据平衡完了以后还是这么慢,请问大概是什么原因导致的,应该怎么排查。
【 TiDB 使用环境`】生产环境
【 TiDB 版本】TiDB 4.0.10
【遇到的问题】TiKV节点扩容,Raft IO比平时翻了好几倍
【复现路径】扩容TiKV节点
【问题现象及影响】由TiDB变慢,导致告警增多,业务k8s重启

