为提高效率,请提供以下信息,问题描述清晰能够更快得到解决:
【TiDB 版本】V4.010
【问题描述】
若提问为性能优化、故障排查类问题,请下载脚本运行。终端输出的打印结果,请务必全选并复制粘贴上传。
为提高效率,请提供以下信息,问题描述清晰能够更快得到解决:
【TiDB 版本】V4.010
若提问为性能优化、故障排查类问题,请下载脚本运行。终端输出的打印结果,请务必全选并复制粘贴上传。
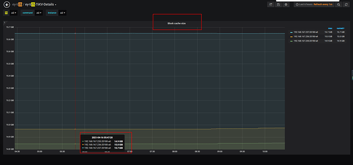
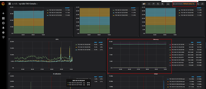
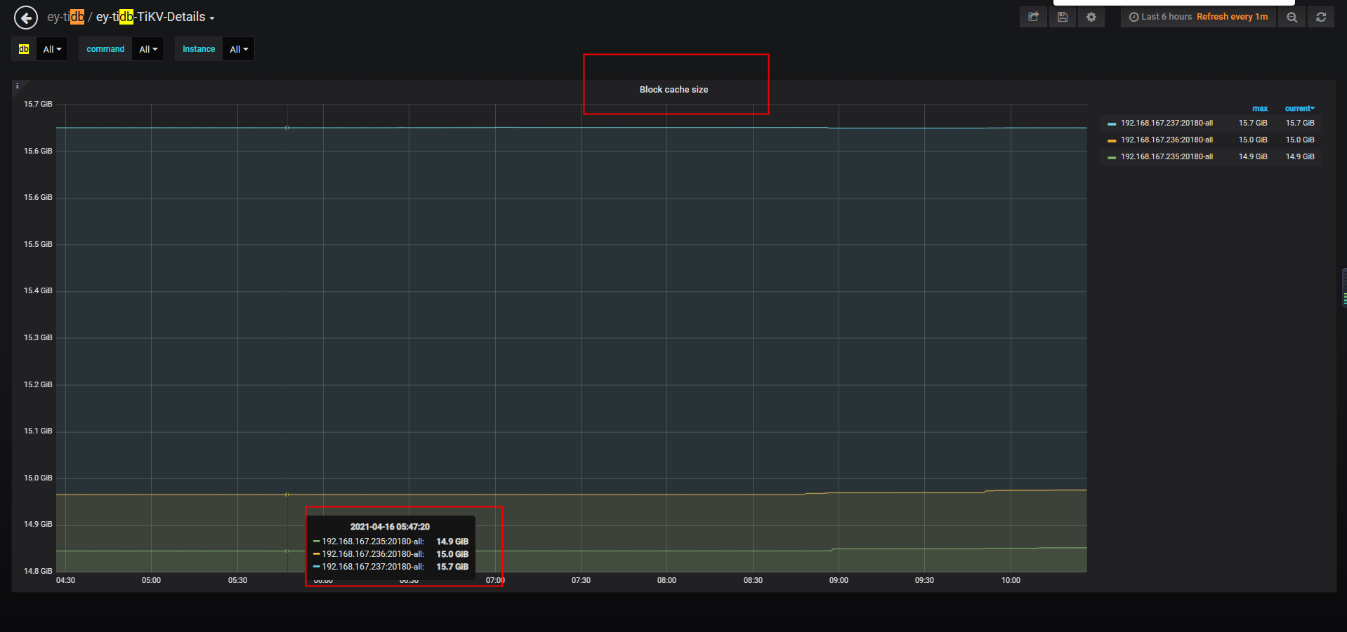
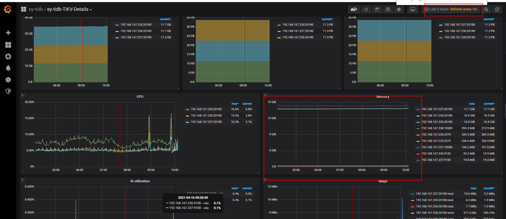
看下 TiKV-Details -> RocksDB KV -> block cache size 的监控
不知道怎么回事,一值不释放
block-cache-size 是不释放的,如果需要调小的话,可以修改下 storage.block-cache.capacity 参数设置。
https://docs.pingcap.com/zh/tidb/stable/tikv-configuration-file#capacity
此话题已在最后回复的 1 分钟后被自动关闭。不再允许新回复。