TiDB 5.0 on K8S TPC-C跑分与官方公布相差较大

为提高效率,请提供以下信息,问题描述清晰能够更快得到解决:

【TiDB 版本】
TiDB 5.0 on kubernetes
【问题描述】
参考文档:https://docs.pingcap.com/zh/tidb/stable/v5.0-performance-benchmarking-with-tpcc#tidb-tpc-c-性能对比测试报告---v50-对比-v40

环境

服务类型 EC2 类型 实例数
PD m5.xlarge 3
TiKV i3.4xlarge 3
TiDB c5.4xlarge 3
TPC-C 8c16g 1
K8S集群使用AWS托管EKS托管,pd tidb节点为EBS gp2 300G,TiKV为本地盘。
500-100个线程在47000-50000分数左右,与官方公布80000-100000分部相差较大。
pod网络模式使用hostNetwork,通过ELB连接TiDB。

通过TiUP测试TPC-C

/root/.tiup/components/bench/v1.4.1/tiup-bench tpcc -H xxx -P 4000 --warehouses 5000 prepare
/root/.tiup/bin/tiup bench tpcc -H xxx -P 4000 --warehouses 5000 --db test  -T 512 run

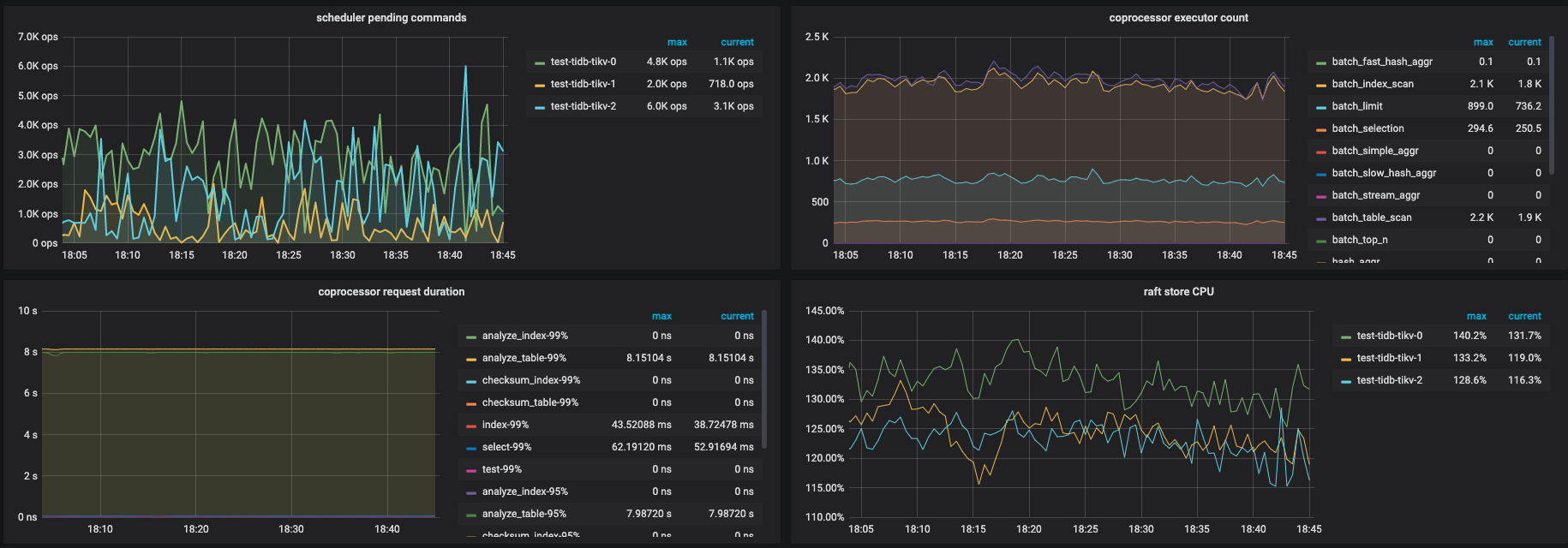
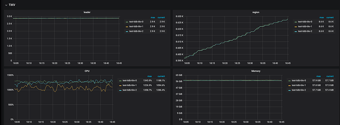
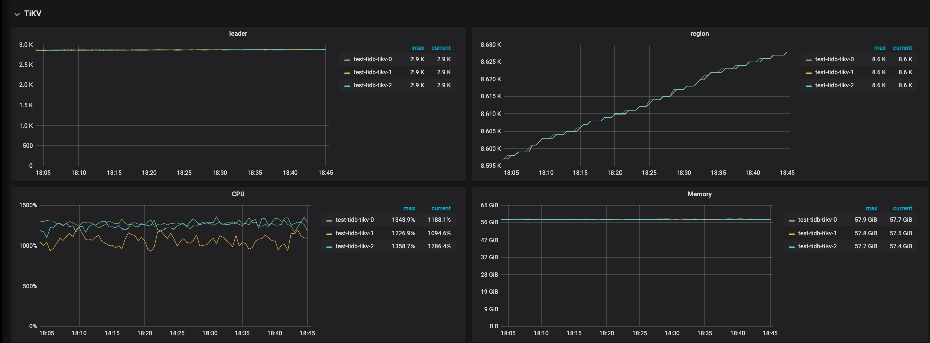
据观测tikv节点load首先到16,IOPS不高,且其他节点负载不高。
请问分数出现将近一倍的差距,问题出在哪里?是我们调优有问题,还是机型或者部署模式的问题?

参数

未按照文档参数调优,基本为默认参数(后续在线更改参数,使用文档中配置调优,分数并未有太大提升)

[Summary] STOCK_LEVEL - Takes(s): 383.2, Count: 26370, TPM: 4128.4, Sum(ms): 2873319.2, Avg(ms): 0.3, 50th(ms): 0.5, 90th(ms): 0.5, 95th(ms): 0.5, 99th(ms): 0.5, 99.9th(ms): 0.5, Max(ms): 0.5
[Summary] STOCK_LEVEL_ERR - Takes(s): 383.2, Count: 1, TPM: 0.2, Sum(ms): 182.1, Avg(ms): 0.3, 50th(ms): 0.5, 90th(ms): 0.5, 95th(ms): 0.5, 99th(ms): 0.5, 99.9th(ms): 0.5, Max(ms): 0.5
tpmC: 46520.8, efficiency: 72.3%

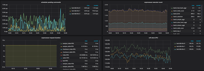
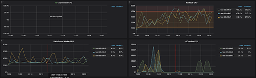
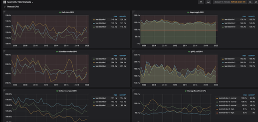
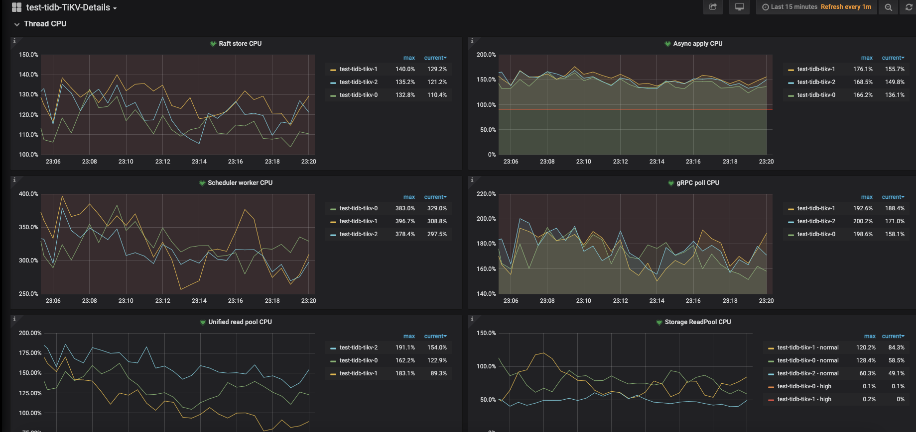
监控






若提问为性能优化、故障排查类问题,请下载脚本运行。终端输出的打印结果,请务必全选并复制粘贴上传。

看起来和官网的主要差别有:

  1. TPCC 发压机器不同,检查下 TPCC 的资源使用情况,是否发压机器负载太高。
  2. TiUP 部署和 K8s 部署,不知道是否测试过 tiup 方式的跑分情况?

  1. 发压机load不高,观察tikv load 16,不确定升配发压机是否有用?
  2. 没测试tiup方式部署。k8s部署使用hostNetwork,tikv同样是本地nvme ssd(观察iops并不高 未到瓶颈),除了elb接入流量,其他理论上overhead应该不比tiup大。

tpmC: 49143.8, efficiency: 76.4%
压力机提升到同配9xlarge,没有提升,观测tikv cpu首先到达瓶颈。

  1. 建议一开始参数和官网的设置保持一致
  2. 数据加载之后有analyze table吗?

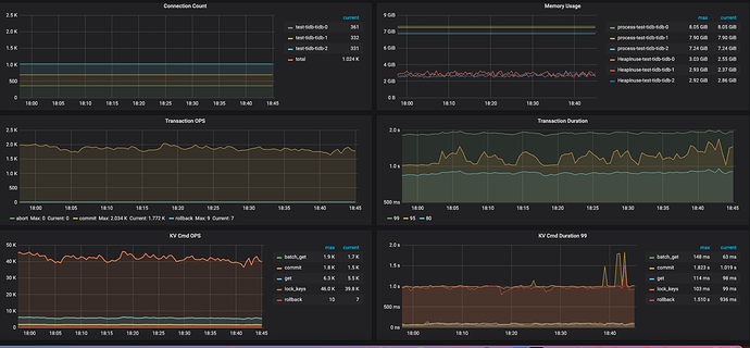
tikv 的 CPU 资源感觉少了点,可以看看监控: tikv-detail —> thread CPU ,另外,可以看一下这个:读性能慢-TiKV Server 读流程详解

@spc_monkey @dbsid
尝试了官方文档相同参数,同配机型同参数,并且analyze table,得分无提升。



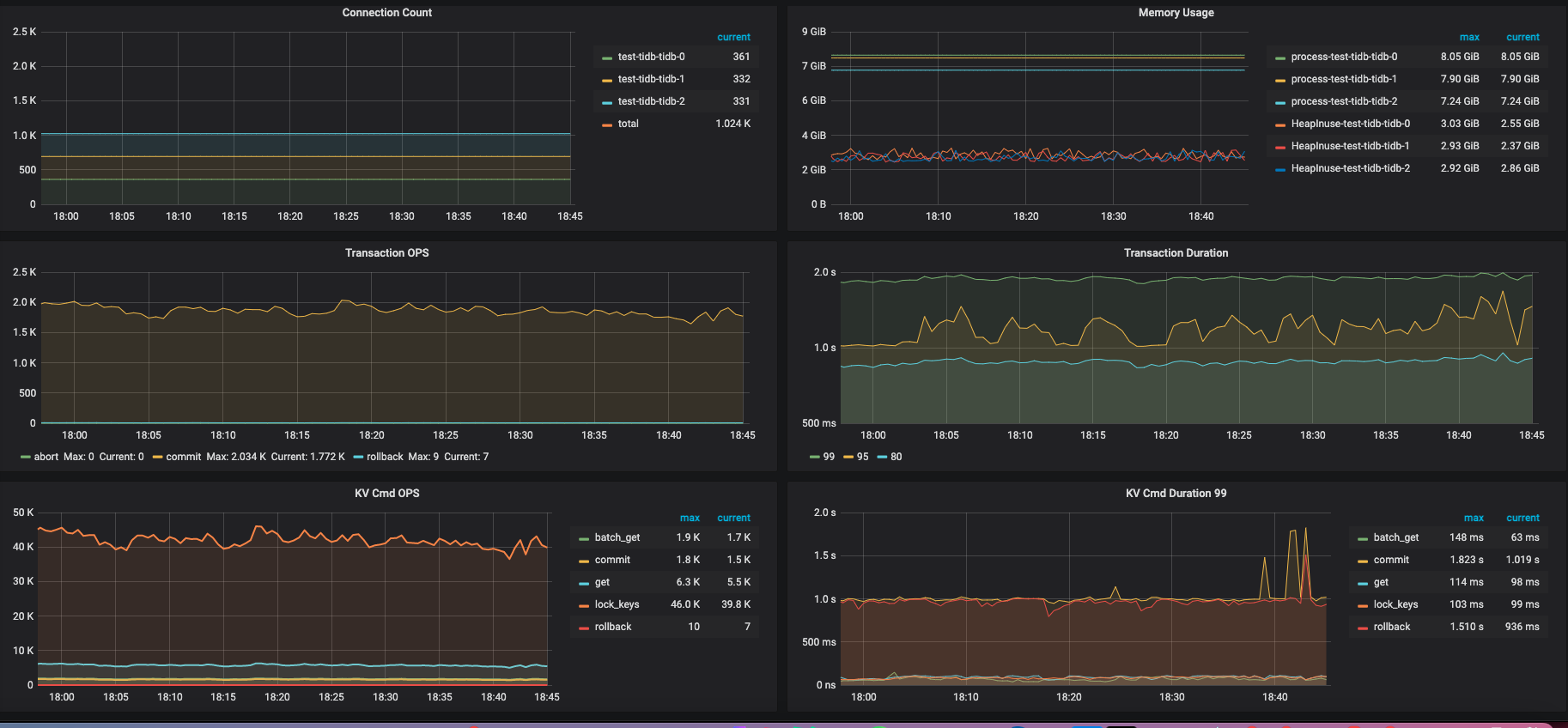
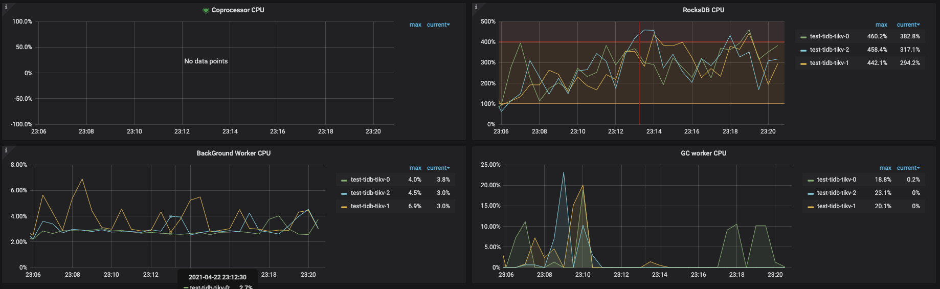
以上thread cpu监控。
这个是按照调整后和官网一致的参数跑出的,1024 thread,tpmC: 41550.1, efficiency: 64.6%。

得分相差有点大,观察监控tikv3节点负载比较均衡,应该不存在热点问题,进一步调优之后不确定分数有翻倍空间。

我们又尝试了一下,即使通过优化参数,在文档中同等配置的机型下,依然不能达到9-10K的tpm-c分数且相差较大。

请问这边方便指导一下如何能复现官方的跑分么?

  1. 可以检查下实例所在的资源分布情况,是否都在同一个区域,如果跨区域,检查下机器间的网络情况,如果延时高,影响会比较大
  2. 你可以试试不用k8s,用 tiup 跑分。 或者先测试一下,server 到 server 的网络情况,和 TiDB 各个实例直接通过k8s网络后的网络情况,是否网络差异较大。
  1. 未跨区,排除网络问题。
    实际上我们两种都试过,第一次跨区,第二次不跨区。不跨区有助于提升分数,但差异不至于相差一倍之多。范围在不到10%

  2. 容器使用hostnetwork,理论上除了elb,overhead非常小。(tiup部署 我们预测跑分不会和现在有太大差异。)

我们同时测试了sysbench,成绩与官方公布基本相同,根据参数调优等因素,浮动范围在±10%左右,基本比较合理。可以排除网络等环境因素。
https://docs.pingcap.com/zh/tidb/dev/benchmark-sysbench-v5-vs-v4

TPC-C相差近一倍的分数实在太大了,这边方便帮指导一下同配置是如何跑出10万分的成绩么?

(我们压力机也测试过升配至9xlarge,效果不大)

  1. 麻烦 ping 一下反馈下结果吧(node 到 node ,pod 到 pod 的网络延时)。 最近有遇到这类情况,高于0.7时,影响比较大。
  2. 目前看有可能的地方是负载均衡,可以使用 HAproxy 版本1.5.18 测试下( c5g.4xlarge)。
    配置信息:

global
log 127.0.0.1 local2
chroot /var/lib/haproxy
pidfile /var/run/haproxy.pid
maxconn 50000
nbproc 40
user haproxy
group haproxy
daemon
stats socket /var/lib/haproxy/stats
defaults
log global
retries 2
timeout connect 2s
timeout client 30000s
timeout server 30000s
option abortonclose
option redispatch

listen admin_stats
bind 0.0.0.0:8080
mode http
option httplog
maxconn 50000
stats refresh 30s
stats uri /haproxy
stats realm Haproxy
stats auth admin:pass123
stats hide-version
stats admin if TRUE

listen tidb-cluster # 配置 database 负载均衡。
bind 0.0.0.0:3390 # 浮动 IP 和 监听端口。
mode tcp # HAProxy 要使用第 4 层的传输层。
balance leastconn # 连接数最少的服务器优先接收连接。leastconn 建议用于长会话服务,例如 LDAP、SQL、TSE 等,而不是短会话协议,如 HTTP。该算法是动态的,对于启动慢的服务器,服务器权重会在运行中作调整。
server tidb-1 172.31.15.57:4000 check inter 2000 rise 2 fall 3
server tidb-2 172.31.12.62:4000 check inter 2000 rise 2 fall 3
server tidb-3 172.31.13.251:4000 check inter 2000 rise 2 fall 3
3. k8s 个人理解网络可能还是有影响的,最好还是先确认下,多谢。

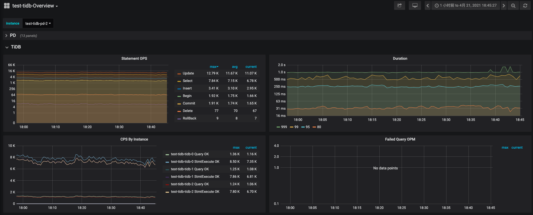
  1. 以下为各组件ping

tikv node 到 tikv node

tikv pod 到 tikv pod(host网络所以node ip)

pd pod到 tikv pod

tidb pod到pd pod

tidb pod到tikv pod

  1. 我们使用的ELB,这块儿暂时没发现什么异常,这里有问题的话,应该sysbench的结果差异也会很大,但实际sysbench跑分基本和文档一致。
  1. 发压机器和其他实例在同一个 region 地区吗?可以看下发压机器到各个实例的网络情况ping一下
  2. 用benchmark SQL 按照配置试试? ./runBenchmark.sh props.mysql &
  3. 不知道您每次测试 TiUP 的命令都是什么?
  4. 如何还是差距较大,麻烦提供 grafana 的监控,over-view,tidb, detail-tikv([FAQ] Grafana Metrics 页面的导出和导入 导入导出监控)。如果可以提供直接访问的链接更好,多谢。
  1. 所有机器都在同一region az vpc,只有subnet不同,发压机在公有子网,tidb在私有子网,走的都是内网且互通
    tiup 到 tikv node
    image
    tiup 到 tidb node
  2. 现在是使用tiup tpcc,我们使用benchmark SQL测试一下
  3. /root/.tiup/bin/tiup bench tpcc -H xxx-xxx.elb.ap-northeast-1.amazonaws.com -P 4000 --warehouses 5000 --db test -T 线程数 run
  4. 我们先跑一下benchmark SQL,看下是否差距依旧,再提供数据或访问。

非常感谢!

05:34:36,337 [Thread-704] INFO jTPCC : Term-00, Measured tpmC (NewOrders) = 41912.63
05:34:36,337 [Thread-704] INFO jTPCC : Term-00, Measured tpmTOTAL = 92850.61

采用的是Measured tpmC (NewOrders) 分数还是tpmTOTAL?
在文档中描述采用的tpmC (NewOrders)分数?

这里我再核实一下,多谢。

文档中用的数据是tpmTOTAL,应该用tpmC的,已提交pr修正,https://github.com/pingcap/docs/pull/5473,等更新。

非常抱歉,这里给您带来不便,耽误了您很多时间。