单个tikv的cpu负载很高

【 TiDB 使用环境】生产环境
【 TiDB 版本】v4.0.9
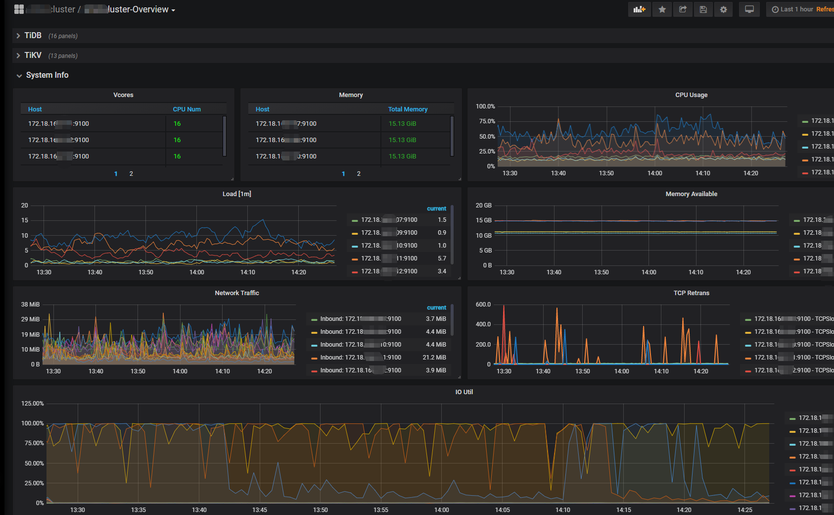
【遇到的问题】集群有3个tikv节点,通过监控面板常看到:单个tikv的cpu负载高于其他两个,单个tikv的IO一直在100%的情况。
【复现路径】做过哪些操作出现的问题
【问题现象及影响】
造成系统不稳定,一条慢sql就容易发生雪崩事件。最近发生其中一个tikv的CPU使用90%+以上,用户使用系统卡顿,导致产生很多脏数据。尝试restart单个tikv节点也无效。需要重启整 个集群才恢复生产。
【附件】

请提供各个组件的 version 信息,如 cdc/tikv,可通过执行 cdc version/tikv-server --version 获取。

负载很高的哪个 tikv 节点,所持有的 region,是不是高于另外两个呢?

请问 tikv 节点,所持有的 region 指标是在哪里查看的?如果是在overview->tikv里面的话,三台的region都是一样的,max:11.0K;current:11.0K

通过 prometheus 查阅 tikv 的指标就可以拉

或者你用 PD-cli 的命令行查看也可以

其实就一个问题: 资源是否均衡? 如果不均衡是否是热点问题导致的

1 个赞

那你自己搜下 asktug 关于热点问题的解决方式和路径,对着查一下

你查下慢sql 这个肯定和慢sql有关

1 个赞

好的。是看官方的这两个文档吗?
https://docs.pingcap.com/zh/tidb/stable/troubleshoot-hot-spot-issues#tidb-热点问题处理

https://docs.pingcap.com/zh/tidb/stable/high-concurrency-best-practices

我们是从mysql迁移过来,所有表主键为整数类型,并且该使用了 AUTO_INCREMENT 跟这个关系大不大?

看下火焰图有没有热点

1 个赞

一个查看一下慢sql 第二拒绝所有慢sql的执行 第三升级一下配置

set @@global.MAX_EXECUTION_TIME=10000
1 个赞

是的。上周日事故发生时第一时间查看慢sql,把怀疑的都加索引和作其他优化处理。然后给tidb翻倍了CPU和内存。MAX_EXECUTION_TIME在应用上设session级别的。因为analyze和加索引不止10秒。可是经过这几天的观察,感觉问题依然存在,保不准下个业备高峰又触发。

有关系,如果你有高性能的需求,建议考虑采用 聚簇索引的方式
聚簇索引是后期才有的方案,你目前用的版本应该还不支持,但是可以考虑模拟

  1. 单主键列,并且类型为 bigint
  2. 主键为 auto_random 类型

如果不方便修改,可以对目前的 region 进行打散,可以减少热点问题。

如果数据量很大的情况下,还是建议采用聚簇索引的方式… 少死点脑细胞…

1 个赞

优化后慢sql还有很多吗? 看你的cpu load ioutil都很高

1 个赞

造成系统不稳定,一条慢sql就容易发生雪崩事件。最近发生其中一个tikv的CPU使用90%+以上,用户使用系统卡顿,导致产生很多脏数据。尝试restart单个tikv节点也无效。需要重启整 个集群才恢复生产

你这方法不对很容易出事故

加了一台KV,现在4台。ioutil就下去了,不像平时那样时不时100%

请问region如何打散;如何采用聚簇索引的方式?有教程吗?谢谢你

https://docs.pingcap.com/zh/tidb/stable/sql-statement-split-region#split-region-使用文档 这里有说明和操作示例

MAX_EXECUTION_TIME 刚看这个参数的说明, 对所有类型的sql 生效,甚至不合理的话非常危险呀

此话题已在最后回复的 60 天后被自动关闭。不再允许新回复。