TiDB 的问答社区
tiflash proxy detail监控页面错误
🌞 建议反馈
产品需求
h5n1
(H5n1)
2022 年9 月 9 日 03:04
1
【版本】5.2.3
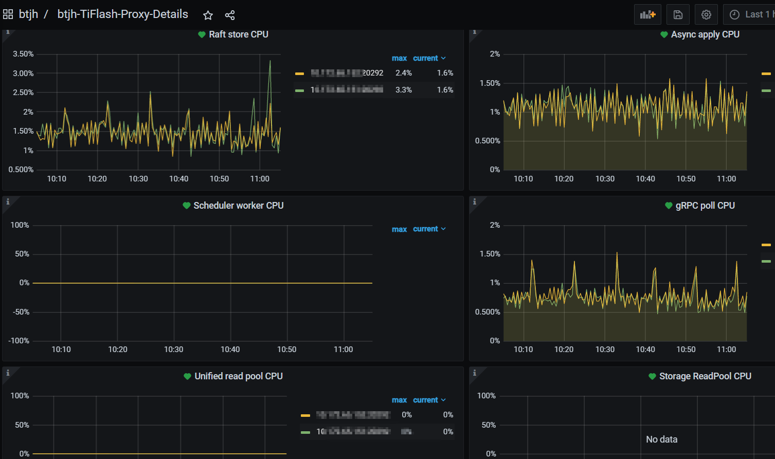
tiflash proxy detail监控页面 展示的是tikv detail的内容
image
523×909 42.6 KB
image
1507×893 145 KB
【表彰通知】参与改进 TiDB 产品奖励通知-3
TiDBer_q2eTrp5h
(Ti D Ber Q2e Trp5h)
2024 年5 月 22 日 06:33
2
可以重新部署一下,把控制后信息粘贴出来看看。
©2026 TiDB Community.
京ICP备20022552号-5
京公网安备11010802043344号