ARM平台性能测试

【TiDB 版本】 5.0.3
【问题】使用tiup bench tpcc测试感觉性能不高,存储是4块960G SSD盘 ,操作系统Kylin Linux Advanced Server V10 (Tercel),请各位专家看看如何优化.测试时间12:20-12:50左右 详见附件
【附件】
资料.rar (2.2 MB)

补充:

2 个赞

同等配置下arm性能确实比x86差一些。
相同情况下运行服务,x86机器功耗几十瓦,arm可能才几瓦。
本身二者基于的指令集不同,其性能表现也有一定差距。

1 个赞

针对目前的环境和配置,如果进一步优化调整 有哪些建议

1 个赞

可以看一下官网关于部署集群时的参数设置:https://docs.pingcap.com/zh/tidb/stable/check-before-deployment
以及官网文档关于性能调优的这一大模块

kylin 就按Ubuntu的指示做就行。

1 个赞

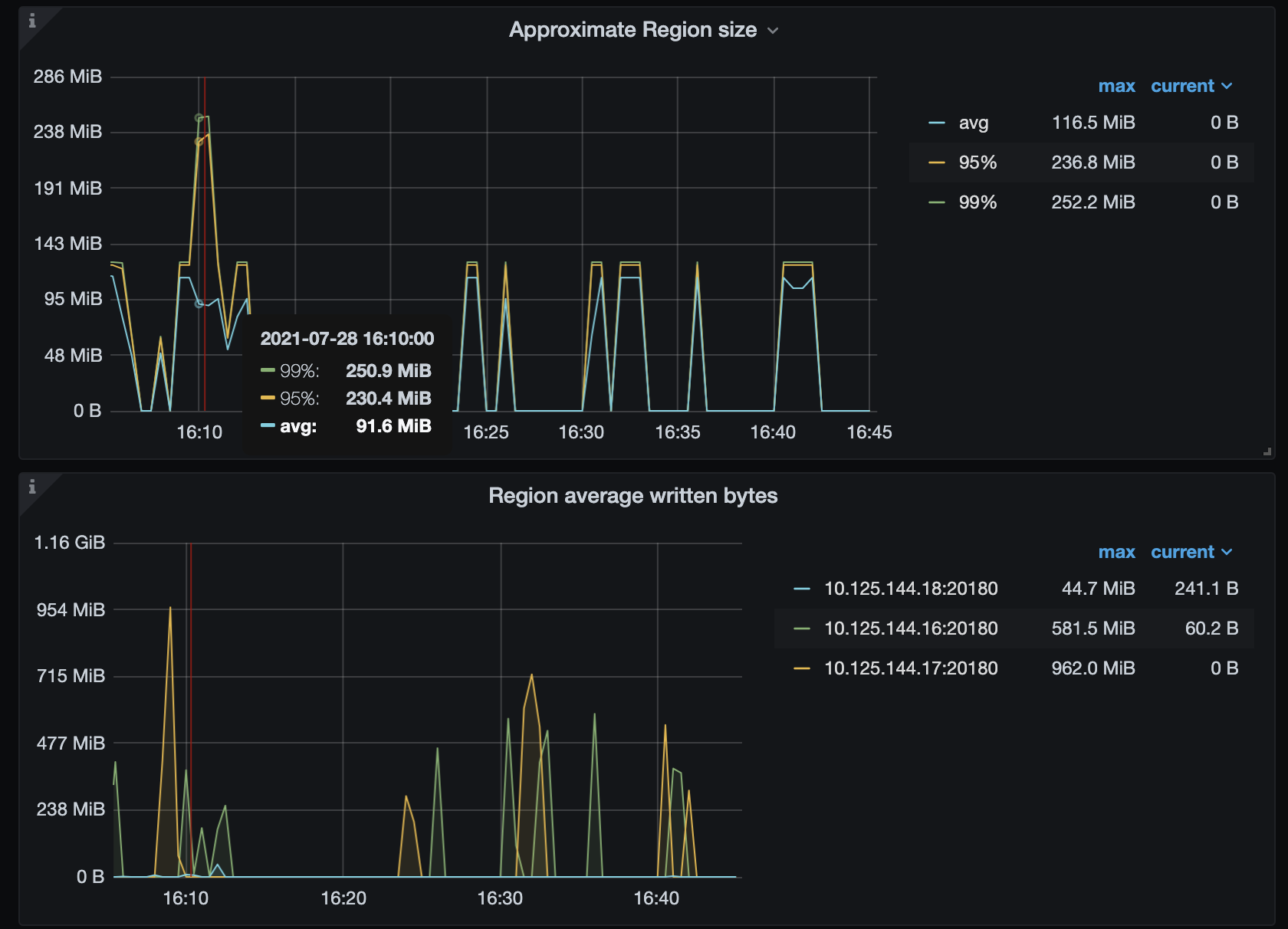
现在改用sysbench做测试,128线程 144.16:4000节点的tidb压测能到3万多QPS,而144.17:4000节点基本读在1W以下



检查发现使用144.17的tidb时,pd tso duration很高

上图中平的是16上执行时的响应时间, 高起来的是17执行的响应时间

网络延迟没有啥问题


pd leader在18节点,该节点CPU IO资源也比较空闲
补充----
在17节点新加了个tidb 实例,新加的实例没有问题

1 个赞

profiling_pack_5.zip (33.6 KB)
pd leader的性能分析

1 个赞

请问你的问题解决了吗?

1 个赞

麻烦再帮吗提供一下 Grafana 监控,TiKV-details、TiDB 和 PD 的监控。

1 个赞

重启了几次主机自己好了

1 个赞

Hi ~ 麻烦发一下具体监控哈 ? 我们看一下 ~ 感觉有点怪

1 个赞

Downloads.rar (429.9 KB)
时间16:10-16:22 在16节点执行时 16:22-16:45是贼问题节点17上执行

1 个赞

看起来 144.17 那个时间点写入流量很高,应该是有写入流量的热点问题。我建议使用业务测试,做一下压测试试。

arm平台有最新的sysbench之类的测试数据吗?硬件能说下最好。我想看下arm跟x86的性能大体对比。




x86的结果可以共享看下

2 个赞

非常感谢!太优秀了。
x86的性能好拉胯啊…

服务器硬件配置:


tidb服务部署:

sysbench 性能测试结果:
每台物理机一个sysbench,三台物理机对三台物理机的tidb-server建连压测
oltp_point_select性能未记录,因为tidb所在的物理服务器未按照numa个数配置tidb实例(按照numa来才是官方最佳实践建议)性能上差很多。

测试工具 测试环境 testname QPS TPS 95th latency (ms) threads(sum)
sysbench tidb v5.1.0(12个SSD,三副本) oltp_read_only 135773.77 12034.6 104.62 768(256x3)
sysbench tidb v5.1.0(12个SSD,三副本) oltp_write_only 131563.51 21927.25 68.06 768(256x3)
sysbench tidb v5.1.0(12个SSD,三副本) oltp_read_write 143207.04 7160.36 158.78 768(256x3)
sysbench tidb v5.1.0(12个SSD,三副本) oltp_update_index 51134.74 51134.74 29.72 768(256x3)
tpc-c tidb v5.1.0(12个SSD,三副本) tpc-c None 117324(TPM) None 768(256x3)

一台机器上的4个tikv实例是不是有点多,不同实例numa_node绑核,磁盘做riad再测测呢

没测试环境了。已经上线开始用了。
一台物理服务器两个numa node,四个tikv实例确实多;每2个tikv实例共用一个numa node(开了超线程有20核,一个tikv实例10核我觉得也可以了)。
你numa node多,tidb+tikv+pd都在一个物理机上分属不通numa node,感觉这个也会有一定的性能提升。

部署配置文件:这个更详细些。
topology.yaml (5.3 KB)

我的tikv内存分配的比较大 128G,也测过6个tikv实例性能反而有点下降

你这个960G的SSD什么型号,性能怎么样。
这是我x86集群 tikv实例 用的ssd信息


Intel SSD DC S3610 Series 800GB 2.5in SATA 6Gbs 20nm MLC Product Specifications