【 TiDB 使用环境】生产环境
【 TiDB 版本】v4.0.0-rc.2
【遇到的问题】
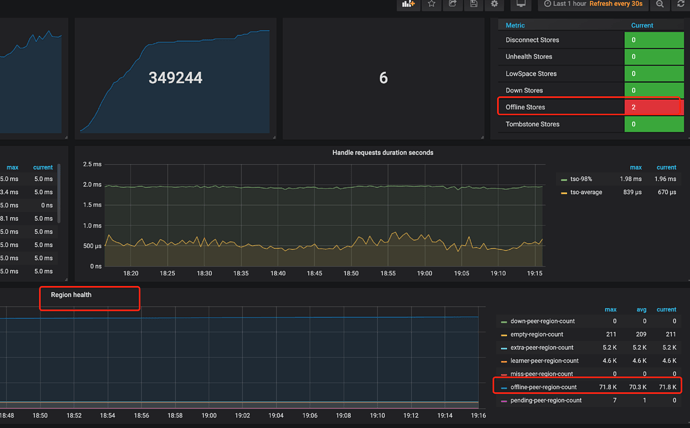
ReplicaChecker未调度出Operator来处理下线Store。
TiKV先扩容2台新机器,然后再缩容两台旧机器来完成裁撤替换,总TiKV是8个实例。旧机器状态是Offline,但是没见到ReplicaChecker调度Operator来转移这些多出来的offline-peer-region。
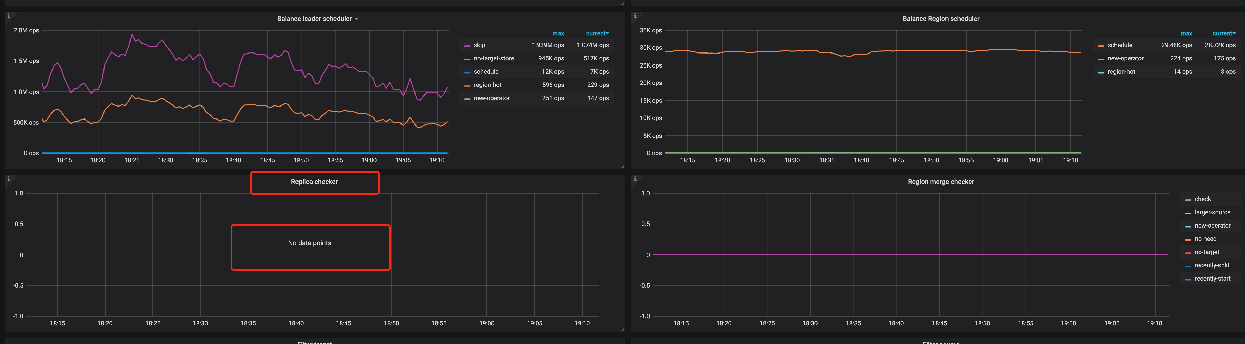
通过看板发现Operator里面只有balance-region和balance-leader,并没有replace-offline-replica和remove-extra-replica的调度。
查文档发现这个ReplicaChecker不能关闭呢,只能关闭balance-leader-scheduler和balance-region-scheduler。
辛苦各位大佬,看下怎么能启动这个ReplicaChecker来处理这些offline-peer-region
【复现路径】
执行TiKV的scale-in 下线,观察2台TiKV状态为Offline,但是没主动开始转移数据。
PD配置
{
“replication”: {
“enable-placement-rules”: “false”,
“location-labels”: “”,
“max-replicas”: 3,
“strictly-match-label”: “false”
},
“schedule”: {
“enable-cross-table-merge”: “false”,
“enable-debug-metrics”: “true”,
“enable-location-replacement”: “true”,
“enable-make-up-replica”: “true”,
“enable-one-way-merge”: “false”,
“enable-remove-down-replica”: “true”,
“enable-remove-extra-replica”: “true”,
“enable-replace-offline-replica”: “true”,
“high-space-ratio”: 0.8,
“hot-region-cache-hits-threshold”: 3,
“hot-region-schedule-limit”: 4,
“leader-schedule-limit”: 4,
“leader-schedule-policy”: “count”,
“low-space-ratio”: 0.9,
“max-merge-region-keys”: 200000,
“max-merge-region-size”: 20,
“max-pending-peer-count”: 16,
“max-snapshot-count”: 8,
“max-store-down-time”: “30m0s”,
“merge-schedule-limit”: 8,
“patrol-region-interval”: “100ms”,
“region-schedule-limit”: 32,
“replica-schedule-limit”: 64,
“scheduler-max-waiting-operator”: 5,
“split-merge-interval”: “1h0m0s”,
“store-balance-rate”: 15,
“store-limit-mode”: “manual”,
“tolerant-size-ratio”: 0
}
}
【问题现象及影响】
下线的TiKV Store没有Operator来转移。
【附件】



