【 TiDB 使用环境】生产环境
【 TiDB 版本】5.1.4
【遇到的问题】
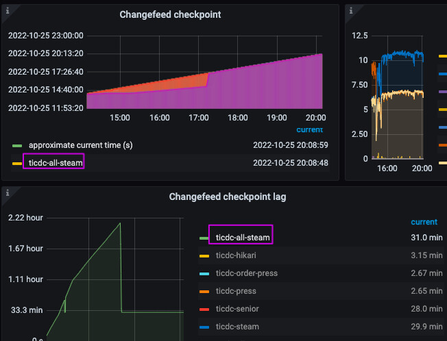
cdc任务延迟恢复后,grafana的changefeed checkpoint lag显示不对
【问题现象及影响】
cdc任务延迟恢复后,grafana的changefeed checkpoint lag显示不对,保持一个值不变
changefeed checkpoint和当前时间一样,但是changefeed checkpoint lag却总是维持在一个定值
【 TiDB 使用环境】生产环境
【 TiDB 版本】5.1.4
【遇到的问题】
cdc任务延迟恢复后,grafana的changefeed checkpoint lag显示不对
【问题现象及影响】
cdc任务延迟恢复后,grafana的changefeed checkpoint lag显示不对,保持一个值不变
可能是你某个表还存在延迟,我这边之前就是这样,再有5.4.2 之前cdc 对于特殊字符存在bug.
但是看changefeed checkpoint跟当前时间一直是保持一致的,应该没延迟了啊
而且查看了下游kafka的数据,是有实时最新数据进来的
看 table resolved ts 对应cdc任务没有表存在延迟
重启cdc节点后解决
此话题已在最后回复的 60 天后被自动关闭。不再允许新回复。