普罗米修斯
1
【 TiDB 使用环境】生产环境
【 TiDB 版本】
上游 TiDB 版本: v3.0.3
下游 TiDB 版本: v5.2.4
【概述】 场景 + 问题概述
将上游 TiDB 中增量数据通过drainer服务同步至下游高版本集群,通过ansible 部署 drainer 服务,发现drainer无法启动。通过ps查看进程在,但是,端口没有被拉起。
【资源配置】
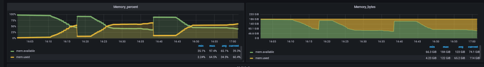
drainer服务器:203G内存;万兆网口;32核;
pump状态均在线:
binlog状态已开启:
内存没跑满:
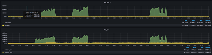
带宽情况:
看起来没问题。 建议调整wait time 重新启动
WalterWj
(王军 - PingCAP)
3
等等吧 drainer 启动的时候会遍历整个 ddl history,如果这个集群 ddl 很多。。。 估计要等好久好久
普罗米修斯
4
但是这个ansible-playbook会报错停止
WalterWj
(王军 - PingCAP)
5
和这个兄弟说的一样,因为 ansible 默认是等一段时间 如果没有启动成功就会报错退出
实际上还是在启动中的。
普罗米修斯
7
不行 内存跑上去后OOM把drainer kill了
system
(system)
关闭
10
此话题已在最后回复的 60 天后被自动关闭。不再允许新回复。