【 TiDB 使用环境】生产环境 /测试/ Poc
【 TiDB 版本】
【复现路径】做过哪些操作出现的问题
【遇到的问题:问题现象及影响】
【资源配置】
【附件:截图/日志/监控】
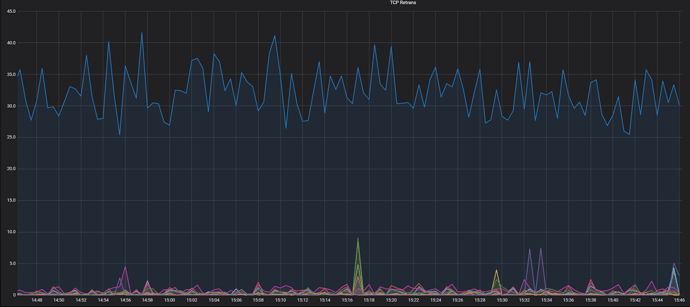
这个指标不太理解是什么意思,官方文档的解答是 * TCP Retrans:TCP 重传数量统计
【 TiDB 使用环境】生产环境 /测试/ Poc
【 TiDB 版本】
【复现路径】做过哪些操作出现的问题
【遇到的问题:问题现象及影响】
【资源配置】
【附件:截图/日志/监控】
文档不清晰或不完整
如果你对部分文档描述不理解,请按照下方模板提交,以便于我们更清楚你遇到的困惑:
问题分类:内容太简略、描述不清有歧义、步骤不完整
出现的页面:
出现的问题:https://docs.pingcap.com/zh/tidb/stable/grafana-overview-dashboard#system-info


对于这两个面板官方解释不是很理解,太官方了
在 linux 系统上,对文件的操作都需要通过系统提供的接口打开对应的文件描述符才能进行。这个指标就是表示,在统计时间窗口内,TiDB 同时开了多少个文件在进行操作,通常包括 CRUD 这 4种操作类型。
TCP 是一种确保投递结果的网络通信协议,也就意味着说在一定时间窗口内,对于某次传递失败的消息会进行重新发送以确保传送成功率,多次重传失败才会给发送方返回发送失败的结果。这个指标通常反映网络的质量。
表妹厉害了。都回答技术问题拉 ![]()
没有,这是老师们给得答复~我回复一下而已
老师,TCP Retrans 曲线越高的话就说明这个时间段重试的次数越多,网络质量越差,可以这样理解吧。Open FD Count —好像是这个指标不能表示什么含义吧,就是打开文件的个数,这个文件的个数越多越能代表什么含义呢?
此话题已在最后回复的 60 天后被自动关闭。不再允许新回复。