集群数据量达到1T+时,后续数据写入很慢

【 TiDB 使用环境】 测试
【 TiDB 版本】V6.1
环境配置:
服务数量:
tidb service:1
pd:1
tikv:6
配置:
共三个节点,每个节点配置:12C64G
网卡:万兆
部署方式:
K8S部署
底层存储:
ceph
【遇到的问题:问题现象及影响】
1、环境为新部署环境
2、老环境中存在2张大表,一张100G,一张900G,还有其他零星的业务数据,加起来500G,一共约1.5T的数据,使用BR工具对老数据进行备份与导入新环境操作,500G的数据,导入耗时约2h,整体数据导入效率较高,因此未注意具体的写入速度
3、新数据导入完毕后,执行算法测试(使用tispark从一个50g的表里面读取数据,然后加了一列,重新写入一张新表),新数据写入等操作
4、执行步骤3时,明显感觉数据在写入时,效率很低
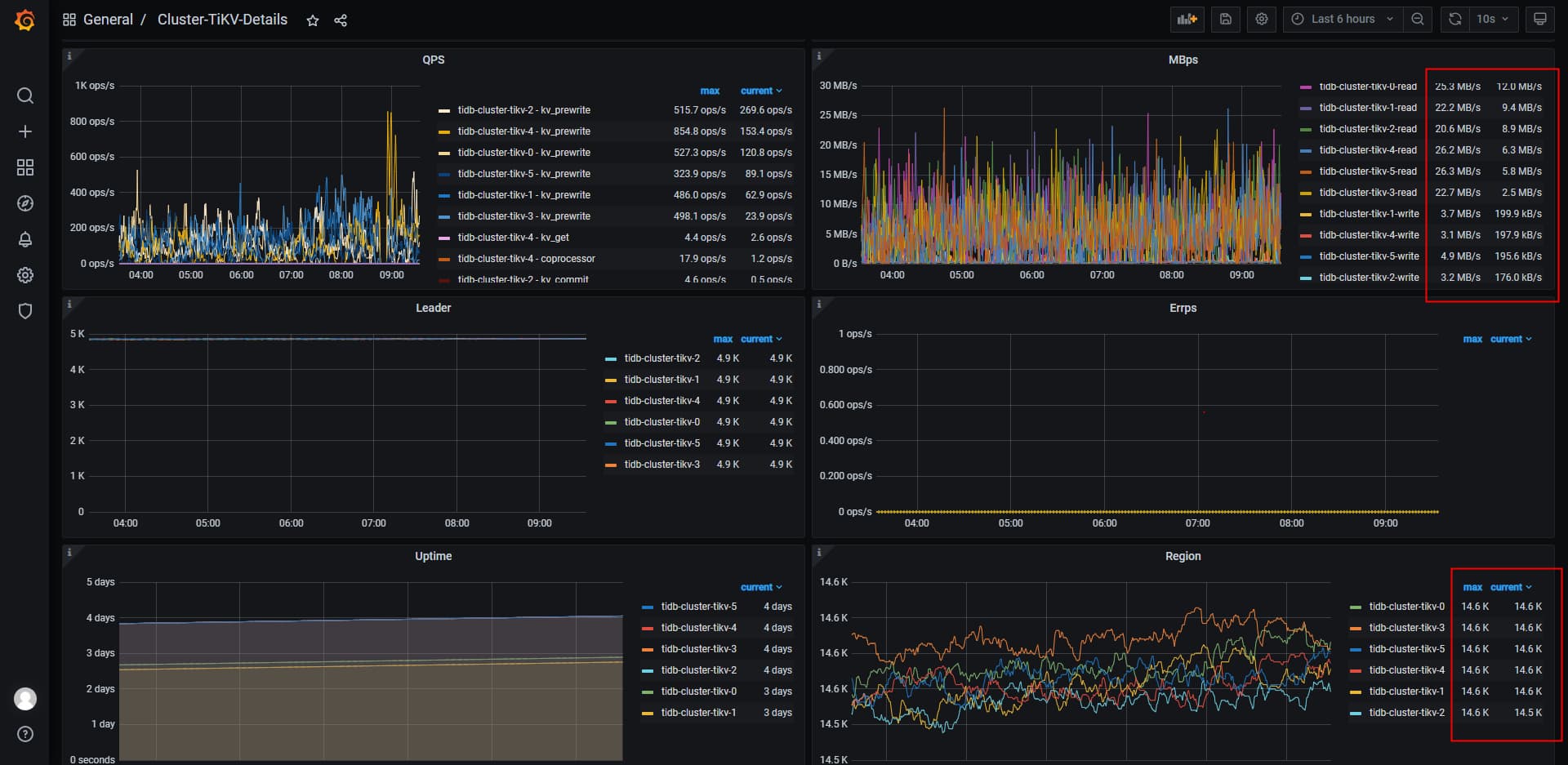
5、部署grafana后关注tikv读写情况,发现tikv的读写效率很低

【资源配置】
【附件:截图/日志/监控】

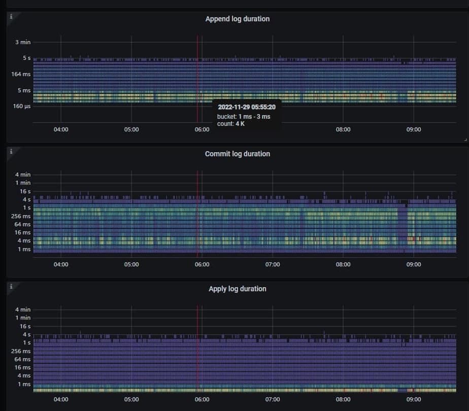
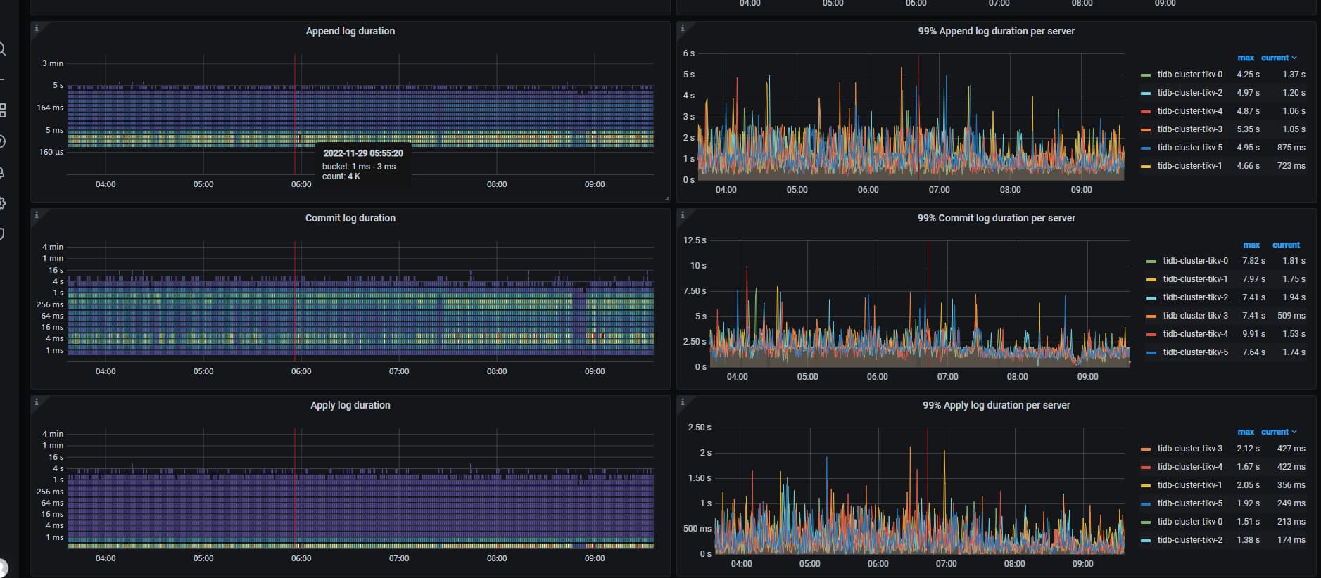
老环境存储磁盘什么类型? 看append/commit/apply duration 好像磁盘性能很差。

老环境是HDD磁盘,K8S使用的local path存储

可以看下 disk_performance页 或node_exporter中磁盘性能,官方都建议ssd

新环境的ceph存储,是使用SSD+HDD组合,测出来的IO能达到400-500MB/s

建议你参考网易的方案,冷热储存 330t 完全没有问题。

TiDB 冷热存储分离方案_网易游戏_李文杰.pdf

你们的使用场景非常相似,也可以考虑从数据架构调整优化。

除了吞吐量还跟延迟有关,4、5百M的速度也不算高,先看下监控数据吧

可以从哪些监控指标去看啊?

参考下这个指标

底层的IO经过fio和sysbench等工具的测试,可以确认应该不会存在明显异常

低于标准值,就会落盘比较慢了

grafana页面

没有明显异常不等于存储性能达标

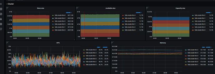
单个tikv实例上,有1.4万个region,还有涉及的全表读取、写入操作,这个对集群的使用是不是影响很大

region 也有海量的案例,这个不会有影响的

如果有热点问题,则会有影响… (就写倾斜和读倾斜)

单个tikv实例,12c 64g,region个数有没有推荐值呢

region 合理区间 2w - 3W, 如果大于这个数量,则需要参考最佳实践,海量region调度的文章进行优化了

好的那

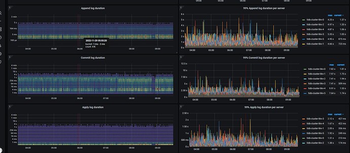
看你的applylog和commitlog时间比较长。基本上就是磁盘IO比较慢了。
硬件条件没法提升的话,想尽可能提高tidb的吞吐,
可以这样的思路调整配置:

  1. 对延迟的容忍稍微高一些,攒批。比如说一次磁盘io本来就写1k数据,你多攒攒,一次写4k。
  2. 提高rocksdb的底层压缩率,压缩率高了以后,磁盘上数据就少了,相应的io就带宽就占用的少了。
  3. 提高数据的缓存,让更多的数据缓存在内存里面,这样你磁盘io就少了。

对应的攒批配置可调相关参数: https://docs.pingcap.com/zh/tidb/stable/tidb-configuration-file#max-batch-wait-time
对应的rocksdb的压缩率,可调:https://docs.pingcap.com/zh/tidb/stable/tikv-configuration-file#compression-per-level
对应的缓存,有tidb层的,也有tikv层的:
tikv层的: https://docs.pingcap.com/zh/tidb/stable/tikv-configuration-file#write-buffer-size
https://docs.pingcap.com/zh/tidb/stable/tikv-configuration-file#max-write-buffer-number
tidb层的: https://docs.pingcap.com/zh/tidb/stable/tidb-configuration-file#tikv-clientcopr-cache-从-v400-版本开始引入

tikv的缓存主要2个:memtable的size和个数,blockcache的大小。其中memtable的大小和个数主要影响写,也影响写后立刻读,blockcache主要影响读取。这俩有监控指标,看rocksdb-kv里面的cache命中率。
tidb的缓存主要是 缓存coprocessor读取的结果,还有个小表缓存,配置你找找吧。

天下没有免费的午餐,HDD 想要提高性能就要从其他方面牺牲一些,比如说多用内存,多用CPU。

慢慢调吧,好玩着呢,上面的参数是列的几个例子,还有很多手段,比如说调大region,减少网络raft交互占用 的带宽,但是调大region又容易有热点,各方面权衡。tidb就像瑞士军刀,花里胡哨的配置挺多。

3 个赞

关于配置1,想请教一下:
是设置 max-batch-wait-time么?
通过这个值,如何去控制每次发送的数据量?比如我想让一次的IO写4M,该如何设置这个值