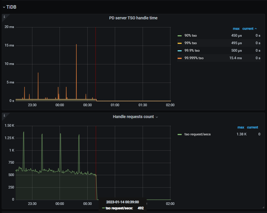
查看tso慢查询原因 表妹文章,也没有说的Tso慢请求,有的只是无法连接pd,导致请求数陡降为0。
另外确认这个时期,网络确实没有问题,只是0:15的时候Tcp连接数降了(ticdc先行挂掉了?)
但是从tidb pd 的请求上看,一直到0:39,都是有在处理tso请求的。
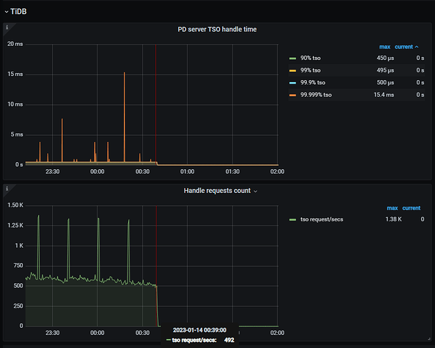
查看tso慢查询原因 表妹文章,也没有说的Tso慢请求,有的只是无法连接pd,导致请求数陡降为0。
另外确认这个时期,网络确实没有问题,只是0:15的时候Tcp连接数降了(ticdc先行挂掉了?)
但是从tidb pd 的请求上看,一直到0:39,都是有在处理tso请求的。