黄东旭解析 TiDB 的核心优势
1417
2023-03-31
最近手头有个系统,有需要搭建灾备库的需求(rto要求4小时内,根据实际情况计算)。考虑到生产系统是5版本,TiCDC存在一些兼容性问题,且TiDB Binlog已经有实践案例及经验可供参考,故选择使用TiDB Binlog来实现主集群-->灾备集群的增量数据同步。数据全量初始化采用Dumpling + TiDB Lightning工具。具体实施过程如下:
灾备集群搭建方案,采用与主集群1:1的方式进行部署,直接用现生产环境集群拓扑文件进行部署,部署完成后建用户并赋权,具体过程不再赘述。
编辑生产集群扩容pump所需拓扑文件,内容如下
pump_servers: - host: 10.3.31.1 ssh_port: 22 port: 8250 deploy_dir: /app/tidb/tidb-deploy/pump-8250 og_dir: /app/tidb/tidb-deploy/pump-8250/log data_dir: /app/tidb/tidb-data/pump-8250 - host: 10.3.31.2 ssh_port: 22 port: 8250 deploy_dir: /app/tidb/tidb-deploy/pump-8250 log_dir: /app/tidb/tidb-deploy/pump-8250/log data_dir: /app/tidb/tidb-data/pump-8250 - host: 10.3.31.3 ssh_port: 22 port: 8250 deploy_dir: /app/tidb/tidb-deploy/pump-8250 log_dir: /app/tidb/tidb-deploy/pump-8250/log data_dir: /app/tidb/tidb-data/pump-8250编辑完成后,执行扩容命令
[tidb@tidb-test1 ~]$ tiup cluster scale-out tidb-test ./scale-out-pump.yaml -u tidb -p扩容完成后,最终会输出如下内容

执行edit-config命令,修改集群配置:
[tidb@tidb-test1 ~]$ tiup cluster edit-config tidb-test在server_configs下tidb部分,添加如下配置
binlog.enable: true binlog.ignore-error: true
编辑完成后,reload tidb节点使配置生效
[tidb@tidb-test1 ~]$ tiup cluster reload tidb-test -R tidbreload完成后,会输出如下内容

登录数据库,执行如下sql:
set global tidb_gc_life_time = 360m;sql返回执行成功后,再次执行select @@tidb_gc_life_time;,查询结果输出为6h或360m,即为调整成功。
导出完成后,日志最终会输出["dump data successfully, dumpling will exit now"]字样,如下图所示:

以下为运行lightning所需配置文件,因导入数据量大,建议开启断点
[lightning] level = "info" file = "tidb-lightning.log" index-concurrency = 2 table-concurrency = 6 io-concurrency =20 [tikv-importer] backend = "local" sorted-kv-dir = "/home/tidb/sorted" [mydumper] data-source-dir = "$/dumpdir" no-schema = false filter = [*.*] [tidb] host = "10.3.31.101" port = 4000 user = "root" password = "" status-port = 10080 pd-addr = "10.3.31.101:2379" [checkpoint] enable = true schema = "lightning-task-sql-checkpoint" driver = "file" [post-restore] checksum = true analyze = false6.2开始导入[tidb@tidb-test1 ~]$ nohup ./tidb-lightning --config lightning-full.toml &导入完成后,日志会输出["tidb lightning exit"],如图:

编辑扩容pump所需配置文件
pump_servers: - host: 10.3.31.101 ssh_port: 22 port: 8250 deploy_dir: /app/tidb/tidb-deploy/pump-8250 og_dir: /app/tidb/tidb-deploy/pump-8250/log data_dir: /app/tidb/tidb-data/pump-8250 - host: 10.3.31.102 ssh_port: 22 port: 8250 deploy_dir: /app/tidb/tidb-deploy/pump-8250 log_dir: /app/tidb/tidb-deploy/pump-8250/log data_dir: /app/tidb/tidb-data/pump-8250 - host: 10.3.31.103 ssh_port: 22 port: 8250 deploy_dir: /app/tidb/tidb-deploy/pump-8250 log_dir: /app/tidb/tidb-deploy/pump-8250/log data_dir: /app/tidb/tidb-data/pump-8250上传完成后,执行如下命令扩容
[tidb@tidb-test1 ~]$ tiup cluster scale-out tidb-test ./scale-out-pump.yaml -u tidb扩容完成后,最终会输出如下内容

执行edit-config命令,修改集群配置文件
[tidb@tidb-test1 ~]$ tiup cluster edit-config tidb-test在server_config下tidb部分,添加如下配置
binlog.enable: true binlog.ignore-error: true
修改完成后,reload tidb节点使配置生效
[tidb@tidb-test1 ~]$ tiup cluster reload tidb-test -R tidbreload完成后,会输出如下内容

分别登录生产和灾备数据库,执行如下sql,创建drainer用户并授权
create user drainer@% IDENTIFIED by Passwd@123; grant select on . to drainer@% with grant OPTION; grant insert on . to drainer@% with grant OPTION; grant update on . to drainer@% with grant OPTION; grant delete on . to drainer@% with grant OPTION; grant create on . to drainer@% with grant OPTION; grant drop on . to drainer@% with grant OPTION; grant alter on . to drainer@% with grant OPTION; grant execute on . to drainer@% with grant OPTION; grant index on . to drainer@% with grant OPTION; grant create view on . to drainer@% with grant OPTION; Flush privileges;以上sql均返回成功后,执行show grants for drainer@%;确认drainer用户权限包含Insert、Update、Delete、Create、Drop、Alter、Execute、Index、Select、Create View权限。
编辑扩容binlog所需配置文件
drainer_servers: - host: 10.3.31.104 port: 18249 deploy_dir: /tidb-deploy/drainer-18249 data_dir: /tidb-data/drainer-18249 config: syncer.db-type: "file" syncer.to.host: "10.3.31.104" syncer.to.dir: &binlog_dir(需手动创建,新建目录需将属主与属组改为tidb用)编辑完成后,执行如下命令扩容
[tidb@tidb-test1 ~]$ tiup cluster scale-out tidb-test ./scale-out-drainer.yaml --user tidb -p扩容完成后,最终会输出如下内容

编辑扩容drainer所需配置文件
drainer_servers: - host: 10.3.31.104 port: 8249 deploy_dir: /tidb-deploy/drainer-8249 data_dir: /tidb-data/drainer-8249 config: initial-commit-ts: (dumpling导出metadata中的Pso) syncer.db-type: "tidb" syncer.to.host: "10.3.31.101" syncer.to.user: "drainer" syncer.to.password: "XXX"(密码为第9步新建的drainer用户密码) syncer.to.port: 24000dumpling导出metadata中Pso查看方式:
导出数据目录中$/dumpdir ,会有一个metadata的文件,执行cat命令即可查看该文件中Pso,如图所示:

编辑完成后,执行如下命令扩容
[tidb@tidb-test1 ~]$ tiup cluster scale-out tidb-test ./scale-out-drainer.yaml --user tidb -p扩容完成后,最终会输出如下内容:

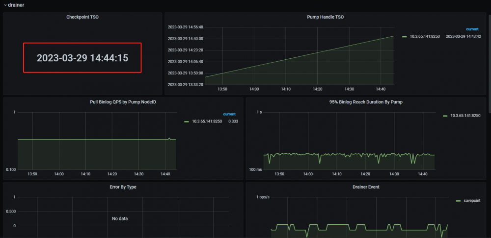
分别访问集群监控(10.3.31.1:3000、10.3.31.101:3000),查询grafana监控面板中tidb-test-binlog-->drainer界面,如图:

checkpoint正常推进,代表drainer同步链路正常工作。
在生产库新建test表或在原有test表中插入数据,在灾备库进行查询,如生产库执行的DDL或DML在灾备库能够查询到,证明生产库增量数据可通过同步链路同步至灾备库,生产-->灾备数据同步链路搭建成功。
登录数据库,执行如下sql:
set global tidb_gc_life_time = 10m;sql返回执行成功后,再次执行select @@tidb_gc_life_time;,查询结果输出为1h或10m,即为调整成功。
至此TiDB Binlog搭建的集群数据同步链路搭建完成,数据同步成功。、
部署过程中,需要注意的是drainer的initial-commit-ts参数,只能在部署的时候配置,无法在已有drainer节点上进行配置。后续运维过程中,需额外关注Skip Binlog Count监控指标,防止出现TiDB 写入 Binlog 失败的情况,如出现TiDB 写入 Binlog 失败,需及时进行处理。
给位路过大佬如果有相关方案及操作步骤改进建议,欢迎讨论
版权声明:本文内容由网络用户投稿,版权归原作者所有,本站不拥有其著作权,亦不承担相应法律责任。如果您发现本站中有涉嫌抄袭或描述失实的内容,请联系小编 edito_r@163.com 处理,核实后本网站将在24小时内删除侵权内容。