【 TiDB 使用环境】生产环境 /测试/ Poc
【 TiDB 版本】
【复现路径】做过哪些操作出现的问题
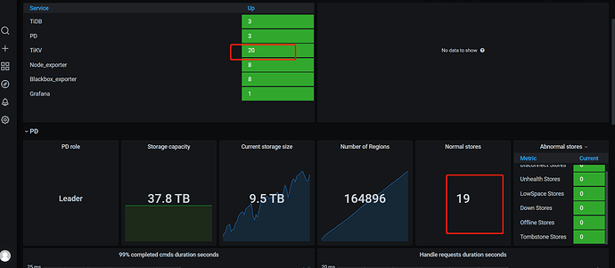
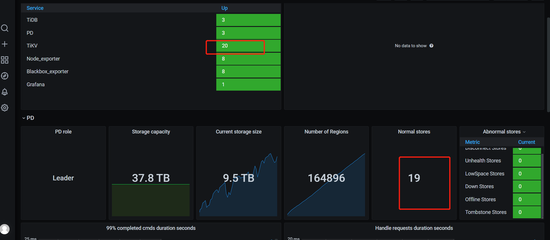
【遇到的问题:监控上显示tikv为20 ,normal stores 却是19】
【资源配置】
【附件:截图/日志/监控】
pd ctl运行下store看下结果,另外TiUP cluster display下看看真是结果
tiup ctl:v6.5.1 pd -u http://pd_ip:2379 store,这个看一下结果是啥样呢,也是20个,状态正常的么
这是store的信息,也是20,不知道normal 状态是取的哪个值?
stores.txt (22.6 KB)
看看prometheus 的配置文件是不是 配置的 20个。 不是的话,重启下prometheus 看看吧
上一次我遇见 tikv 的个数 不对的。 我重启下prometheus 好了。
dashboard 显示多少 ???
normal的查询语句是这个,sum(pd_cluster_status{tidb_cluster=“$tidb_cluster”, instance=“$instance”, type=“store_up_count”})
可以在prometheus上查看,http://prometheus_ip:9090
运行pd_cluster_status,点击execute看看执行结果,把这个结果发一下看看
那就理解了,有一个状态不正常的,是slow_count的状态
https://docs.pingcap.com/zh/tidb/stable/alert-rules#pd_cluster_slow_tikv_nums
可以根据官网来进行排查,你应该能收到报警,看下对应的tikv的状态,负载,网络等情况
2 个赞
收到,我去看看
此话题已在最后回复的 60 天后被自动关闭。不再允许新回复。



