tidb集群按照时间字段删除后,tikv磁盘可用空间无变化

【 TiDB 使用环境】生产环境
【 TiDB 版本】5.2.2
【遇到的问题:问题现象及影响】
有一套生产环境tidb集群,最近因为数据量大导致tikv存储空间紧张,业务对2个大表跟进时间字段进行了数据删除,最近几天分表删除了几个亿的数据,但是tikv的磁盘空间并没有降低。
请问这是什么原因呢?应该从哪个方面进行排查呢?

【附件:截图/日志/监控】

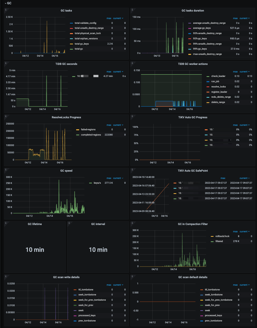
看看gc掉了没有

具体是哪个指标呢?

可以参考下面的文档:
https://docs.pingcap.com/zh/tidb/stable/dev-guide-delete-data#tidb-gc-机制
https://docs.pingcap.com/zh/tidb/stable/garbage-collection-overview#do-gc进行-gc-清理
https://docs.pingcap.com/zh/tidb/stable/garbage-collection-configuration#gc-配置
https://docs.pingcap.com/zh/tidb/stable/daily-check#gc-状态面板



看着应该是正常的

那就观察一下~ 别着急

等等compaction

请问这些指标正常吗?

Grafana上可以查看哪些compaction的指标呢?

请问这个指标正常吗?

最大也就 4min ,没啥问题啊 ,

你的空间回收了没?

如果没回收,可能是bug 导致的,建议你升级到 5.2.4

1、空间没回收
2、有个疑问,最大4min,但是开始删数据后,tidb gc seconds基本为0了,这是为什么呢?
3、请问如何监控gc 不work这种场景?或者有哪些指标可以反映gc不work

又删除了几天的数据,空间开始回收了,不过又有一个疑问,为什么tikv region在增加?难道空region不合并嘛 :joy:

可自行调度加速 empty region 进行合并…

grafana 监控面板- TiKV-Details 面板-GC

可以看下这篇文章