【 TiDB 使用环境】生产环境
【 TiDB 版本】v6.5.1
【复现路径】做过哪些操作出现的问题
【遇到的问题:问题现象及影响】
【资源配置】3台pd 5台tikv 1台tiflash 都是8核32g
【附件:截图/日志/监控】
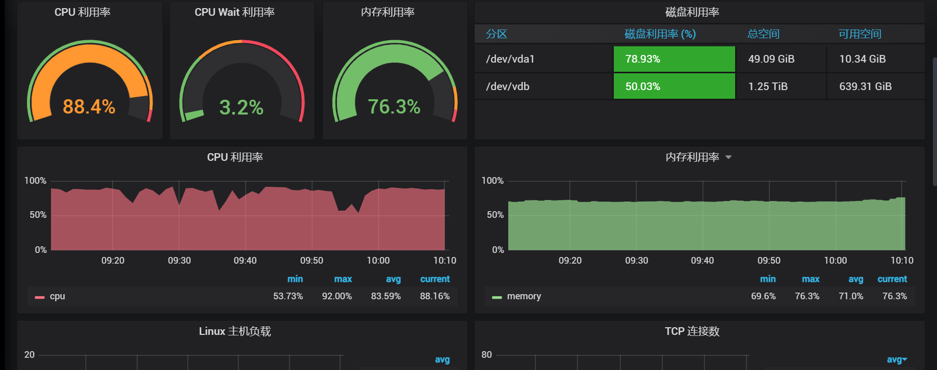
这个是最高的cpu一台,其它基本50%一下
- 慢sql,执行计划贴出来看看
- 如果确定是读慢,就把peformance-read 的相关监控贴上来看看
这个参数是什么?我不太清楚
我这边监控好像没有
先排查慢SQL问题。
dashboard
看语句分析
这个是grafana

慢sql能kill掉的已经kill掉了,还是不太行
我不太懂你这个是在哪里看的,反正我是直接查数据库processlist,反正没有太长的sql,但是整体还是很慢
部署文档和说明,可以看官方文档: https://docs.pingcap.com/zh/tidb/stable/dashboard-ops-deploy
不过,你可以可以先display看下集群分布,如果是慢SQL已经都kill了,还是只有某台TiKV节点CPU高,那大概率是遇到热点了(高频的小查询)。可以在tidb-dashboard的topSQL面板,选到CPU高的那个TiKV节点,看是哪类SQL占用CPU高。
cpu高的节点是tikv还是tidb?
数据库所有语句查询都很慢。。。。
不知道是tikv还是pd还是什么
采集一份 clinic 全监控方便吗?目前信息太少了,全靠猜测 --》 PingCAP Clinic 快速上手指南 | PingCAP 文档中心
相当于 Oracle 来份 AWR!!!
没有具体的SQL,咋分析问题,把sql贴出来
此话题已在最后回复的 60 天后被自动关闭。不再允许新回复。


