搬砖er
(Hacker B Iq V37vw)
1
【 TiDB 使用环境】生产环境
【 TiDB 版本】4.0.2
【复现路径】N/A
【遇到的问题:问题现象及影响】
表现:线上单独使用TiKV存储数据(raw格式),没有使用TiDB。集群规模:3pd,15个TiKV节点。
TiKV运行一段时间后,每个TiKV节点内存都在缓慢上涨,并且超过block-cache配置值很多。block-cache配置内存20GB,实际TiKV占用内存40GB+。尝试切换pd 的leader后,TiKV内存马上恢复,但是一段时候后继续上涨。pd日志中,有大量leader changed 和operator timeout的日志,见附件。
该内存上涨的问题应该怎么解决。
【资源配置】进入到 TiDB Dashboard -集群信息 (Cluster Info) -主机(Hosts) 截图此页面
【附件:截图/日志/监控】
tikv内存:
rocksdb block cache
pd的监控
pd的日志
TiKV内存的火焰图

裸 kv 在社区中使用的人非常少,建议使用 tidb
社区中很少有实践的场景,也就基本上没有什么社区的小伙伴可以帮你解决你的问题
遇到问题的时候,你就只能靠自己了
根据您描述的情况,TiKV 节点的内存占用在一段时间后会缓慢上涨,并且超过了 block-cache 配置值。当切换 PD 的 leader 后,TiKV 的内存会立即恢复,但一段时间后又会继续上涨。同时,PD 的日志中出现了大量的 leader changed 和 operator timeout 的日志。
这种情况可能是由于 TiKV 节点的数据写入速度超过了其处理能力,导致内存占用不断增加。为了解决这个问题,您可以考虑以下几个方面的优化:
-
调整 TiKV 的配置参数:可以尝试调整 TiKV 的一些配置参数,以提高其处理能力和内存使用效率。例如,可以调整 raftstore.apply-pool-size 参数来增加应用层的并发度,或者调整 raftstore.store-pool-size 参数来增加存储层的并发度。此外,还可以根据实际情况调整 raftstore.raft-entry-max-size 和 raftstore.raft-log-gc-threshold 等参数,以减少 Raft 日志的大小和清理频率。
-
检查热点数据和查询:通过监控和日志分析,确定是否存在热点数据和频繁查询的情况。如果存在热点数据,可以考虑使用 TiKV 的 Region Split 功能将热点数据分散到多个 Region 中,以减轻单个 TiKV 节点的负载。如果存在频繁查询的情况,可以优化查询语句或增加 TiKV 节点的数量来分担负载。
-
检查硬件资源:确保 TiKV 节点所在的服务器具有足够的硬件资源,包括 CPU、内存和磁盘。如果硬件资源不足,可能会导致 TiKV 节点的性能下降和内存占用增加。可以通过监控工具来查看服务器的资源使用情况,并根据需要进行硬件升级或优化。
-
升级 TiKV 版本:如果您正在使用较旧的 TiKV 版本,可以考虑升级到最新的稳定版本。每个版本的 TiKV 都会有一些性能和稳定性的改进,可能会对您遇到的问题有所帮助。
另外,关于 PD 的 leader changed 和 operator timeout 的日志,这可能是由于 PD 集群的负载过重或网络问题导致的。您可以检查 PD 节点的资源使用情况和网络连接情况,确保 PD 集群正常运行。
最后,建议您在进行任何调整之前,先进行性能分析和监控,以便更好地了解系统的瓶颈和优化方向。
希望这些信息对您有帮助。如果您有任何进一步的问题,请随时提问。
搬砖er
(Hacker B Iq V37vw)
5
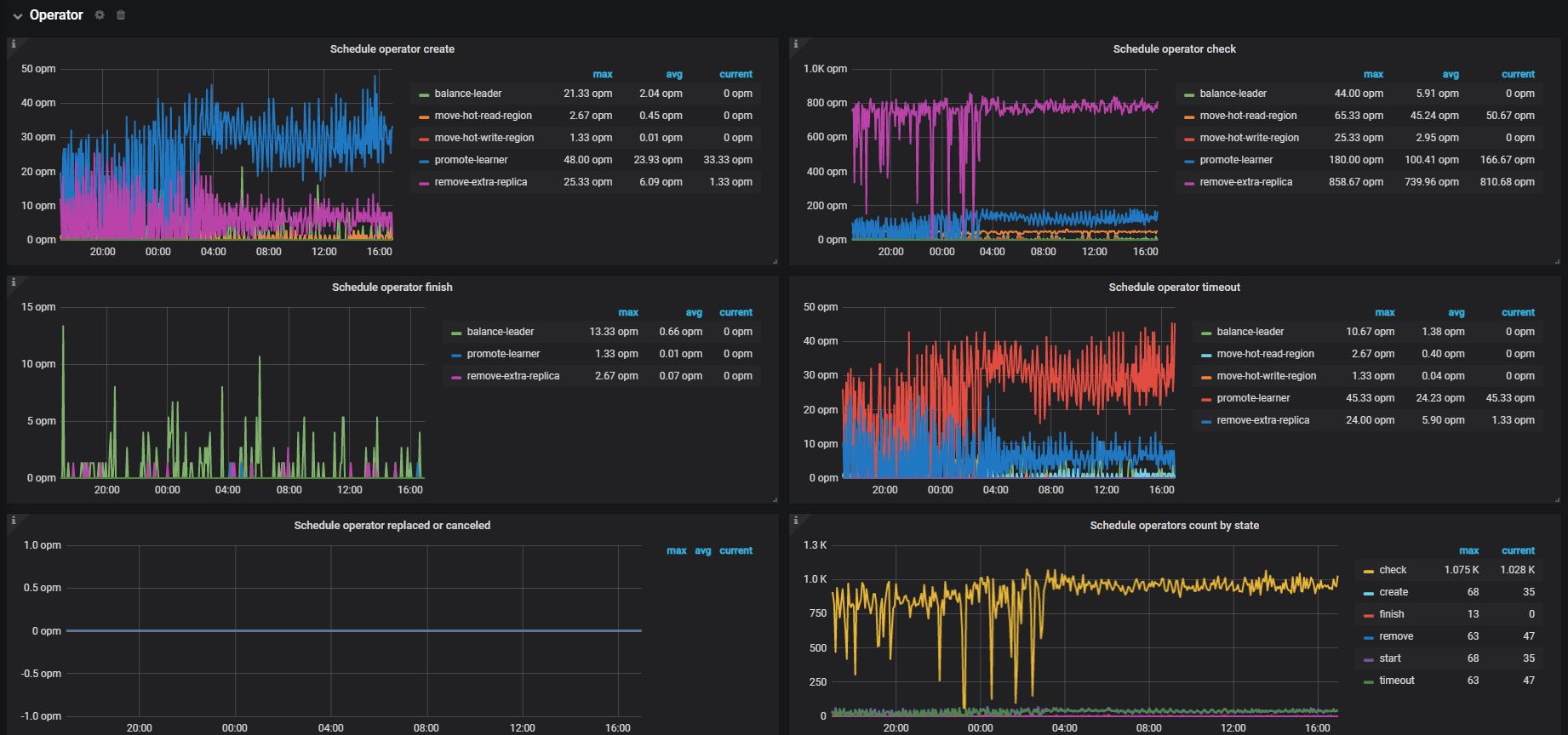
TiKV集群没有发生扩缩容的情况下,pd监控显示发生大量的remove-extra-replica,此情况是否正常?
集群本身在做热点调度、数据均衡等情况,都会有这种情况出现。不过出现大量的,得关注一下是不是有明显热点问题
看着像region在频繁的选举,还存在move peer超时,确认下各tikv节点之间的通信有没有问题
你安装granfa监控了没,可以看下region调度情况
我是咖啡哥
11
厉害了,不用TiDB也可以。
官方没提供这种用法吧?这是自己研究源码,这样用的吗?这样用有什么优势?或者是出于啥目的?还望大佬普及下!
Kongdom
(Kongdom)
13
目前是支持裸tikv使用的,还不支持裸tiflash,很期待裸tiflash
1 个赞
搬砖er
(Hacker B Iq V37vw)
15
升级需要重启tikv,现在有个问题,tikv重启后leader不会迁移回去重启的节点,所以不敢升级了。
xfworld
(魔幻之翼)
16
region leader 可以手动指定的,这个操作不麻烦
但问题是:干嘛非要指定 region 的 leader ? 不让 系统自动调度?
搬砖er
(Hacker B Iq V37vw)
17
没有手工指定,tikv节点重启后,系统自动调度,平衡各个节点的leader看起来是失效的。
xfworld
(魔幻之翼)
18
哪就要查下了,还有个问题,就是节点之间的资源平衡的速度,和调度的能力有很大的关系…
或者,定位下,调度是否在被执行…