【 TiDB 使用环境】
- TiKV:5个
- TiDB:2个
- PD:3个
【遇到的问题】
最近发现 TIDB 很多慢查询 SQL,insert 大表基本是 1s 以上的,以下是执行阶段的耗时:
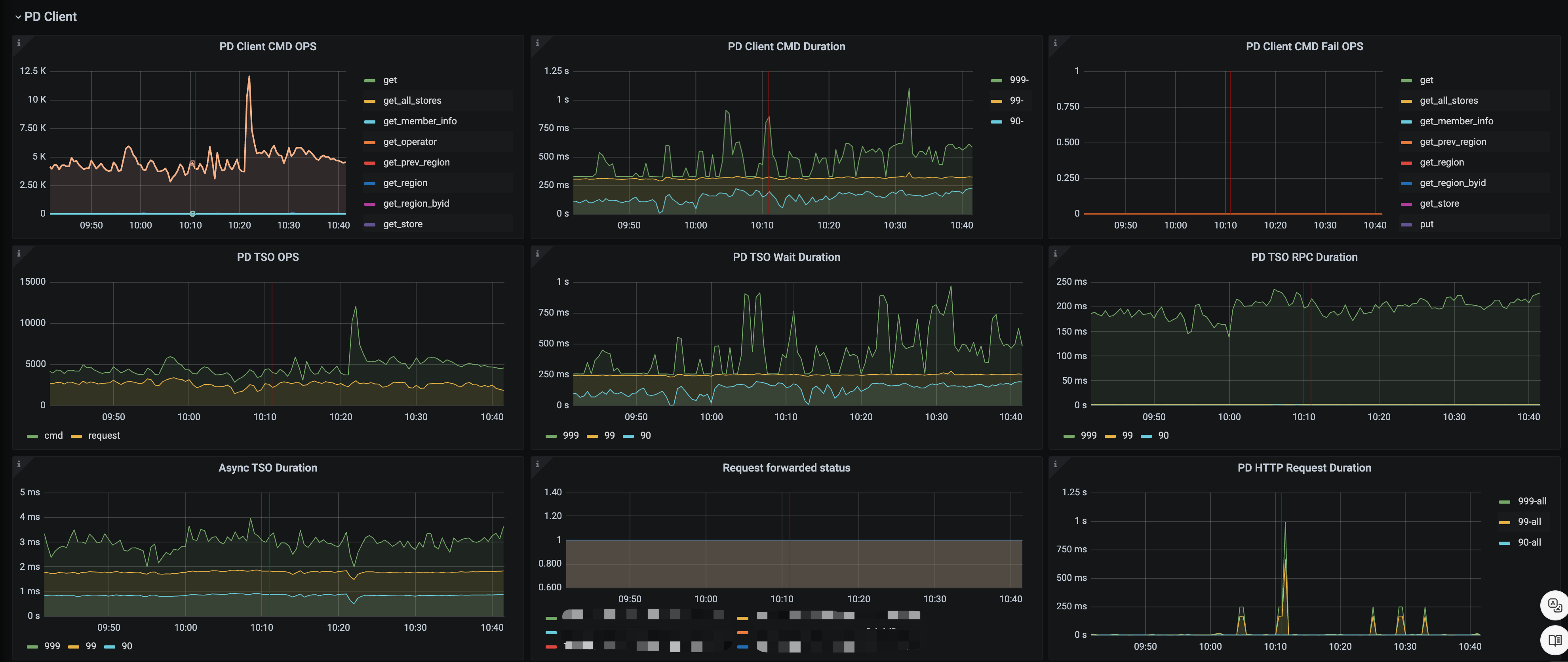
这是 select 查询的,发现从 PD 取事务的耗时也比较多,普遍达到 100ms 以上
【疑问】
请问下这些慢查询主要是因为 TiKV 慢还是 PD 慢引起的,有什么方式可以排查吗?
【 TiDB 使用环境】
【遇到的问题】
最近发现 TIDB 很多慢查询 SQL,insert 大表基本是 1s 以上的,以下是执行阶段的耗时:
这是 select 查询的,发现从 PD 取事务的耗时也比较多,普遍达到 100ms 以上
【疑问】
请问下这些慢查询主要是因为 TiKV 慢还是 PD 慢引起的,有什么方式可以排查吗?
你是 insert select SQL 吧,不然哪里来的 coprocessor ?
监控看了没,服务器io,cpu资源使用怎么样
pri write 慢一般是盘不行。tso 获取慢,一般是 pd 压力大或者是 tidb-server 到 pd 的网络不好。
应该把这一个事务的所有SQL发出来,
现在看起来二阶段提交都用时1.2s
也可以看看有没有锁
检查cpu和网络情况呢?
看看内存 cpu情况呢
看看grafana,内存、cpu、网络、io那些,先分析资源是否充足
tidb server配置了多少c,用了多少c?tidb server忙的话,有可能会出现这样的情况
磁盘是啥HDD 还是SSD
磁盘吧
都是SSD的
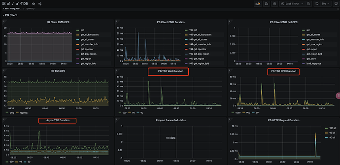
你这个pd获取tso的延迟有点大啊,看下监控的网络状况呢
感觉网络上有一些问题。可以看下 blackbox 的监控,主要是 tidb->pd ,pd → tidb 的链路看看