tidb如何查看系统高峰时的并发数
https://baijiahao.baidu.com/s?id=1767578085827593075
并发数= QPS*平均响应时间
直接在tidb dashboard上找对应的数据算一下就好了。
平均响应时间,个人感觉可以取 Database Time。
3 个赞
show processlist
看dashboard或者grafana.
SHOW STATUS LIKE ‘Threads_running’;
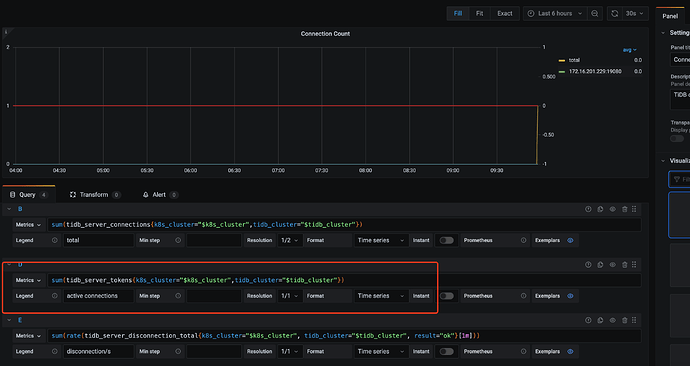
最直接的就是在 prometheus 中查询 tidb_server_tokens 这个表达式,只有这个表达式才代表了并发连接。
tidb_server_tokens The number of concurrent executing session
TYPE tidb_server_tokens gauge
tidb_server_tokens 0
1 个赞
dashboard直接看QPS,至于有多少连接在跑sql你可以查这个
select * from INFORMATION_SCHEMA.CLUSTER_PROCESSLIST t
where t.command<>‘Sleep’;
这里的并发指的是连接DB的连接数还是什么
嗯嗯,差不多就是你说的这么查了,从grafana上找了高峰期的qps,平均响应时间1秒多,基本就等于qps了。
1 个赞
最后从grafana找的,谢谢了
不是,峰值并发一般是指qps*平均响应时间
受教了
此话题已在最后回复的 60 天后被自动关闭。不再允许新回复。

