初来乍到
(Ti D Ber 4c Cgc Gp L)
1
【 TiDB 使用环境】生产环境
【 TiDB 版本】
主机配置 32C64G 三台 ssd 硬盘
集群信息如下
【遇到的问题:问题现象及影响】
使用dm 同步mysql和rds的数据到tidb的过程中,tidb写入数据过慢
1、dm信息 . dm 状态为sync
2、tidb信息
【资源配置】进入到 TiDB Dashboard -集群信息 (Cluster Info) -主机(Hosts) 截图此页面
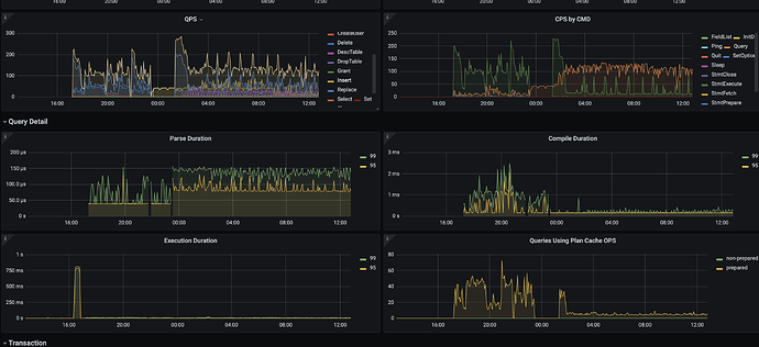
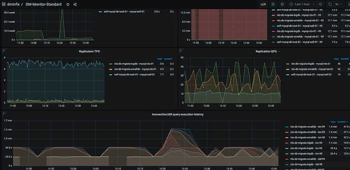
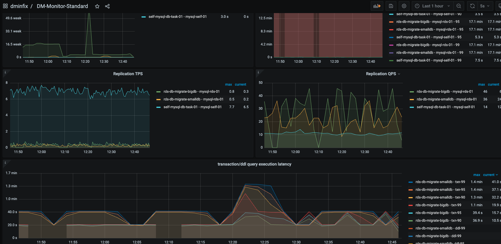
通过监控信息看出 dm transaction/ddl query exection iatency 过大
通过tidb 监控信息查看,TPS 一直上不去,很多挤压的待同步数据卡在sync 过程中,导致延迟持续增大,看不到追平数据的迹象
【附件:截图/日志/监控】
不管是不是启动了dm 这个指标始终上不来
我说的几点你考虑一下 垮节点迁移建议你全量数据用tiup dumping p导出 ,tiup lighting 导入 后续增量按天同步
我的理解就是可以看成mysql的主从,如果主库有很大的写入流量,备库的延时会比较厉害。你可以考虑,先看看dm调优,如果没有效果,可以考虑创建多个同步任务,每个任务同步几张表,把大流量大表单独出去
数据量多大,大于1T不建议用dm的全量+增量模式,建议用dumpling+lighting先全量,然后通过dm增量
初来乍到
(Ti D Ber 4c Cgc Gp L)
7
缩了一台tidb 现在有一台的tikv上是没有tidb节点的,这样会看出来一些效果吗 ?我这边查看,dm同步没有任何改善,依然有大量延迟
h5n1
(H5n1)
8
1、 3个tidb 用负载均衡了吗?
2、 dashboard看看慢SQL情况
zhanggame1
(Ti D Ber G I13ecx U)
9
dashboard看看sql执行延时,还有各个组件负载,还有io压力
dba远航
(Ti D Ber M Lo7 Bqhk)
12
网络、IO、CPU都会影响TPS,检查里面哪个是瓶颈