【 TiDB 使用环境】生产环境
【 TiDB 版本】v5.4.3
【遇到的问题:问题现象及影响】
cdc changefeed 不定期延迟10~50分钟;
延时的时候,观察grafana监控,发现sorter output event/s 掉为0
同时,unified sorter on disk data size 增加到很大
下游kafka 对应时间段的压力也正常
求助有哪些可能导致延迟?
【 TiDB 使用环境】生产环境
【 TiDB 版本】v5.4.3
【遇到的问题:问题现象及影响】
cdc changefeed 不定期延迟10~50分钟;
延时的时候,观察grafana监控,发现sorter output event/s 掉为0
下游kafka 对应时间段的压力也正常
求助有哪些可能导致延迟?
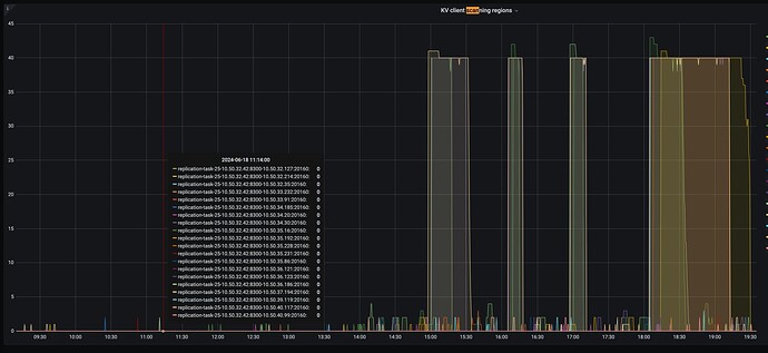
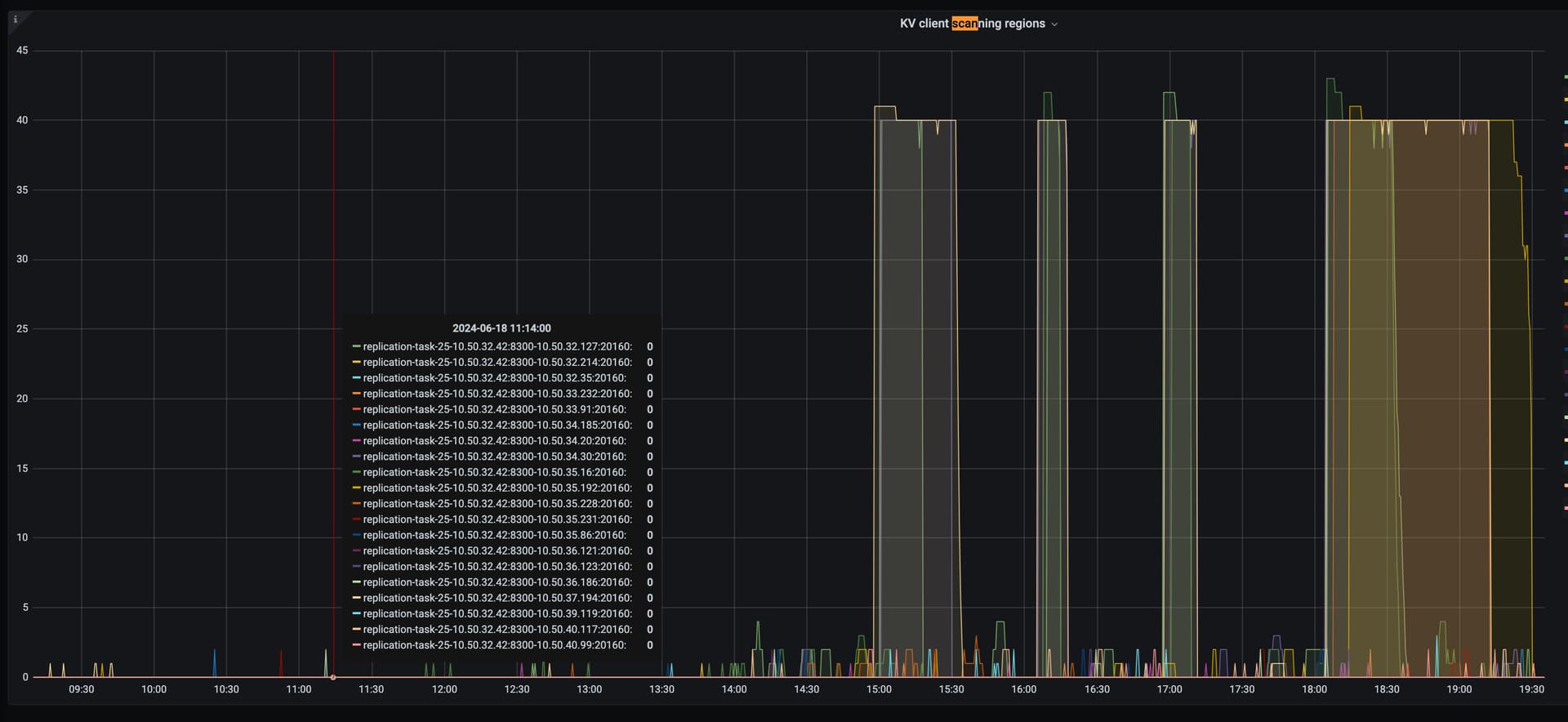
看一下cdc Initial scan 的监控
不是
TICDC —> TIKV 面板下,有几个Initial的监控,主要看下 Initial scan tasks status
tikv 下面那些监控面板都是no data o(╯□╰)o