【TiDB 使用环境】生产环境
【TiDB 版本】v8.5.1
【操作系统】opensuse 15.6
【部署方式】
物理机部署
【集群数据量】
全部库数据<30G
【集群节点数】
48c96线程 双路- 2tikv
48c96线程 双路- 1tikv
16c64g虚拟机 n* tidb
【问题复现路径】做过哪些操作出现的问题
【遇到的问题:问题现象及影响】
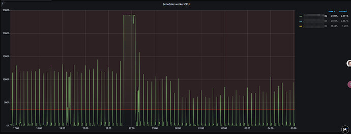
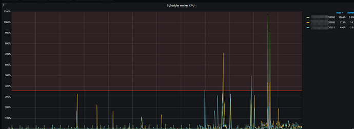
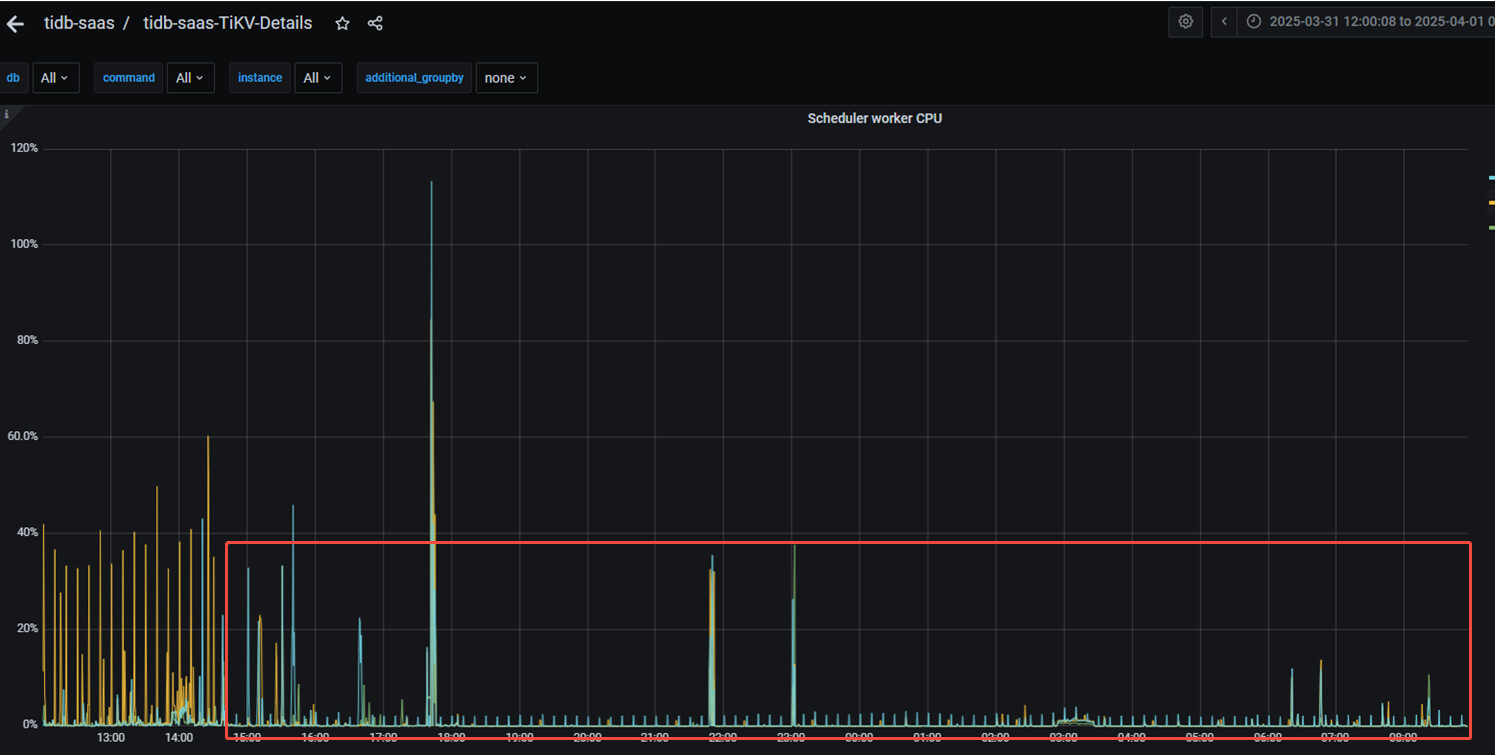
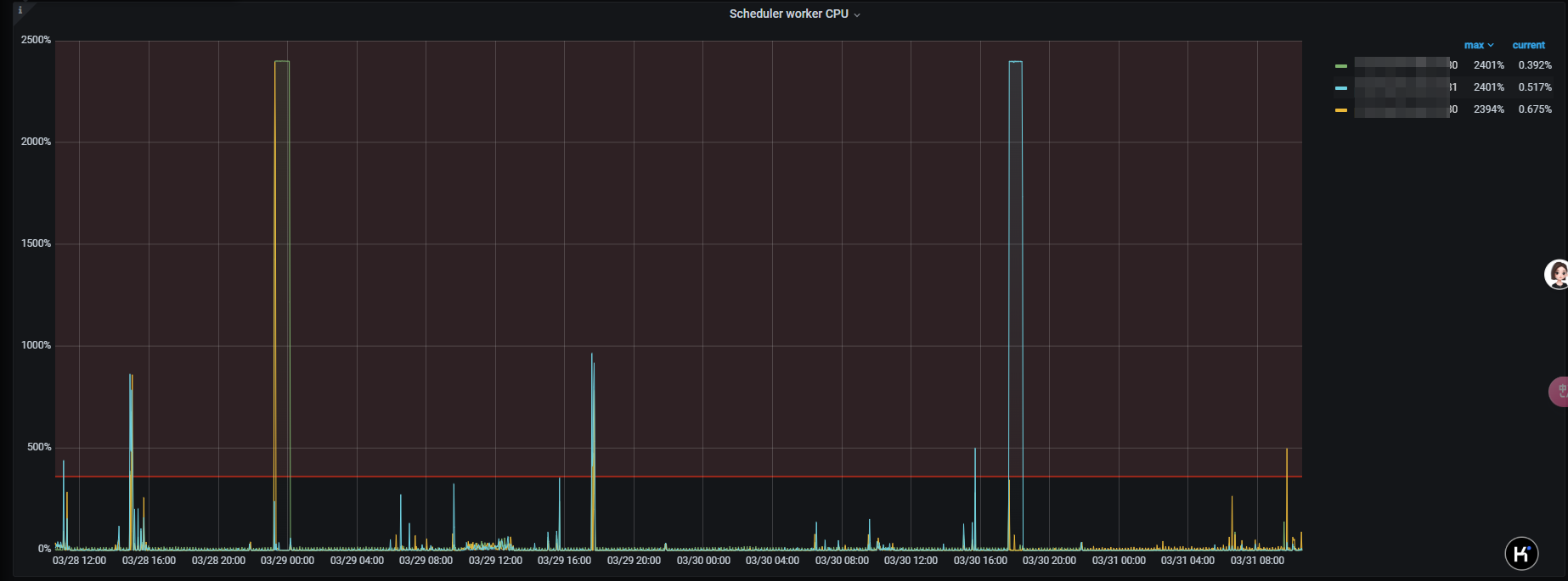
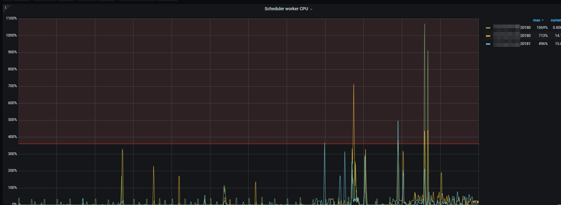
近期该指标满载后会导致一些列问题sql无法执行
【资源配置】进入到 TiDB Dashboard -集群信息 (Cluster Info) -主机(Hosts) 截图此页面
【复制黏贴 ERROR 报错的日志】
[2025/03/25 18:46:43.851 +08:00] [ERROR] [time.rs:375] ["monotonic time jumped back, 12108062.157 -> 12108036.198"] [thread_id=214]
[2025/03/25 18:46:43.851 +08:00] [ERROR] [time.rs:375] ["monotonic time jumped back, 12108062.157 -> 12108036.198"] [thread_id=213]
[2025/03/26 09:52:31.224 +08:00] [ERROR] [errors.rs:487] ["txn aborts"] [err_code=KV:Storage:PessimisticLockNotFound] [err="Error(Txn(Error(Mvcc(Error(PessimisticLockNotFound { start_ts: TimeStamp(456904881508712475), key: [116, 128, 0, 0, 0, 0, 2, 219, 147, 95, 114, 1, 98, 102, 54, 100, 100, 53, 102, 49, 255, 55, 102, 100, 57, 99, 54, 48, 54, 255, 57, 48, 98, 53, 98, 51, 51, 100, 255, 57, 55, 48, 49, 55, 49, 53, 97, 255, 0, 0, 0, 0, 0, 0, 0, 0, 247], reason: LockMissingAmendFail })))))"] [thread_id=143]
【其他附件:截图/日志/监控】

Caused by: java.sql.SQLException: Error: KV error safe to retry Error(Txn(Error(Mvcc(Error(TxnLockNotFound { start_ts: TimeStamp(456864970831822858), commit_ts: TimeStamp(456864979993755651), key: [116, 128, 0, 0, 0, 0, 2, 246, 245, 95, 114, 1, 50, 55, 56, 54, 56, 51, 49, 99, 255, 45, 48, 56, 56, 50, 45, 49, 49, 255, 102, 48, 45, 56, 100, 48, 56, 45, 255, 55, 56, 97, 99, 52, 52, 57, 102, 255, 100, 101, 49, 101, 0, 0, 0, 0, 251] }))))) {tableID=194293, handle={2786831c-0882-11f0-8d08-78ac449fde1e}} [try again later] at com.mysql.jdbc.SQLError.createSQLException(SQLError.java:965) at com.mysql.jdbc.MysqlIO.checkErrorPacket(MysqlIO.java:3933) at com.mysql.jdbc.MysqlIO.checkErrorPacket(MysqlIO.java:3869)
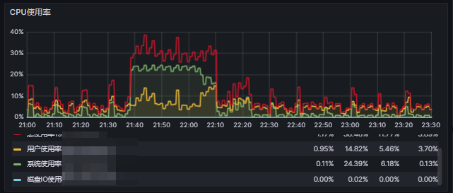
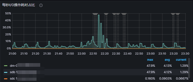
该节点该时间段监控:










