tidb pd 延迟高

【TiDB 使用环境】生产环境
【TiDB 版本】v8.5.1
【操作系统】
【部署方式】云主机,tiup部署
【集群数据量】
【集群节点数】
【问题复现路径】
【遇到的问题:问题现象及影响】


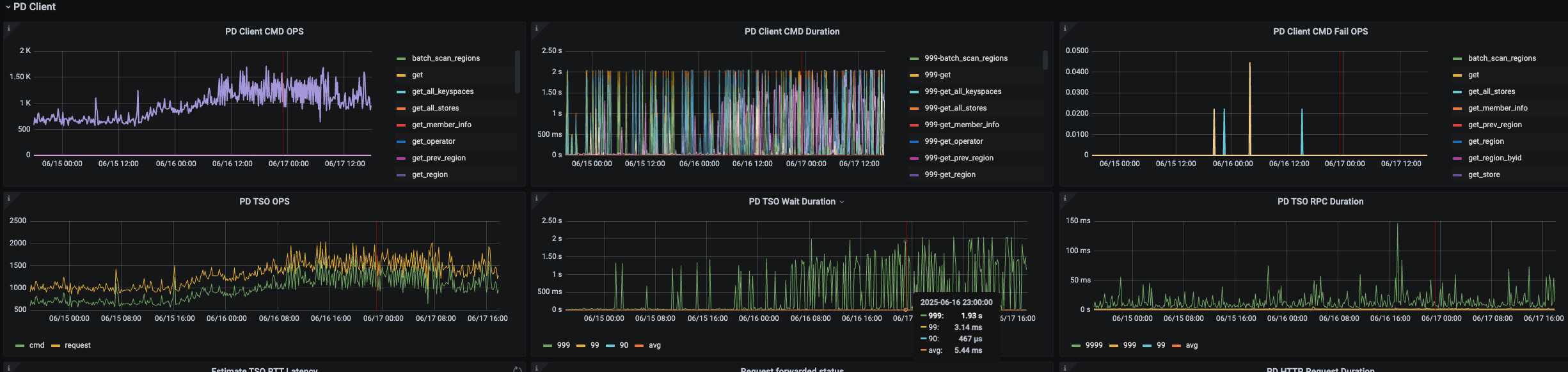
为什么从 PD 取事务开始时间戳步骤的耗时这么高


97这个pd,这两个指标从16号16:24开始变平了

97这台主机在16号16:10发生过宕机重启,是否跟这个有关?


grpc延迟看起来也有上升趋势

【资源配置】进入到 TiDB Dashboard -集群信息 (Cluster Info) -主机(Hosts) 截图此页面
【复制黏贴 ERROR 报错的日志】
【其他附件:截图/日志/监控】

可以参照这个帖子先看看

看原贴也没有解决方案

你目前排查到哪部了呢

网络,磁盘io,内存,cpu都没到瓶颈

PD和PD之间、PD和TiDB之间网络是否有延迟

无网络延迟,ping监控面板正常

完整的 SQL 贴一下

内存使用率多少?是不是频繁gc带来的消耗,如果内存超过60%,建议把内存给大点或者调整tidb_server_memory_limit_gc_trigger到90%

参考这里TiDB (PD TSO Wait Duration) 延迟达到1s-2s,造成系统产生慢sql都在等待获取pd tso - #21,来自 nobody

把到这个pd的ping值监控贴上来。有个50ms左右的ping值,就能有差不多1s的tso wait了。

调了这个参数,效果比较明显,tso wait下降了

此话题已在最后回复的 7 天后被自动关闭。不再允许新回复。