wind
(Ti D Ber B Bgs Ljoo)
1
【TiDB 使用环境】生产环境
【TiDB 版本】v8.5.1
【操作系统】Linux
【部署方式】AWS tiup部署,使用LB负载转发给3个tidb 4000端口,负载方式是: 轮询(每个节点权重相同)。
【集群数据量】300~500G
【集群节点数】3个tidb/pd(tidb与pd在一个节点)、3个tikv、3个tiflash】
【问题复现路径】未排查到故障原因,没有进行配置相关的操作,没有手动重启节点。
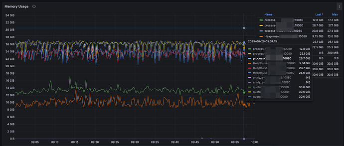
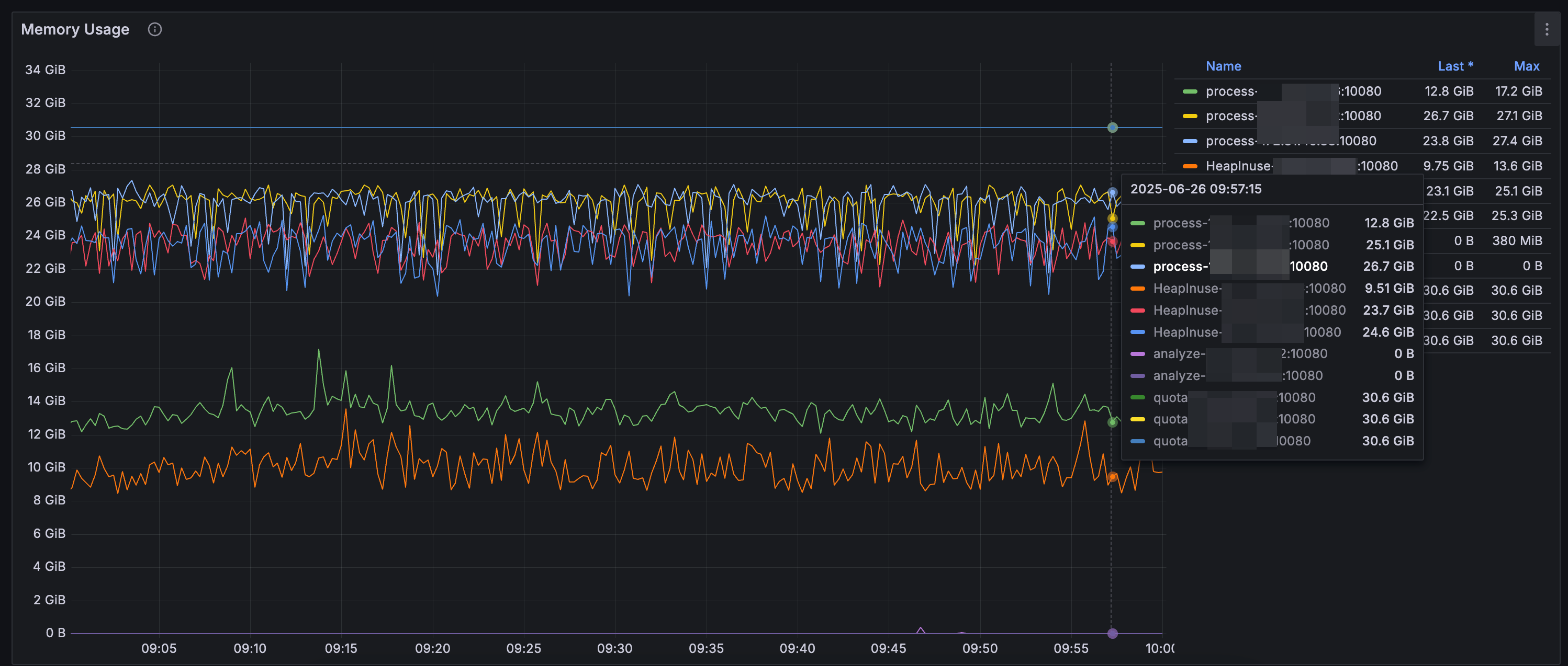
【遇到的问题:问题现象及影响】3个tidb节点,其中两个tidb节点的内存基本拉满。可能是内存拉满导致的这两个节点上有较多业务慢SQL。
【资源配置】
【复制黏贴 ERROR 报错的日志】
【其他附件:截图/日志/监控】
故障tidb节点火焰图
正常tidb节点火焰图
慢查询SQL界面没有消耗内存太多的语句,且3个tidb节点是平均负载的,业务SQL消耗的内存理论上应该是平均的。
和上次单个tidb节点内存飙升问题不一样,mysql.tidb_ddl_notifier正常。
求助大佬们,帮忙看下是哪方面问题吧
1 个赞
wind
(Ti D Ber B Bgs Ljoo)
5
那两个内存高的节点重启后,确实恢复了
但是另外那个没重启的节点,看情况有点像是持续运行后增加到这么多的,没释放掉。
目前看起来好像是运行下去就必然复现的一个问题。
能麻烦您帮忙确定下这个问题的根本原因嘛?
另外该问题和tidb_gc_run_interval=10m、tidb_gc_life_time=20m这俩参数是否有关呢?
wind
(Ti D Ber B Bgs Ljoo)
6
通过这几天的观察,看问题似乎没有改变性的解决,TiDB内存还是在不断增加中
重启只能临时解决问题,这块是GC的不彻底么?
随缘天空
(Ti D Ber Ivw R7o Pj)
7
把tidb组件的日志拉出来,看看有没有内存溢出的错误,然后找到对应sql语句,优化下
wind
(Ti D Ber B Bgs Ljoo)
8
感谢回复,之前就看过的,tidb error等级的日志 没有OOM
都是这种无关紧要的提示
wind
(Ti D Ber B Bgs Ljoo)
10
2025-07-06 15:45:22 (UTC+08:00)
TiDB 172...106:4000
[domain.go:1117] [“reload schema in loop failed”] [error=“[tikv:9001]PD server timeout: start timestamp may fall behind safe point”]
确实有报错的,大佬 刚刚就是那台tidb组件的机器出现故障,持续的无响应,几分钟后自己恢复了。
你说的那个日志关键字出现了一次,能麻烦帮忙定位下原因嘛?感谢🙏
ps:我们这边还有个7.5.1版本的TiDB,用着很稳定,没出现过这类情况呢
有猫万事足
11
https://docs.pingcap.com/zh/tidb/stable/error-codes/#mysql-原生报错汇总
- Error Number: 9001 (HY000)完整的报错信息为
ERROR 9001 (HY000): PD server timeout start timestamp may fall behind safe point这个报错一般是 TiDB 访问 PD 出了问题,TiDB 后台有个 worker 会不断地从 PD 查询 safepoint,如果超过 100s 查不成功就会报这个错。一般是因为 PD 磁盘操作过忙、反应过慢,或者 TiDB 和 PD 之间的网络有问题。TiDB 常见错误码请参考错误码与故障诊断。
你下面的日志上看也是有大量的网络异常。
是不是因为什么sql,把你的内网流量打满了?至少tidb到pd从日志上看是连不上的。
wind
(Ti D Ber B Bgs Ljoo)
12
AWS上的内网通信,是没问题的,看指标像是那个tidb机器CPU和内存同时飙升,导致影响到那个机器上的pd服务无法响应。(我们的pd和tidb在一个服务器上,共3台tidb/pd)
本质似乎还是tidb内存这边的问题
然后重启这台tidb之前,火焰图:
有猫万事足
13

[domain.go:1117] [“reload schema in loop failed”] [error=“[tikv:9001]PD server timeout: start timestamp may fall behind safe point”]
这个报错就在这个位置。
你要是怀疑前面有问题,最好是能提供一个完整的日志。起码你提供的这个时间点的日志,结论现在看是比较明确的。就是pd没法提供服务了。
wind
(Ti D Ber B Bgs Ljoo)
14
还有个现象比较奇怪
查询内存:SELECT * FROM information_schema.memory_usage;
我直连3个TiDB节点
172.*.*.106
SELECT * FROM information_schema.memory_usage;
+--------------+--------------+----------------+-----------------+-------------+-------------------+--------------------+---------------------+----------+------------+------------------+
| MEMORY_TOTAL | MEMORY_LIMIT | MEMORY_CURRENT | MEMORY_MAX_USED | CURRENT_OPS | SESSION_KILL_LAST | SESSION_KILL_TOTAL | GC_LAST | GC_TOTAL | DISK_USAGE | QUERY_FORCE_DISK |
+--------------+--------------+----------------+-----------------+-------------+-------------------+--------------------+---------------------+----------+------------+------------------+
| 32809394176 | 26247515280 | 8118542336 | 11164213248 | NULL | NULL | 0 | 2025-07-06 18:12:47 | 1 | 0 | 0 |
+--------------+--------------+----------------+-----------------+-------------+-------------------+--------------------+---------------------+----------+------------+------------------+
1 row in set (0.00 sec)
172.*.*.132
+--------------+--------------+----------------+-----------------+-------------+-------------------+--------------------+---------------------+----------+------------+------------------+
| MEMORY_TOTAL | MEMORY_LIMIT | MEMORY_CURRENT | MEMORY_MAX_USED | CURRENT_OPS | SESSION_KILL_LAST | SESSION_KILL_TOTAL | GC_LAST | GC_TOTAL | DISK_USAGE | QUERY_FORCE_DISK |
+--------------+--------------+----------------+-----------------+-------------+-------------------+--------------------+---------------------+----------+------------+------------------+
| 32809394176 | 26247515280 | 10752163840 | 20545314816 | NULL | NULL | 0 | 2025-07-07 01:39:48 | 5643 | 0 | 0 |
+--------------+--------------+----------------+-----------------+-------------+-------------------+--------------------+---------------------+----------+------------+------------------+
1 row in set (0.00 sec)
172.*.*.83
+--------------+--------------+----------------+-----------------+-------------+-------------------+--------------------+---------------------+----------+------------+------------------+
| MEMORY_TOTAL | MEMORY_LIMIT | MEMORY_CURRENT | MEMORY_MAX_USED | CURRENT_OPS | SESSION_KILL_LAST | SESSION_KILL_TOTAL | GC_LAST | GC_TOTAL | DISK_USAGE | QUERY_FORCE_DISK |
+--------------+--------------+----------------+-----------------+-------------+-------------------+--------------------+---------------------+----------+------------+------------------+
| 32809394176 | 26247515280 | 11750137856 | 17820385280 | NULL | NULL | 0 | 2025-07-07 01:40:42 | 5375 | 0 | 0 |
+--------------+--------------+----------------+-----------------+-------------+-------------------+--------------------+---------------------+----------+------------+------------------+
1 row in set (0.00 sec)
和Dashboard上展示的内存对不上,且那两个内存高的节点GC次数很大,后来经过对比发现每分钟都在GC。
然后top -c直接查看服务器的内存占用,发现tidb进程确实占用着13、14G。
- 是专门设计的tidb内存超过10G就会这么频繁触发GC 还是有啥问题呢?
- 看起来GC没效果且SQL查询的和Dashboard展示的内存也对不上?
wind
(Ti D Ber B Bgs Ljoo)
15
这边导出了故障时间15:38~15:50的log
pd的是warn等级,且3个节点打印类似只导了一个,没有error等级的log
tidb是ERROR等级日志
tidb-pd_log.zip (5.4 KB)
再次感谢帮忙
1 个赞
有猫万事足
16
[2025/07/06 07:40:53.330 +00:00] [Warn] [retry_interceptor.go:63] [“retrying of unary invoker failed”] [target=etcd-endpoints://0xc007dec1e0/172.27.142.132:2379] [attempt=0] [error=“rpc error: code = Unavailable desc = keepalive ping failed to receive ACK within timeout”]
[2025/07/06 07:40:53.331 +00:00] [Warn] [retry_interceptor.go:63] [“retrying of unary invoker failed”] [target=etcd-endpoints://0xc007dec1e0/172.27.142.132:2379] [attempt=1] [error=“rpc error: code = NotFound desc = etcdserver: requested lease not found”]
[2025/07/06 07:40:53.406 +00:00] [Warn] [retry_interceptor.go:63] [“retrying of unary invoker failed”] [target=etcd-endpoints://0xc007dec000/172.27.142.132:2379] [attempt=0] [error=“rpc error: code = DeadlineExceeded desc = context deadline exceeded”]
这是pd的日志,这个就是etcd已经连不上了。
[2025/07/06 07:38:01.614 +00:00] [Error] [distsql.go:1567] [“table reader fetch next chunk failed”] [conn=2217617658] [session_alias=] [error=“context canceled”]
[2025/07/06 07:38:01.614 +00:00] [Error] [distsql.go:1567] [“table reader fetch next chunk failed”] [conn=2217617658] [session_alias=] [error=“context canceled”]
[2025/07/06 07:38:01.614 +00:00] [Error] [select_result.go:562] [“invalid cop task execution summaries length”] [expected=1] [received=0]
这是tidb的日志,就是从tikv获取数据也不行了。
[“invalid cop task execution summaries length”] [expected=1] [received=0]
注意上面这个,意思是获取cop task的执行细节信息,发现没有内容。received=0就是什么也没有收到,至少应该是1。
怎么看都是这个时间点7:38-7:40的时候,整个系统的互相访问已经出了很大的问题。
可以继续往前溯源,起码这个时间点的结论和上面的结论不会有什么差别。
wind
(Ti D Ber B Bgs Ljoo)
17
pd这边和tidb是同台机器,tidb连pd、tikv都出问题的话,比较像是tidb自身出现问题。这边想继续溯源的话还有哪些方向或日志可以排查的呢?
刚刚看了下pd warn日志,还有挺多leader get region nil的提示
有猫万事足
18
dashboard里面这个图,你找个和你故障时间对的上的,发出来看看。
wind
(Ti D Ber B Bgs Ljoo)
19
2025-07-06 15:30~15:50期间有故障
有猫万事足
20
感觉整体都慢。慢的还挺均匀,写入也是20s左右,查询也是20s左右。
SQL Execute Time Overview这个图里面找tso wait,看看是多少。