【TiDB 使用环境】生产环境
【TiDB 版本】v8.5.2
【操作系统】
【部署方式】
【集群数据量】
【集群节点数】
【问题复现路径】
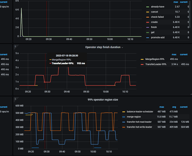
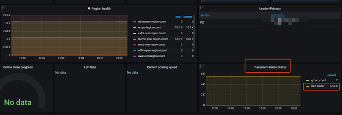
【遇到的问题:问题现象及影响】从grafana上看最近一个月的数据,empty-region-count 的数量一直在10.1K左右;参照之前社区的帖子,以及tidb官网;这里检查了配置,都是符合要求的才对。但是空region为啥一直不下降。还基本都稳定在10.1K ![]()
【其他附件:截图/日志/监控】
是不是和我之前遇到的场景一样?
不一样,我这边虽然用到了tiflash,但是没有rename的操作,也没设置placement rule
没理解啥叫仅当key type为table时此选项才有效;是指这个截图里的查询出来的第一列,我当前type为pd?所以不生效吗? ![]()
指的是这里
https://docs.pingcap.com/zh/tidb/stable/pd-control/#config-show--set-option-value--placement-rules
那可能是其他原因了,上次处理这个问题还是几年前
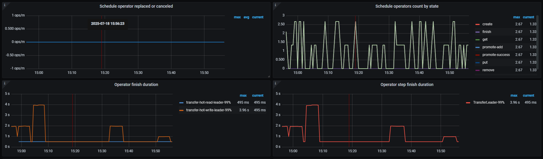
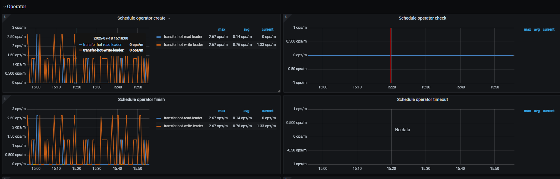
看下 pd operator 那几个监控面板
学习中
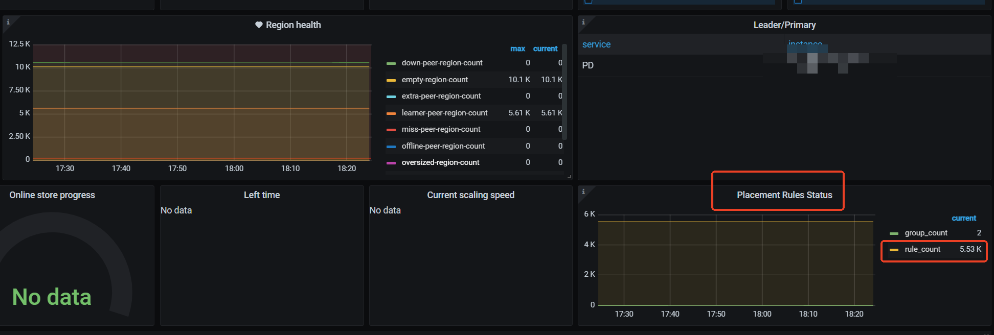
这边看到region merge checker里,有大量adj-disallow-merge,不知道这个的原因是啥,我这边部署的时候,所有的节点都没设置label,也没用placement rule
截图截全一点吧 ![]()
这个我看过,也按照这排查了,这都不符合的
没有 region merge 的调度产生。感觉和 tiflash 副本有关系,
你的集群 tilash 的表有多少,能看到有 5.6k 的 learner peer(猜测可能是 tiflash 副本),每一个 表设置 tiflash 在 PD 侧都相当于是一个特殊的 placement rule 。
你的表是分区表吧?要不然不会有这么多 placement rule。
这种因为相邻的空 region 属于不同的 placement rule 的场景没法合并。
10k 左右的 empty 还是可以接受的,一般不会有啥问题。
有一些是分区表,这个tidb官方文档哪里有提及吗?因为后面集群里分区表可能越来越多,这样一来,这种空region也会越来越多













