求助!新增tikv节点后add-rule-peer特别慢

操作流程:

  1. tikv服务挂掉后
  2. 修改max-replicas=2,等待异常store的leader和region清空后,删除store
  3. 启动tikv服务等待均衡;

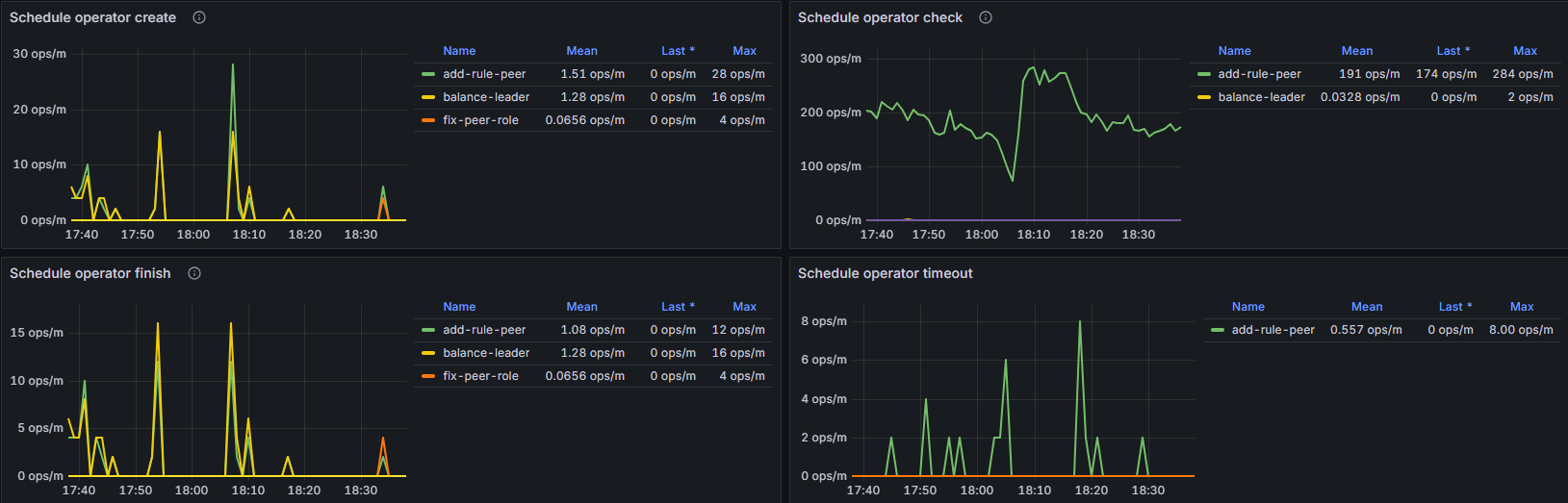
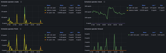
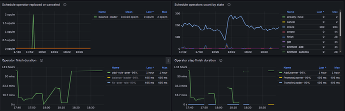
但是region均衡特别慢:




各节点资源负载正常,维持在较低水位,新增节点的网络带宽在40MB/s左右;

有调整了一些limit参数,但是没啥作用:

1 个赞

max-snapshot-count可以设置大一点再看下

是不是PD和KV的参数配置不匹配呢

如果不是网络问题,调整relica-schedule-limit试试呢

你这操作不大常规,正常有一个节点异常,只要扩一个节点,然后缩掉有问题的节点就行,不用调整副本数。

如何解决的,我也遇到类似问题!

正常的话应该扩缩容就可以了