[v8.1.1] TICDC 同步卡死,状态正常但是没有数据同步

【 TiDB 使用环境】生产环境
【 TiDB 版本】v8.1.1
【复现路径】部署节点服务器重启,ticdc 服务正常重启
【遇到的问题:问题现象及影响】任务状态为normal,但是没有数据同步到下游,下游为 kafka,尝试 重建任务,重启 ticdc 节点,扩容 ticdc,均无效
【资源配置】进入到 TiDB Dashboard -集群信息 (Cluster Info) -主机(Hosts) 截图此页面

【附件:截图/日志/监控】
cdc 任务状态

cdc 日志

现在这种状态,你要不要考虑直接安装 ticdc 新架构

请问新架构是什么

是 checkpoint 不推进了吗?一般你这种情况应该是哪里的配置搞错了

是的,请问有哪些配置会影响这个呢,因为一直也没改过参数配置

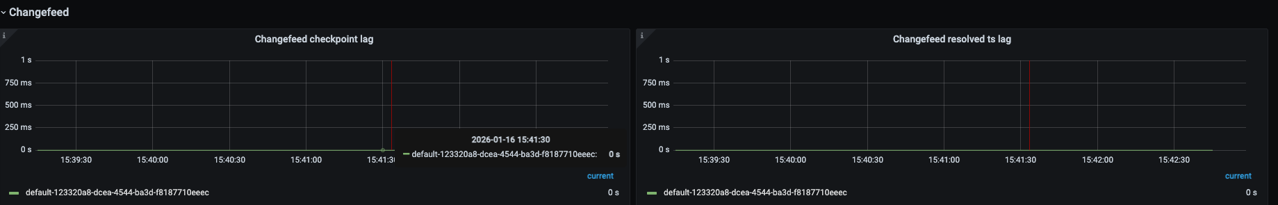
不推进的话看监控,看下 checkpointTs lag 和 resolvedTs lag,再看下 dataflow 面板 TiCDC 监控指标分析指南

我们也是遇到这种情况,ticdc 所在服务器自动重启后,checkpoint 一直没推进


lag 一直都是 0

无论怎么重启、重建,都不行,到底怎么排查呢

1 个赞

要确认同步的表是有 pk/uk 的,filter 是否设置正确?都没问题的话要查下上游了。

1 个赞

tikv 的日志:

1 个赞

看下 cdc 监控的 tikv 面板和 DB 面板呢,磁盘是不是有问题呢

1 个赞

把日志也传下吧

1 个赞

tikv 日志:

[2026/01/16 16:49:40.624 +08:00] [ERROR] [initializer.rs:473] ["cdc send scan event failed"] [req_id=39] [thread_id=345]
[2026/01/16 16:49:40.624 +08:00] [ERROR] [endpoint.rs:884] ["cdc initialize fail: Sink send error Congested"] [request_id=39] [conn_id=ConnId(89)] [region_id=1561938515] [thread_id=345]
[2026/01/16 16:49:40.624 +08:00] [ERROR] [initializer.rs:473] ["cdc send scan event failed"] [req_id=42] [thread_id=346]
[2026/01/16 16:49:40.624 +08:00] [ERROR] [endpoint.rs:884] ["cdc initialize fail: Sink send error Congested"] [request_id=42] [conn_id=ConnId(91)] [region_id=1561938515] [thread_id=346]

查到 1561938515 的 region_id 指向 mysql.tidb_ddl_job 表,但这张是空表

1 个赞

问题已经解决了,原因是 TiCDC 与 TiKV 之间的网络连接已满,导致变更数据无法从 TiKV 发送到 TiCDC TiKV 指向一个缩容的 TiCDC 节点,后面重启了所有 TiKV 节点,有个问题就是,TiCDC缩容之后,TiKV 为什么还会指向这个节点呢

1 个赞
Kafka 连接异常 TiCDC 日志中出现 dial tcp i/o timeout 检查网络 ACL、防火墙规则,确保 TiCDC 节点可访问 Kafka 9092 端口
数据过滤规则错误 任务配置中 filter 包含了错误的库表排除规则 重新调整 filter 配置,确保需要同步的库表未被排除
TiCDC 捕获节点异常 监控中 Capture Count 异常或节点状态为 down 重启 TiCDC 捕获进程,或扩容新的 TiCDC 节点
上游 TiDB 日志 GC 过快 checkpoint-ts 小于 tikv_gc_safe_point 调整 TiDB tikv_gc_life_time 参数,或使用 --start-ts 指定晚于 GC 时间点重新创建任务
1 个赞

请问一下:

  1. ticdc 节点缩容是如何操作的,直接 stop 这个节点,还是 scale-in 这个节点?
  2. 能否查一下 192.168.1.114 这台机器上报错的端口,比如 42309,42285, 是否依旧存在,处于一个什么状态?
  3. 你们是如何解决的这个问题?

正常情况下,scale-in 一个节点,应该是会断开到这个节点的 grpc 链接的。

1 个赞

1、通过 tiup scale-in 114 这个节点 操作的
(tiup cluster scale-in test-cluster --node 192.168.1.114:8300)

2、当前 114 机器已经没有42309,42285 端口存在

3、通过逐个重启 TiKV 节点 的方式解决

不过之前重启 141 cdc 服务的时候有一个现象,blackbox_exporter-9115.service 会报重启失败,但是在机器上检查状态,这个服务也是起来的

2 个赞

我怀疑是 tiup sclae-in 这个节点的时候,可能部分失败了,即没有成功下线,具体原因未知。按道理来说,cdc 节点下线的时候,会断开 grpc 链接,然后 tikv-cdc 尝试发送数据失败,就会释放这个 grpc stream,从而回收 memory quota。

请你分享一下上面截图中的 tiup log 呢,如果还有的话,也可以给一下如下信息:

  1. 执行 scale-in 的时间,看看还找不找的到被 scale-in 的的日志?
  2. 上面截图中的 tikv 节点,在 cdc 节点 scale-in 的时间前后 5 ~ 10 分钟的日志。
2 个赞

没有看明白具体问题啊

2 个赞