一个好的问题描述有利于社区小伙伴更快帮你定位到问题,高效解决你的问题
【TiDB 使用环境】生产环境
【TiDB 版本】v7.5.3
【部署方式】云主机自建
【操作系统/CPU 架构/芯片详情】x86_64
【机器部署详情】ticdc 8c32g300g tikv 16c64g3.5Tnvme
【集群数据量】
【集群节点数】
【问题复现路径】使用了batch 删除了ticdc同步的表
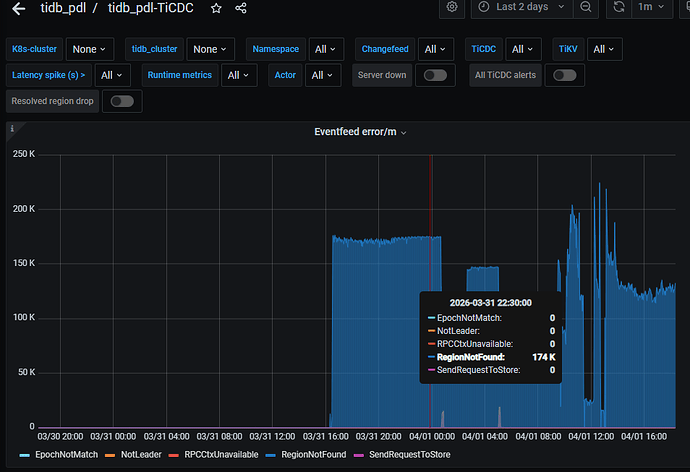
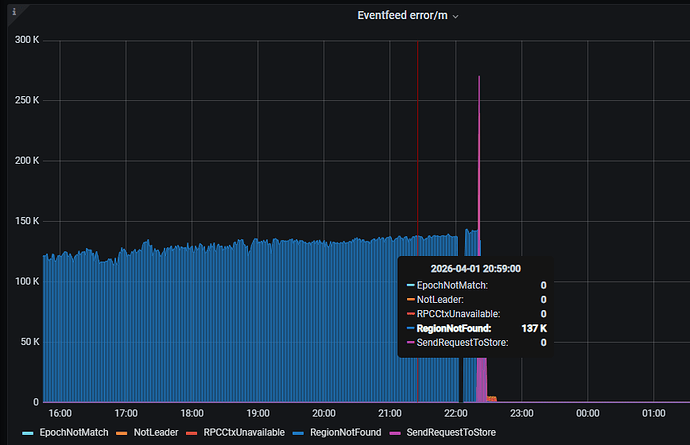
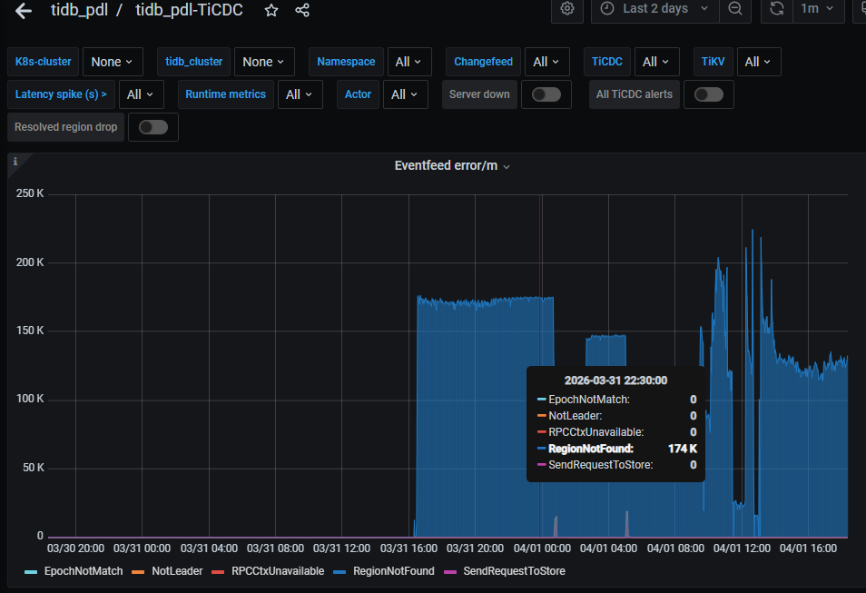
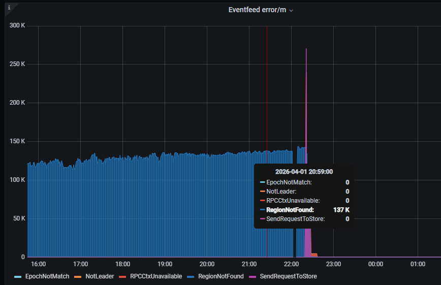
【遇到的问题:问题现象及影响】大量删除数据后,TiCDC同步延迟,TS不推进
【资源配置】
【复制黏贴 ERROR 报错的日志】[2026/04/01 18:20:07.639 +08:00] [INFO] [shared_region_worker.go:109] [“region worker get a region error”] [namespace=default] [changefeed=********payment-tidb-20260401] [streamID=22] [subscriptionID=98905] [regionID=98905] [reschedule=true] [error="region_not_found:<region_id:98905 > "]
[2026/04/01 18:20:07.639 +08:00] [INFO] [shared_client.go:581] [“cdc region error”] [namespace=default] [changefeed=********payment-tidb-20260401] [subscriptionID=24] [error="region_not_found:<region_id:98905 > "]
[2026/04/01 18:20:07.639 +08:00] [INFO] [shared_stream.go:483] [“event feed receives a region error”] [namespace=default] [changefeed=********payment-tidb-20260401] [streamID=26] [subscriptionID=24] [regionID=104156] [stateIsNil=false] [error="region_not_found:<region_id:104156 > "]
[2026/04/01 18:20:07.639 +08:00] [INFO] [shared_region_worker.go:109] [“region worker get a region error”] [namespace=default] [changefeed=********payment-tidb-20260401] [streamID=26] [subscriptionID=104156] [regionID=104156] [reschedule=true] [error="region_not_found:<region_id:104156 > "]
[2026/04/01 18:20:07.639 +08:00] [INFO] [shared_client.go:581] [“cdc region error”] [namespace=default] [changefeed=********payment-tidb-20260401] [subscriptionID=24] [error="region_not_found:<region_id:104156 > "]
[2026/04/01 18:20:07.639 +08:00] [INFO] [shared_client.go:413] [“event feed will request a region”] [namespace=default] [changefeed=********payment-tidb-20260401] [streamID=22] [subscriptionID=24] [regionID=98905] [storeID=109298] [addr=10.208.21.221:20160]
[2026/04/01 18:20:07.639 +08:00] [INFO] [shared_client.go:413] [“event feed will request a region”] [namespace=default] [changefeed=********payment-tidb-20260401] [streamID=26] [subscriptionID=24] [regionID=104156] [storeID=3703470] [addr=10.208.21.91:20160]
[2026/04/01 18:20:07.641 +08:00] [INFO] [shared_stream.go:483] [“event feed receives a region error”] [namespace=default] [changefeed=********payment-tidb-20260401] [streamID=22] [subscriptionID=24] [regionID=103872] [stateIsNil=false] [error="region_not_found:<region_id:103872 > "]
[2026/04/01 18:20:07.641 +08:00] [INFO] [shared_region_worker.go:109] [“region worker get a region error”] [namespace=default] [changefeed=********payment-tidb-20260401] [streamID=22] [subscriptionID=103872] [regionID=103872] [reschedule=true] [error="region_not_found:<region_id:103872 > "]
[2026/04/01 18:20:07.641 +08:00] [INFO] [shared_client.go:581] [“cdc region error”] [namespace=default] [changefeed=********payment-tidb-20260401] [subscriptionID=24] [error="region_not_found:<region_id:103872 > "]
【其他附件:截图/日志/监控】


