信仰在空中飘扬
(信仰在空中飘扬)
1
TiDB 使用环境: v5.1.2
【概述】
使用TICDC 将tidb 的数据同步到下游的kafka 中
每天下午会有较大的写入量,大概每天写入1亿数据。
【现象】
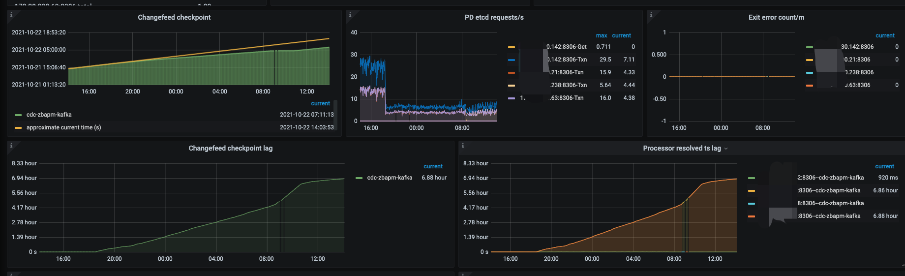
TICDC 延迟会持续增加,到第二天依然不能追平。如下图
【问题】
请问如何优化这种情况 ?
如下是创建的changefeed 的参数配置,是否有可调整的?
tiup cdc cli changefeed create --pd=http://xxxxx:2409
--sink-uri="kafka://xxxx:9092/tidb_zb_apm?partition-num=3&max-message-bytes=10485760&replication-factor=1"
--changefeed-id="cdc-zbapm-kafka"
--config=/home/tidb/cdctoml/cdc-tidb-zb_apm/cdc_tidb-zb_apm-kafka.toml --sort-engine="unified"
##toml 文件
case-sensitive = true
enable-old-value = true
[filter]
ignore-txn-start-ts = [1, 2]
rules = ['zb_apm.*']
[mounter]
worker-num = 6
[sink]
dispatchers = [
{matcher = ['zb_apm.*'], dispatcher = "table"},
]
protocol = "canal-json"
2 个赞
信仰在空中飘扬
(信仰在空中飘扬)
2
==========>
目前问题已基本定位到了。
我们使用的下游kafka 是腾讯云的, 参数 message.max.bytes 最大是12M. 当前这个参数设置的额值较小。
我们创建的changefeed 的max-message-bytes=1048576 设置为10M,如果超过这个值就会报错message too large.
联系了kafka 的维护人员将腾讯云kafka 的message.max.bytes 设置为10M, ticdc 同步瞬间追平了。问题解决
3 个赞
xfworld
(魔幻之翼)
3
可以自己给自己设个解决方案~ 打个标,方便其他的小伙伴查找到
3 个赞
信仰在空中飘扬
(信仰在空中飘扬)
4
应该怎么标注,之前是可以设置为有用。我自己这个怎么弄?
3 个赞
Meditator
(Wendywong020)
6
kafka的message.max.bytes值从12MB改成10M ,改小了,确定是这样改的吗?
2 个赞
信仰在空中飘扬
(信仰在空中飘扬)
7
腾讯云最大的这个值是12M. 之前不知设置的多少,维护人员改成10M 后延迟下来了。但是今天又特么延迟了,还在排查
2 个赞
信仰在空中飘扬
(信仰在空中飘扬)
8
完蛋,又延迟了。还是麻烦给看看我上面的配置有没有优化的空间吧,感觉要救不活了
2 个赞
Meditator
(Wendywong020)
9
从上文中可以推出可能不是cdc的问题,broker.message.max.bytes从12MB–》10MB,需要重启broker,归根结底是重启broker后,消除了cdc延迟,这也暗示了 排查方向是kafka集群,看看kafka集群的负载情况。
2 个赞
Meditator
(Wendywong020)
10
以上是cdc sink到kafka所有参数,可以把max-batch-size改成1024或者2048,把max-message-bytes改成12MB,目的是减少message too large这种异常。
2 个赞
xfworld
(魔幻之翼)
11
延迟是 CDC 延迟推送了,还是 什么?
如果是延迟推送,需要检查几个点:
- CDC 的状态
- Kafka 消费状态
参数能调的就这么几个,你可以试试
https://docs.pingcap.com/zh/tidb/stable/troubleshoot-ticdc#如何查看-ticdc-同步任务的状态
看看状态是否正常…
1 个赞
信仰在空中飘扬
(信仰在空中飘扬)
12
我上面的描述可能不太清楚哈。
第一次是将kafka 的那个参数 message.max.bytes 从一个较小的值调整到了10M(不是从12M 调整到了10M), 调整之前多大我不清楚
下图是维护人员调整完的截图
当时cdc 的延迟在很短的时间内就消除了延迟,没想到晚上又开始延迟了
我下周一再让他们调整下kafka 其他的几个参数
另外还有一个疑问,如果是kafka 消费慢,应该是只有checkpoint 有延迟,为啥上图中的Processor Resolved ts lag 也很大呢 ,我下面的理解是否正确 ??
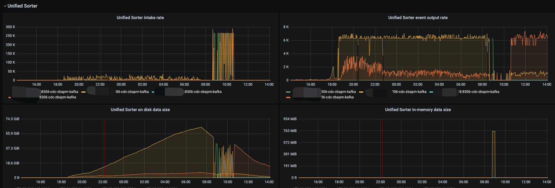
我理解这个指标是 cdc 解析tikv 日志的进度,如果下游消费来不及则就会生成磁盘临时文件。对于cdc 来说resolve 是没有延迟的,只是在等待下游消费。如下图是磁盘临时文件的监控:
1 个赞
Processor Resolved ts lag 这个指标不是 cdc 解析 tikv 日志的进度,它和 Changefeed checkpoint lag 是正相关的。
如果下游卡住了,消息无法写下去,Changefeed checkpoint lag 不断增大,则 Processor Resolved ts lag 也会不断增大的。
liuwenhe
(Liuwenhe)
16
checkpoint-ts 代表当前 processor 已经成功写入下游的事务的最大 TSO
resolved-ts 代表当前 processor 中已经排序数据的最大 TSO
Processor Resolved ts lag=time() - ticdc_processor_resolved_ts
Changefeed checkpoint lag=time() - ticdc_processor_checkpoint_ts
system
(system)
关闭
17
此话题已在最后回复的 1 分钟后被自动关闭。不再允许新回复。