为提高效率,请提供以下信息,问题描述清晰能够更快得到解决:
【 TiDB 使用环境】
【概述】场景+问题概述
发现线上有些不属于任何表的region 这些region还有key 有的还挺大 但是不属于任何表
其中有个region=1179561 是空的 而且没有leader 很奇怪
查看tikv日志:
[2021/12/28 14:42:01.894 +08:00] [INFO] [pd.rs:829] [“try to merge”] [merge=“target { id: 1179561 start_key: 7480000000000043FFCC5F728000000001FF40570F0000000000FA en
d_key: 7480000000000043FFCC5F728000000001FF49F0D80000000000FA region_epoch { conf_ver: 189 version: 35378 } peers { id: 1179564 store_id: 3 } peers { id: 1508809 stor
e_id: 1498967 } peers { id: 1663031 store_id: 1 } }”] [region_id=1179609]
[2021/12/28 14:42:01.894 +08:00] [WARN] [peer.rs:2982] [“failed to propose merge”] [error_code=KV:Raftstore:Unknown] [err=“"[components/raftstore/src/store/fsm/peer.
rs:2816]: target region not matched, skip proposing: id: 1179561 start_key: 7480000000000043FFCC5F728000000001FF40570F0000000000FA end_key: 7480000000000043FFCC5F7280
00000001FF49F0D80000000000FA region_epoch { conf_ver: 188 version: 35378 } peers { id: 1179564 store_id: 3 } peers { id: 1508809 store_id: 1498967 } peers { id: 16630
31 store_id: 1 } != id: 1179561 start_key: 7480000000000043FFCC5F728000000001FF40570F0000000000FA end_key: 7480000000000043FFCC5F728000000001FF49F0D80000000000FA regi
on_epoch { conf_ver: 189 version: 35378 } peers { id: 1179564 store_id: 3 } peers { id: 1508809 store_id: 1498967 } peers { id: 1663031 store_id: 1 }"”] [message=“he
ader { region_id: 1179609 peer { id: 1520688 store_id: 1498967 } region_epoch { conf_ver: 10 version: 35924 } } admin_request { cmd_type: PrepareMerge prepare_merge {
target { id: 1179561 start_key: 7480000000000043FFCC5F728000000001FF40570F0000000000FA end_key: 7480000000000043FFCC5F728000000001FF49F0D80000000000FA region_epoch {
conf_ver: 189 version: 35378 } peers { id: 1179564 store_id: 3 } peers { id: 1508809 store_id: 1498967 } peers { id: 1663031 store_id: 1 } } } }”] [peer_id=1520688]
[region_id=1179609]
[2021/12/28 14:42:07.074 +08:00] [INFO] [pd.rs:829] [“try to merge”] [merge=“target { id: 1179561 start_key: 7480000000000043FFCC5F728000000001FF40570F0000000000FA end_key: 7480000000000043FFCC5F728000000001FF49F0D80000000000FA region_epoch { conf_ver: 189 version: 35378 } peers { id: 1179564 store_id: 3 } peers { id: 1508809 store_id: 1498967 } peers { id: 1663031 store_id: 1 } }”] [region_id=1179609]
[2021/12/28 14:42:07.074 +08:00] [WARN] [peer.rs:2982] [“failed to propose merge”] [error_code=KV:Raftstore:Unknown] [err=“"[components/raftstore/src/store/fsm/peer.rs:2816]: target region not matched, skip proposing: id: 1179561 start_key: 7480000000000043FFCC5F728000000001FF40570F0000000000FA end_key: 7480000000000043FFCC5F728000000001FF49F0D80000000000FA region_epoch { conf_ver: 188 version: 35378 } peers { id: 1179564 store_id: 3 } peers { id: 1508809 store_id: 1498967 } peers { id: 1663031 store_id: 1 } != id: 1179561 start_key: 7480000000000043FFCC5F728000000001FF40570F0000000000FA end_key: 7480000000000043FFCC5F728000000001FF49F0D80000000000FA region_epoch { conf_ver: 189 version: 35378 } peers { id: 1179564 store_id: 3 } peers { id: 1508809 store_id: 1498967 } peers { id: 1663031 store_id: 1 }"”] [message=“header { region_id: 1179609 peer { id: 1520688 store_id: 1498967 } region_epoch { conf_ver: 10 version: 35924 } } admin_request { cmd_type: PrepareMerge prepare_merge { target { id: 1179561 start_key: 7480000000000043FFCC5F728000000001FF40570F0000000000FA end_key: 7480000000000043FFCC5F728000000001FF49F0D80000000000FA region_epoch { conf_ver: 189 version: 35378 } peers { id: 1179564 store_id: 3 } peers { id: 1508809 store_id: 1498967 } peers { id: 1663031 store_id: 1 } } } }”] [peer_id=1520688] [region_id=1179609]
看起来是说他在尝试合并但是失败了一直在刷重试合并日志 开启过跨表合并了config set enable-cross-table-merge true也合并不了
[2021/12/28 14:47:38.420 +08:00] [INFO] [peer.rs:2204] [“target region still not catch up, skip.”] [exist_region=“id: 1122545 start_key: 748000000000003EFFB000000000000000F8 end_key: 748000000000003EFFB300000000000000F8 region_epoch { conf_ver: 172 version: 33566 } peers { id: 1122548 store_id: 3 } peers { id: 1509273 store_id: 1498967 } peers { id: 1663023 store_id: 1 }”] [target_region=“id: 1122545 start_key: 748000000000003EFFB000000000000000F8 end_key: 748000000000003EFFB300000000000000F8 region_epoch { conf_ver: 173 version: 33566 } peers { id: 1122548 store_id: 3 } peers { id: 1509273 store_id: 1498967 } peers { id: 1663023 store_id: 1 }”] [peer_id=1904388] [region_id=1122533]
[2021/12/28 14:47:45.469 +08:00] [INFO] [pd.rs:829] [“try to merge”] [merge=“target { id: 1179561 start_key: 7480000000000043FFCC5F728000000001FF40570F0000000000FA end_key: 7480000000000043FFCC5F728000000001FF49F0D80000000000FA region_epoch { conf_ver: 189 version: 35378 } peers { id: 1179564 store_id: 3 } peers { id: 1508809 store_id: 1498967 } peers { id: 1663031 store_id: 1 } }”] [region_id=1179557]
[2021/12/28 14:47:45.469 +08:00] [WARN] [peer.rs:2982] [“failed to propose merge”] [error_code=KV:Raftstore:Unknown] [err=“"[components/raftstore/src/store/fsm/peer.rs:2816]: target region not matched, skip proposing: id: 1179561 start_key: 7480000000000043FFCC5F728000000001FF40570F0000000000FA end_key: 7480000000000043FFCC5F728000000001FF49F0D80000000000FA region_epoch { conf_ver: 188 version: 35378 } peers { id: 1179564 store_id: 3 } peers { id: 1508809 store_id: 1498967 } peers { id: 1663031 store_id: 1 } != id: 1179561 start_key: 7480000000000043FFCC5F728000000001FF40570F0000000000FA end_key: 7480000000000043FFCC5F728000000001FF49F0D80000000000FA region_epoch { conf_ver: 189 version: 35378 } peers { id: 1179564 store_id: 3 } peers { id: 1508809 store_id: 1498967 } peers { id: 1663031 store_id: 1 }"”] [message=“header { region_id: 1179557 peer { id: 1855133 store_id: 1498967 } region_epoch { conf_ver: 13 version: 35501 } } admin_request { cmd_type: PrepareMerge prepare_merge { target { id: 1179561 start_key: 7480000000000043FFCC5F728000000001FF40570F0000000000FA end_key: 7480000000000043FFCC5F728000000001FF49F0D80000000000FA region_epoch { conf_ver: 189 version: 35378 } peers { id: 1179564 store_id: 3 } peers { id: 1508809 store_id: 1498967 } peers { id: 1663031 store_id: 1 } } } }”] [peer_id=1855133] [region_id=1179557]
看告警平台有这个告警
查看了官方文档
tidb日志有这个报错
[2021/12/31 14:48:17.320 +08:00] [ERROR] [gc_worker.go:192] [“[gc worker] runGCJob”] [error=“[tikv:9005]Region is unavailable”]
[2021/12/31 14:54:54.159 +08:00] [INFO] [gc_worker.go:266] [“[gc worker] starts the whole job”] [uuid=5f7b89d47b40014] [safePoint=430160450449833984] [concurrency=4]
[2021/12/31 14:54:54.160 +08:00] [INFO] [gc_worker.go:956] [“[gc worker] start resolve locks”] [uuid=5f7b89d47b40014] [safePoint=430160450449833984] [concurrency=4]
[2021/12/31 14:55:54.142 +08:00] [INFO] [gc_worker.go:237] [“[gc worker] there’s already a gc job running, skipped”] [“leaderTick on”=5f7b89d47b40014]
[2021/12/31 14:56:54.145 +08:00] [INFO] [gc_worker.go:237] [“[gc worker] there’s already a gc job running, skipped”] [“leaderTick on”=5f7b89d47b40014]
[2021/12/31 14:57:54.142 +08:00] [INFO] [gc_worker.go:237] [“[gc worker] there’s already a gc job running, skipped”] [“leaderTick on”=5f7b89d47b40014]
[2021/12/31 14:58:17.244 +08:00] [ERROR] [gc_worker.go:970] [“[gc worker] resolve locks failed”] [uuid=5f7b89d47b40014] [safePoint=430160450449833984] [error=“[tikv:9005]Region is unavailable”]
[2021/12/31 14:58:17.244 +08:00] [ERROR] [gc_worker.go:546] [“[gc worker] resolve locks returns an error”] [uuid=5f7b89d47b40014] [error=“[tikv:9005]Region is unavailable”]
[2021/12/31 14:58:17.244 +08:00] [ERROR] [gc_worker.go:192] [“[gc worker] runGCJob”] [error=“[tikv:9005]Region is unavailable”]
[2021/12/31 15:04:54.165 +08:00] [INFO] [gc_worker.go:266] [“[gc worker] starts the whole job”] [uuid=5f7b89d47b40014] [safePoint=430160607736233984] [concurrency=4]
[2021/12/31 15:04:54.166 +08:00] [INFO] [gc_worker.go:956] [“[gc worker] start resolve locks”] [uuid=5f7b89d47b40014] [safePoint=430160607736233984] [concurrency=4]
[2021/12/31 15:05:54.147 +08:00] [INFO] [gc_worker.go:237] [“[gc worker] there’s already a gc job running, skipped”] [“leaderTick on”=5f7b89d47b40014]
[2021/12/31 15:06:54.145 +08:00] [INFO] [gc_worker.go:237] [“[gc worker] there’s already a gc job running, skipped”] [“leaderTick on”=5f7b89d47b40014]
[2021/12/31 15:07:54.145 +08:00] [INFO] [gc_worker.go:237] [“[gc worker] there’s already a gc job running, skipped”] [“leaderTick on”=5f7b89d47b40014]
[2021/12/31 15:08:17.215 +08:00] [ERROR] [gc_worker.go:970] [“[gc worker] resolve locks failed”] [uuid=5f7b89d47b40014] [safePoint=430160607736233984] [error=“[tikv:9005]Region is unavailable”]
[2021/12/31 15:08:17.215 +08:00] [ERROR] [gc_worker.go:546] [“[gc worker] resolve locks returns an error”] [uuid=5f7b89d47b40014] [error=“[tikv:9005]Region is unavailable”]
[2021/12/31 15:08:17.215 +08:00] [ERROR] [gc_worker.go:192] [“[gc worker] runGCJob”] [error=“[tikv:9005]Region is unavailable”]
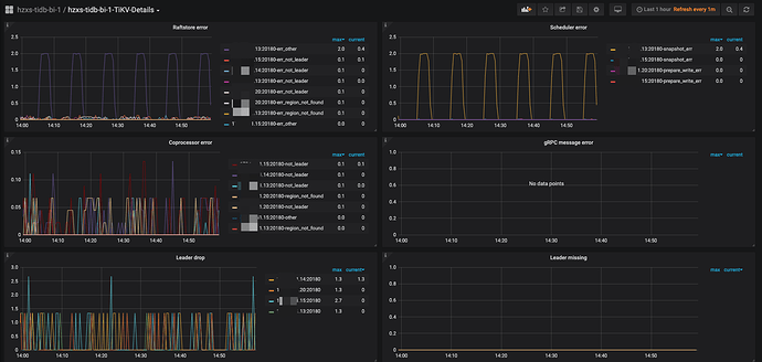
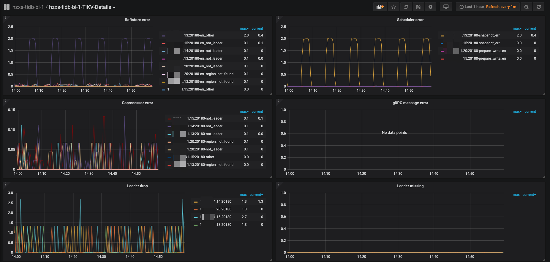
1.请问这些region要怎么处理呢 查出来的region没有查到对应表 有的有几百M 这里面不知道是啥数据 这些region是否是没用的
2.为什么会出现没有leader的情况呢 那个没有leader的空region能手动删除吗 是否有操作步骤
【背景】做过哪些操作
【现象】业务和数据库现象
【业务影响】
【TiDB 版本】
4.0.9
【附件】
- 相关日志 和 监控
-
TiUP Cluster Display 信息
-
TiUP Cluster Edit Config 信息
-
TiKV 监控
- 对应模块日志(包含问题前后1小时日志)
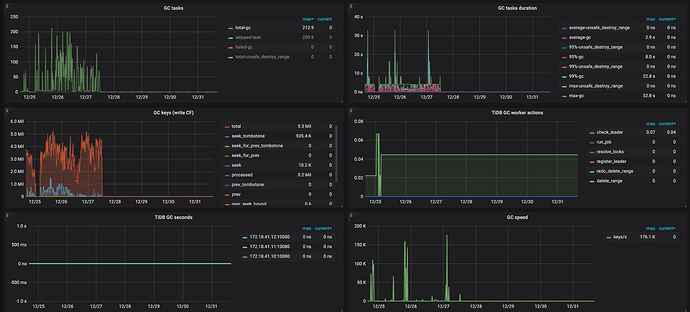
gc似乎停了






