我们现有2个tidb环境:
生产环境:使用DM-Ansible部署的tidb集群
【TiDB 版本】:3.0.13
测试环境:单机docker部署
【TiDB 版本】:3.0.12
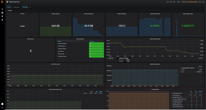
俩个环境,监控都出现以下情况:
自己在TUG在进行搜索,搜索到了以下解决方法:
merge 默认情况下表之间是不会相互 merge 的,如果要开启,更改 PD 配置文件,加上 namespace-classifier = “default” (默认是 table), 注:这个参数不能通过 pd-ctl 动态更改。同时,需要将 tikv 的按 table 分裂配置关闭: [coprocessor] split-region-on-table = false
然后我再我们测试环境进行了修改 ,并重启了tidb
- namespace-classifier = “default”
*[coprocessor] split-region-on-table = false
但是经过了12个小时,测试环境的empty-region-count 还是没有什么变化,和上面图中数量是一样的。








