-
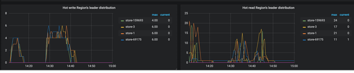
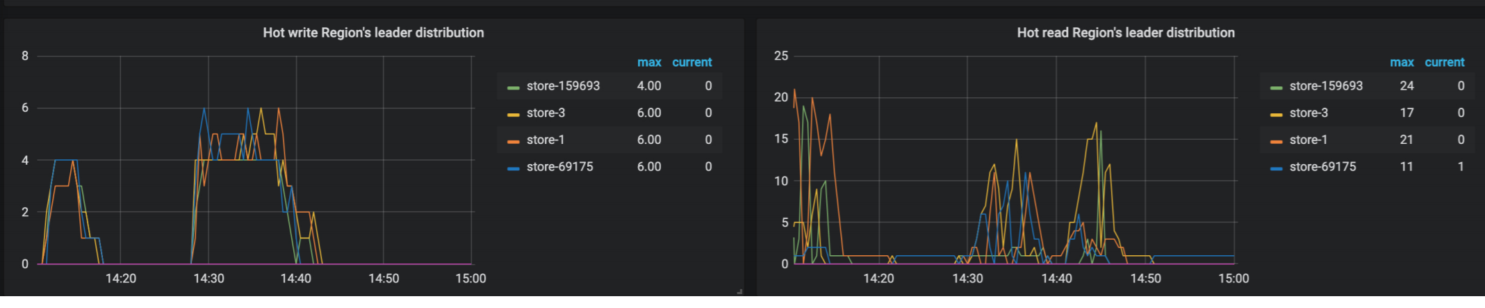
从监控来看,基本都在12这个节点,而且有读热点和写热点
-
麻烦参考热点文章,尝试打散后看看是否有效,多谢。
https://pingkai.cn/tidbcommunity/forum/t/topic/34032 -
empty region 较多,请检查 region merge 是否正常
[FAQ] 解决已经开启 region merge, empty-region-count 仍然很多问题
从监控来看,基本都在12这个节点,而且有读热点和写热点
麻烦参考热点文章,尝试打散后看看是否有效,多谢。
https://pingkai.cn/tidbcommunity/forum/t/topic/34032
empty region 较多,请检查 region merge 是否正常
[FAQ] 解决已经开启 region merge, empty-region-count 仍然很多问题