集群情况如下:
node1 192.168.138.18 PD1, TiDB1 4c16G 200GHHD
node2 192.168.138.19 PD2, TiDB2 4c16G 200GHHD
node3 192.168.138.21 PD3 2c16G 200GHHD
node4 192.168.138.22 TiKV1,zk,kakfka 2c16G 200GHHD
node5 192.168.138.23 TiKV2,zk,kakfka 2c16G 200GHHD
node6 192.168.138.24 TiKV3,zk,kakfka 2c16G 200GHHD
tidb版本:v3.0.0
问题描述:
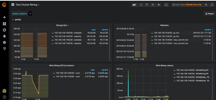
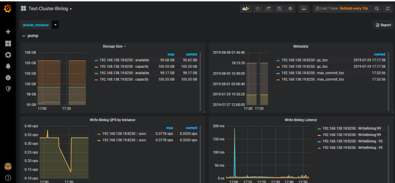
zk和kafka节点都是运行的。而且pump有binlog数据(为了测试做了insert操作):
系统做了基于文件和kafka的binlog日志存储:
部署和启动Drainer都没有出现异常日志。
|PS:kafka里边的binlog数据目的是为了elasricsearch集群使用,所以kafka、必须要有数据。
问题表现:
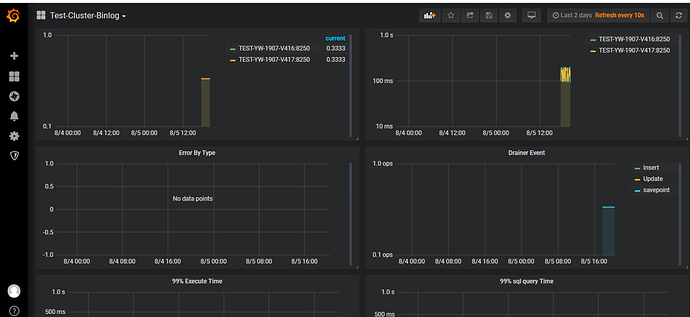
监控的Drainer里边有部分数据:
但是kafka没有输出任何主题信息:
中控机配置配置文件列表:
ansible-playbook deploy_drainer.yml命令执行结果:
ansible-playbook start_drainer.yml命令执行结果:
drainer启动日志:
drainer后台日志:
求解答:kafka里边为啥没有存放数据的相应主题或数据?
















