commit慢,这个问题要怎么排查呢?

【 TiDB 使用环境】
V5.2.3
【概述】 场景 + 问题概述
我在Dashboard的慢查询菜单里看到的慢查询语句都是commit,请问这个问题要怎么排查呢?另外QRTZ_SCHEDULER_STATE表的数据就3条






执行计划.txt (1.1 KB)

1 个赞

TiDB 写入慢流程排查系列(一)— 前言 参考写入流程慢排查系列

2 个赞

借鉴先排查流程https://pingkai.cn/tidbcommunity/forum/t/topic/67984

3 个赞


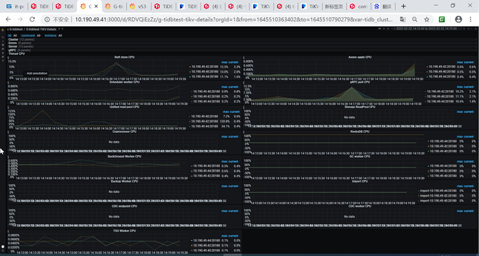
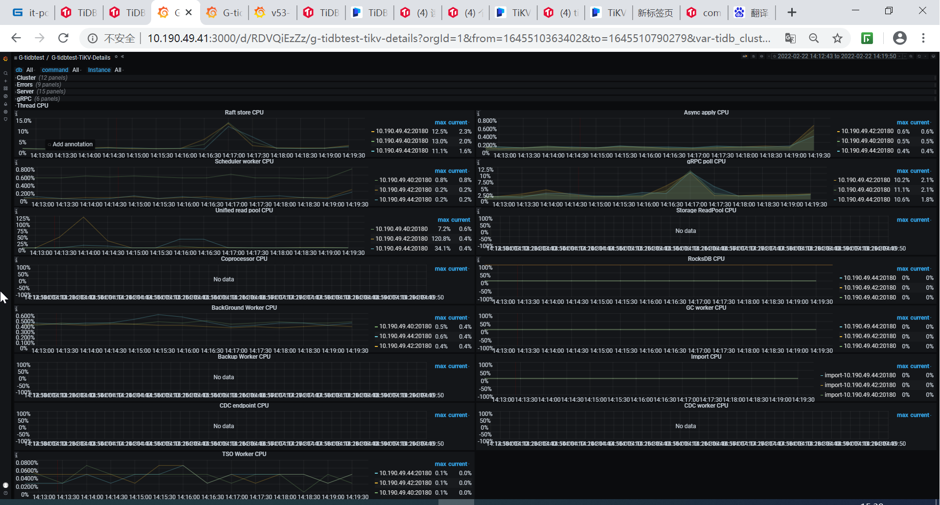
你好,我这个节点cpu达到了120.8%,我想找到引发这个问题的sql这个要怎么排查呢

1 个赞

tidb 在数据修改时会在tidb server缓存,在commit时将修改数据、锁信息、mvcc版本信息等写入,因此数据量大的情况下commit耗时会很高,一般comit慢时tidb和tikv网络问题、tikv CPU较高、磁盘写入较慢。 可以看下tikv detail里的thread CPU利用率是否均衡,看看diskperformance下 磁盘的延迟和压力情况。

这个是thread CPU页面

1 个赞

https://metricstool.pingcap.com/#backup-with-dev-tools 按这个把overview/tidb/tikv detial的问题时间段快照导出。 磁盘类型是什么、是否使用缓存、raid?

3 个赞

请问如何看是否开启缓存了,可以通过sql语句查询嘛
下面这个是导出的快照
G-tidbtest-TiKV-Details_2022-02-22T08_01_17.311Z.json (778.5 KB)

没数据 要把面板展开后导出

我按链接的方法,到出json文件,再导入快照也没看到数据,不知道是哪个步骤搞错了

你的磁盘类型是什么、是否使用缓存、raid?

参考一下这个:commit 非常非常慢

你好,和DBA同事了解了下,我们目前用的是云混盘
o7q3r2k1zrF1wzi3c4yaWX33WH9pySYX.json (1.2 MB)

提升磁盘性能,tidb对磁盘性能有一定要求,一般建议是ssd

SSD肯定性能好一些,但是机械硬盘应该也可以吧

此话题已在最后回复的 1 分钟后被自动关闭。不再允许新回复。