TiDB 的问答社区
Regions are not fully healthy: 1 pending-peer
🪐 TiDB 技术问题
kuweilong666
(kuweilong)
2022 年3 月 3 日 10:48
64
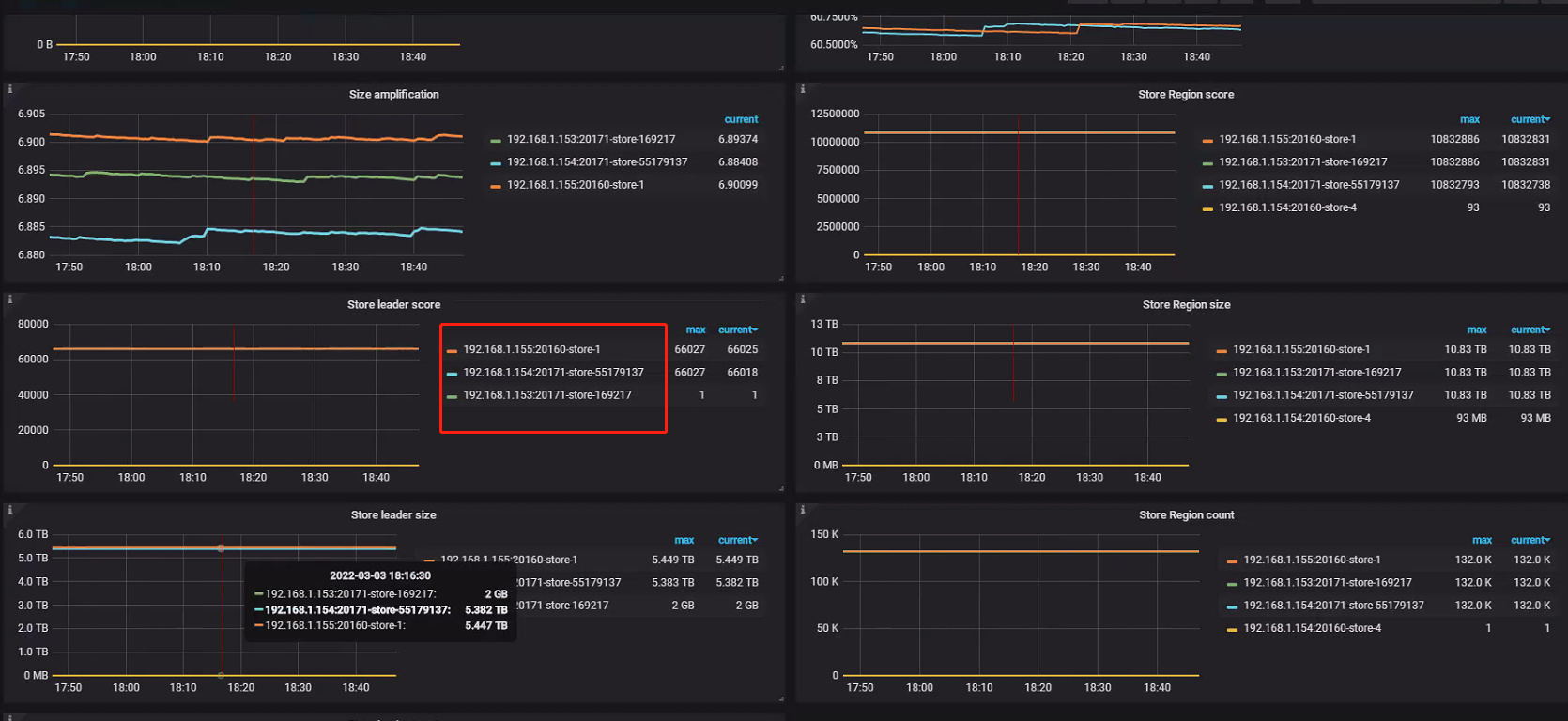
怎么操作?现在只有3个store,
image
1670×768 270 KB
【TiDB 社区智慧合集】TiDB 数据库中常见的错误 & 解决方法
【TiDBer 唠嗑茶话会 65 】赢取 Ti 红露营五件套,分享常见 TiDB 错误 & 解决不费脑!
在话题中显示帖子
©2026 TiDB Community.
京ICP备20022552号-5
京公网安备11010802043344号