这是pd这段时间的日志:
logs_pd.zip (38.1 KB)
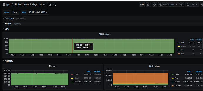
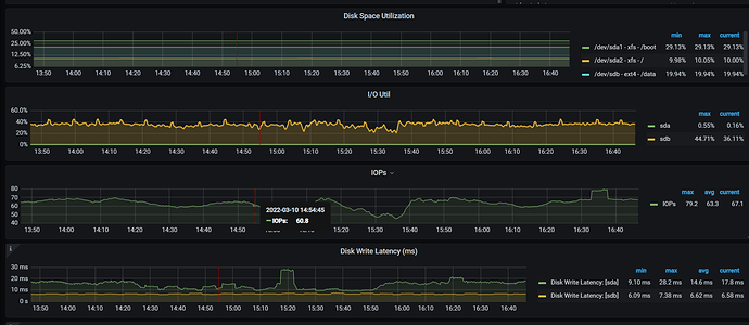
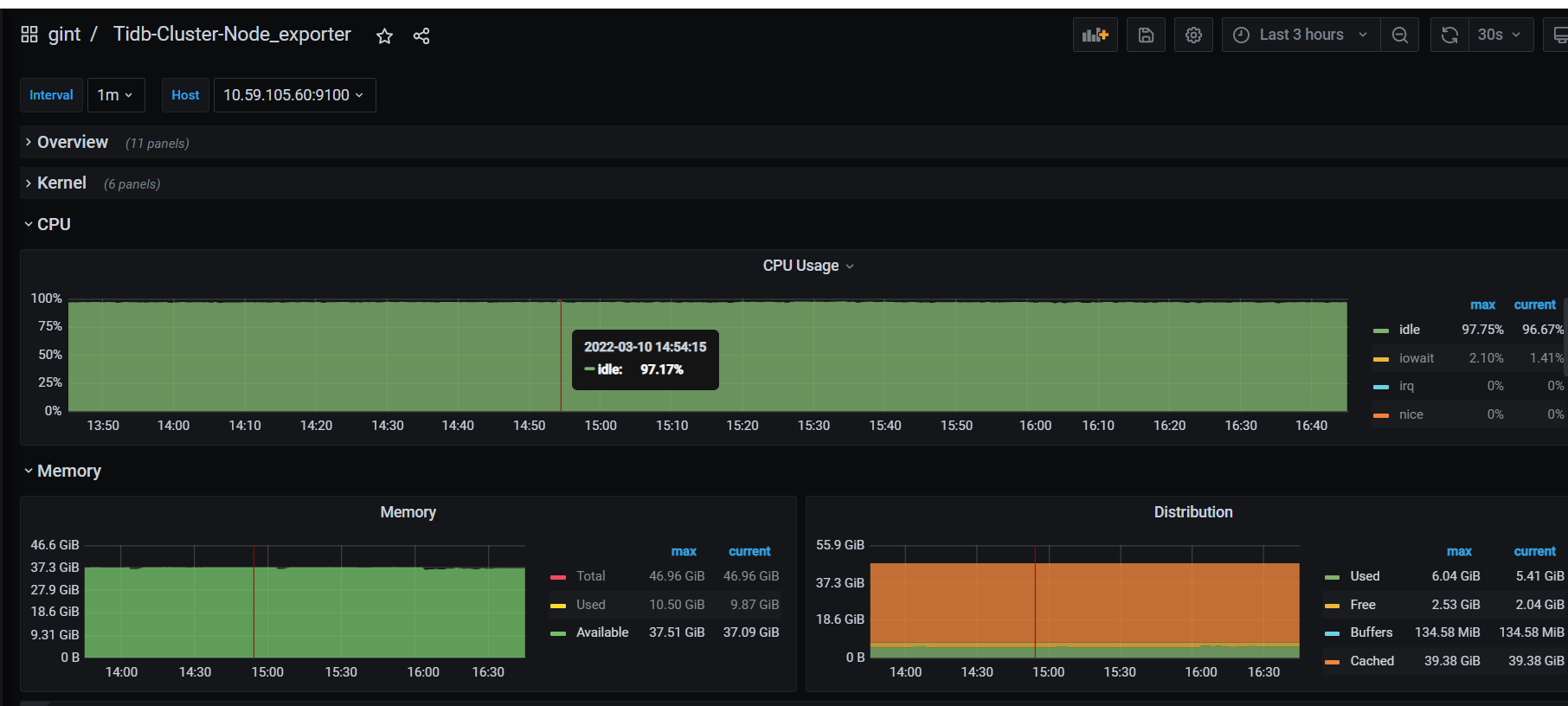
麻烦看下pd的系统监控 cpu 内存 磁盘io。pd是否部署在SSD上?
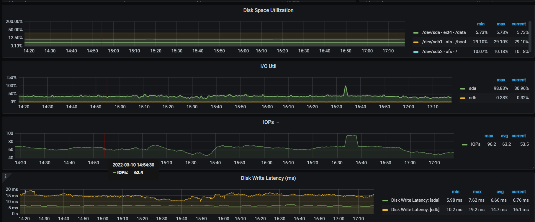
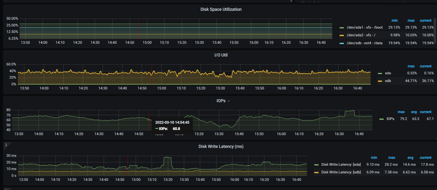
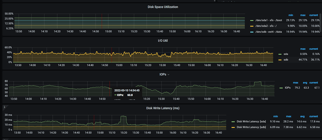
看下io
看起来没什么问题,但是从日志上看就是由于这个原因导致的,CDC. io,网络也看下。
OS的版本是什么
CentOS Linux release 7.8.2003 (Core)
上图发的是pd leader的io吗
你这pd所在主机的IO latency还是挺高的 avg能达到14ms
1)pd主机负载如何 ?
2)你这个是物理机器还是云主机?
物理机
pd没什么负载
主要问题是在tidb没有业务情况下,grafana显示ticdc owner丢失,然后checkpoint也不前进了,ticdc日志也没有任何报错,直到重启ticdc之后才恢复了
io用的什么调度策略?
推荐noop ,修改后,观察下
好的ok
又出现了,就无缘无故的延迟,这次owner还在
ticdc监控:
TiCDC_2022-03-11T07_45_30.287Z.json (3.2 MB)
ticdc日志:
bi数据库.zip (69.6 KB)
Changefeed checkpoint catch-up ETA,这个指标代表什么意思,为什么突然就这么大了?











