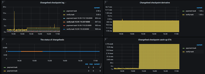
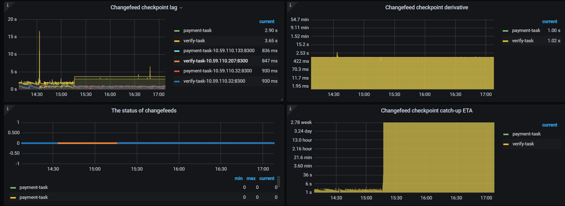
看这情况像是task切换到其它capture上,然后原来的capture上面的checkpoint信息貌似不会被清理掉,导致原来的checkpoint一直都不变
建议你还是重点检查磁盘和网络
没问题
没什么业务
slow fdatasync
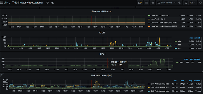
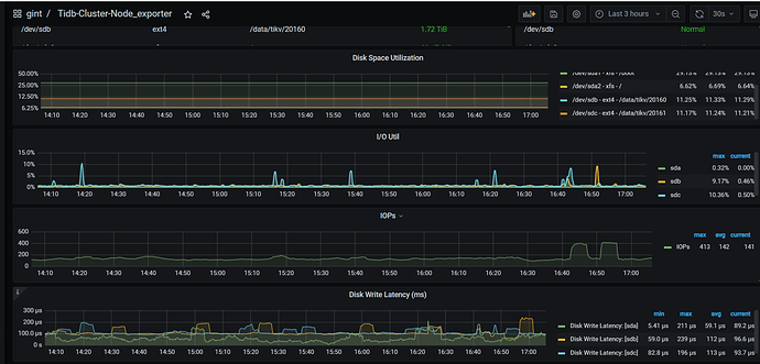
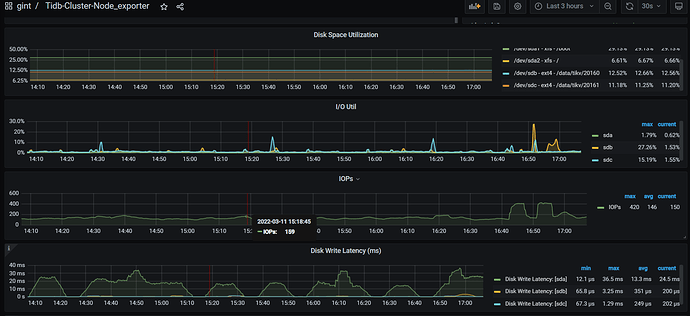
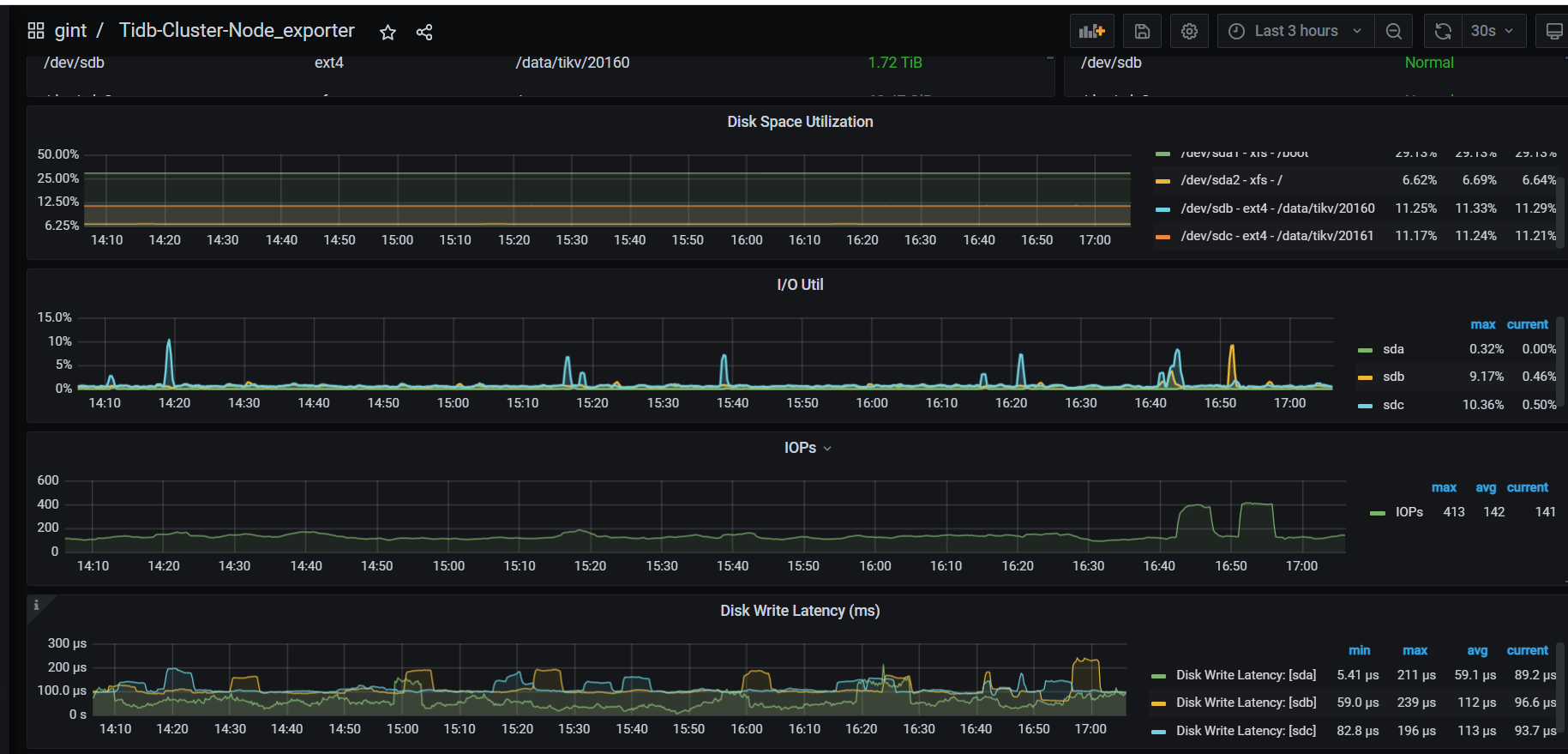
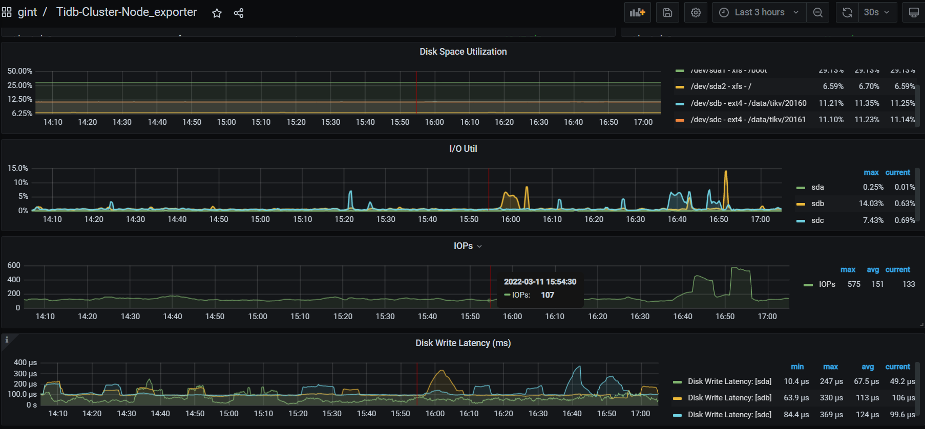
麻烦你把tikv的 io发一下
看起来是changefeed checkpoint lag和changefeed checkpoint catch-up ETA监控配置有问题导致的,ticdc应该是正常
看上面这张图,133在一分钟之内lag都不变,怀疑是changefeed task切换到32上面,原来旧的processor没有清理对应的信息
再次发生的时候可以抓下 ticdc 的 goroutine 吗?
curl http://${CDC_ADDR}/debug/pprof/goroutine\?debug\=2 -o goroutine.log
此外可以升级到 TiCDC v5.3.1,我们在该版本中修复了多个卡住的问题。
好的,多谢回复
此话题已在最后回复的 1 分钟后被自动关闭。不再允许新回复。





