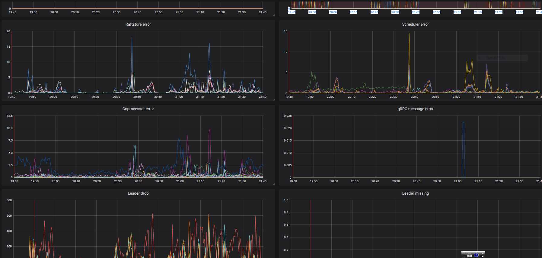
tikv集群中一台节点压力过大,导致大量慢查询。除了集群扩容外,请问有哪些参数调优效果较好?

为提高效率,请提供以下信息,问题描述清晰能够更快得到解决:

【TiDB 版本】

【问题描述】
tikv.log (9.8 KB)


若提问为性能优化、故障排查类问题,请下载脚本运行。终端输出的打印结果,请务必全选并复制粘贴上传。

建议通过 消除 数据热点来 ,解决此问题。如果存在热点扩容再多 tikv 收效也是不大的


请帮忙诊断一下,谢谢!

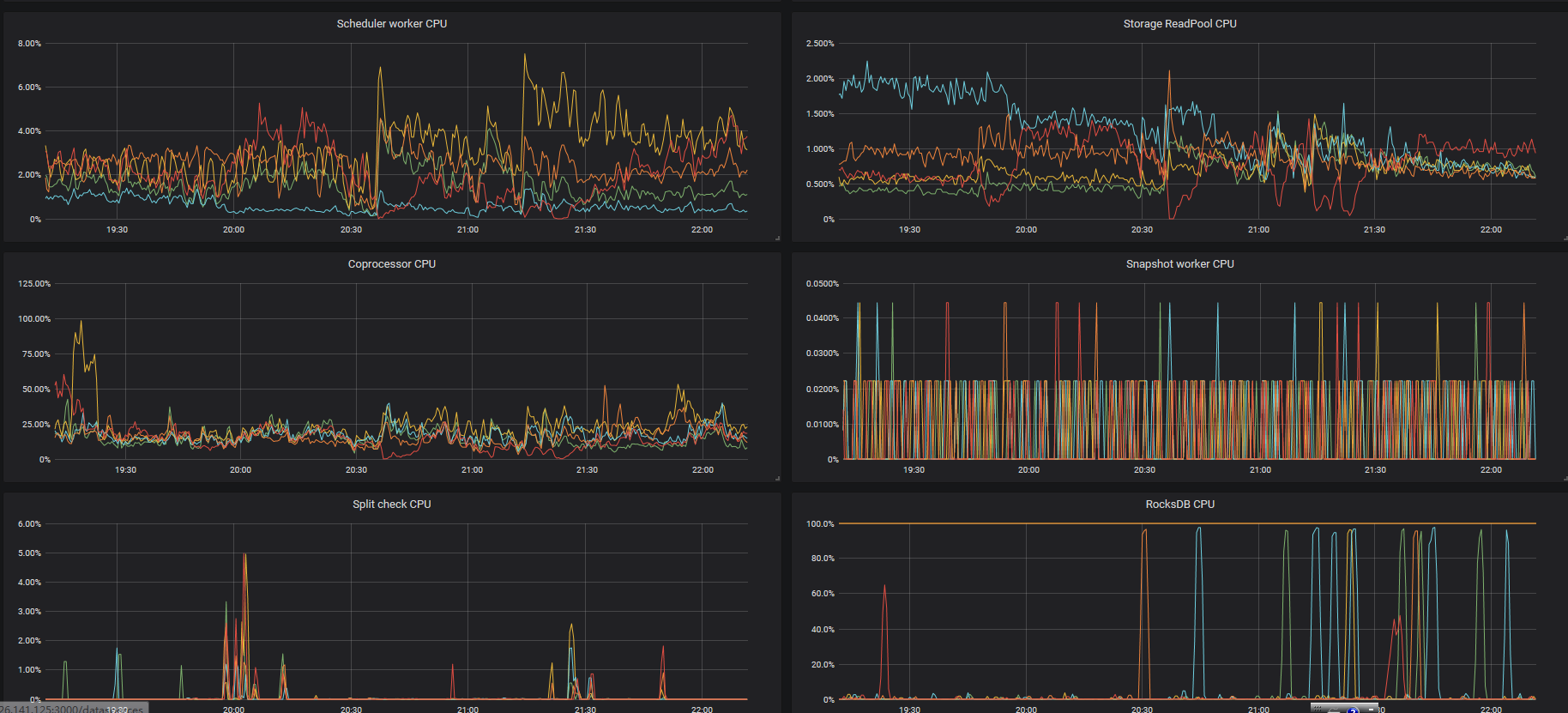
你服务器的 磁盘是什么磁盘? 从监控上看 磁盘 io 都已经打满了

请先确认下服务器的磁盘性能。
如果按照 监控中 看到 的 io utilezation 持续在 100% 读写性能应该都会受到非常大的影响

请通过下面的 连接 具体查看 物理环境部分