为提高效率,请提供以下信息,问题描述清晰能够更快得到解决:
【 TiDB 使用环境】
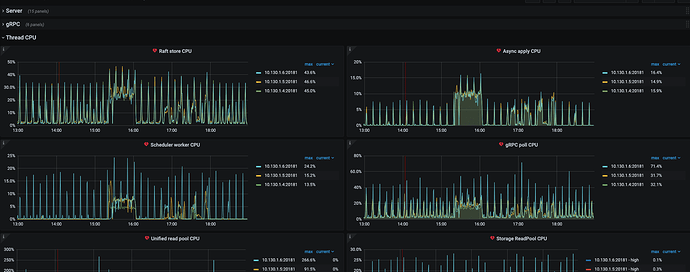
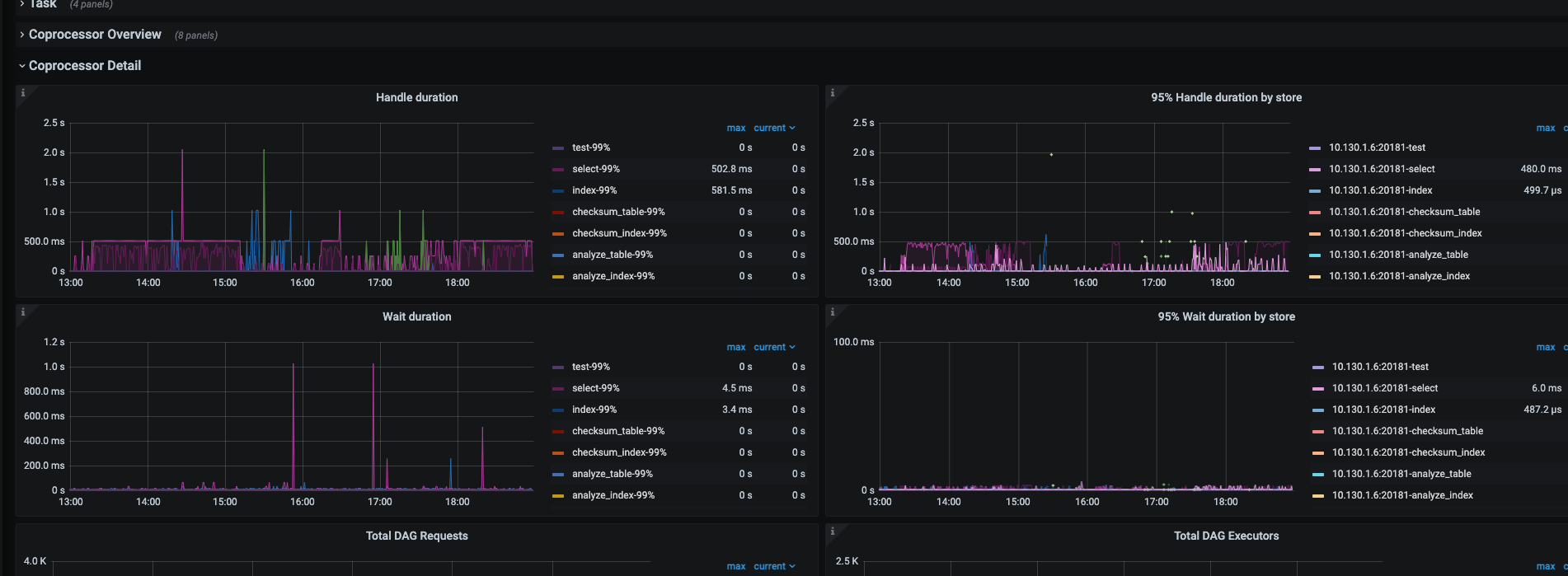
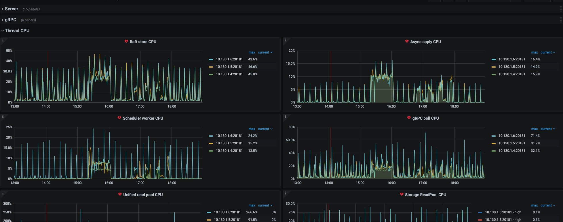
【概述】 在dashboard 发现一个sql Coprocessor 执行耗时高
【背景】 做过哪些操作
【现象】 业务和数据库现象
【问题】 当前遇到的问题
【业务影响】
【TiDB 版本】
v5.3.0
【应用软件及版本】
查询 sql
SELECT
*,
(UNIX_TIMESTAMP(Time) + 0E0) AS timestamp
FROM
INFORMATION_SCHEMA.CLUSTER_SLOW_QUERY
WHERE
Digest = ?
AND Time = FROM_UNIXTIME(?)
AND Conn_id = ?
ORDER BY
CLUSTER_SLOW_QUERY.Digest
LIMIT
1 [arguments: (“586a74b074be90fdc15a7af20153ceaaf07d877490862b76eb165f6913d0a1e7”, 1655444620.521209, “1306415”)];
耗时需要2秒,如果上面去掉order by 查询400毫秒,根据条件筛选完 数据也就一条 order by 不应该会慢这么多才对
若提问为性能优化、故障排查类问题,请下载脚本运行。终端输出的打印结果,请务必全选并复制粘贴上传。




