为提高效率,请提供以下信息,问题描述清晰能够更快得到解决:
【TiDB 版本】
v4.0.10
【问题描述】
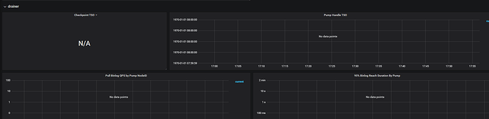
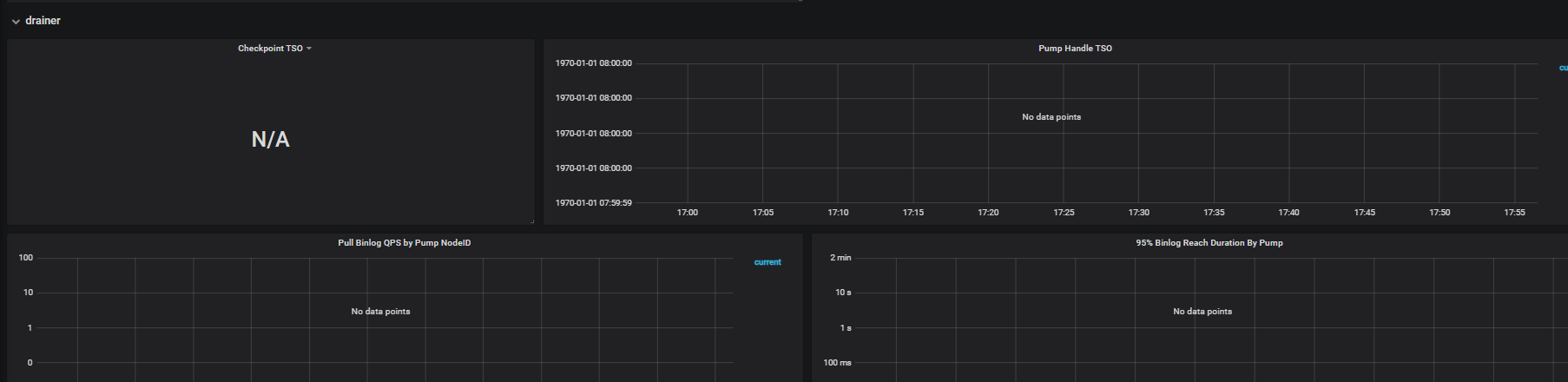
drainer启动了但是,监控界面没有数据
若提问为性能优化、故障排查类问题,请下载脚本运行。终端输出的打印结果,请务必全选并复制粘贴上传。
为提高效率,请提供以下信息,问题描述清晰能够更快得到解决:
【TiDB 版本】
v4.0.10
【问题描述】
drainer启动了但是,监控界面没有数据
若提问为性能优化、故障排查类问题,请下载脚本运行。终端输出的打印结果,请务必全选并复制粘贴上传。
请参考监控流程排查下