- prometheus 查询 Pomql ,查询不到数据。
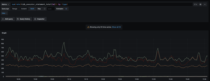
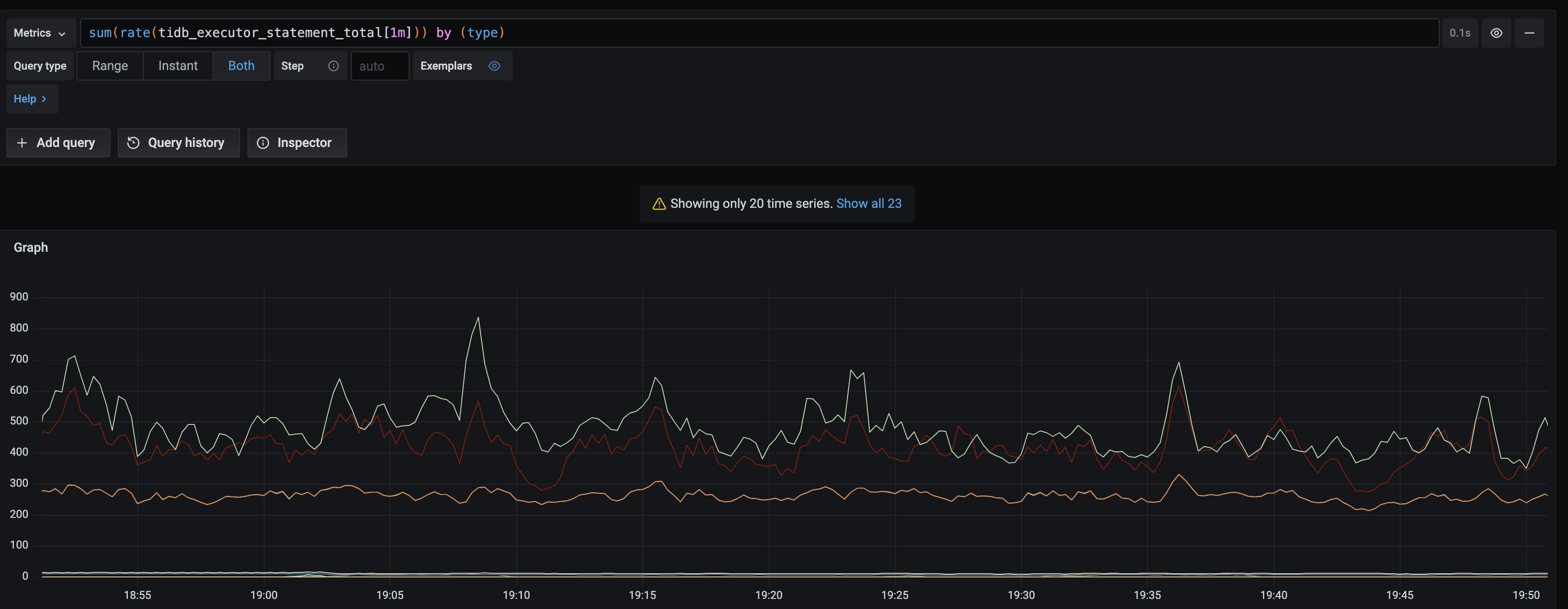
- 查询TiDB的sql有结果:
- TiCDC的没有结果
- 观察prometheus日志正常。
- grafana日志异常,重启后出现
could not find datasource: data source not found错误日志,现象同 grafana 很多alert 都在告警,Execution Error: Could not find datasource Data source not found 但是没达到报警阈值 相似。
could not find datasource: data source not found错误日志,现象同 grafana 很多alert 都在告警,Execution Error: Could not find datasource Data source not found 但是没达到报警阈值 相似。