scheduler is busy

为提高效率,请提供以下信息,问题描述清晰能够更快得到解决:
【 TiDB 使用环境】 tidb v5.1.0

【概述】场景+问题概述 :tidb一段时间之后报错“scheduler is busy”

【背景】做过哪些操作: tidb作为matomo的存储后端,开启tiflash副本

【现象】业务和数据库现象:insert 、update操作非常慢。

【业务影响】:整个集群无法正常使用

【TiDB 版本】: v5.1.0

【附件】

  1. TiUP Cluster Display 信息

  2. TiUP Cluster Edit Config 信息

    tidb.conf (6.1 KB)

  3. TiDB- Overview 监控
    tidb-Overview.json (5.6 MB)

  • 对应模块日志(包含问题前后1小时日志)
    tidb.log (5.0 KB) tikv.log (2.2 KB)

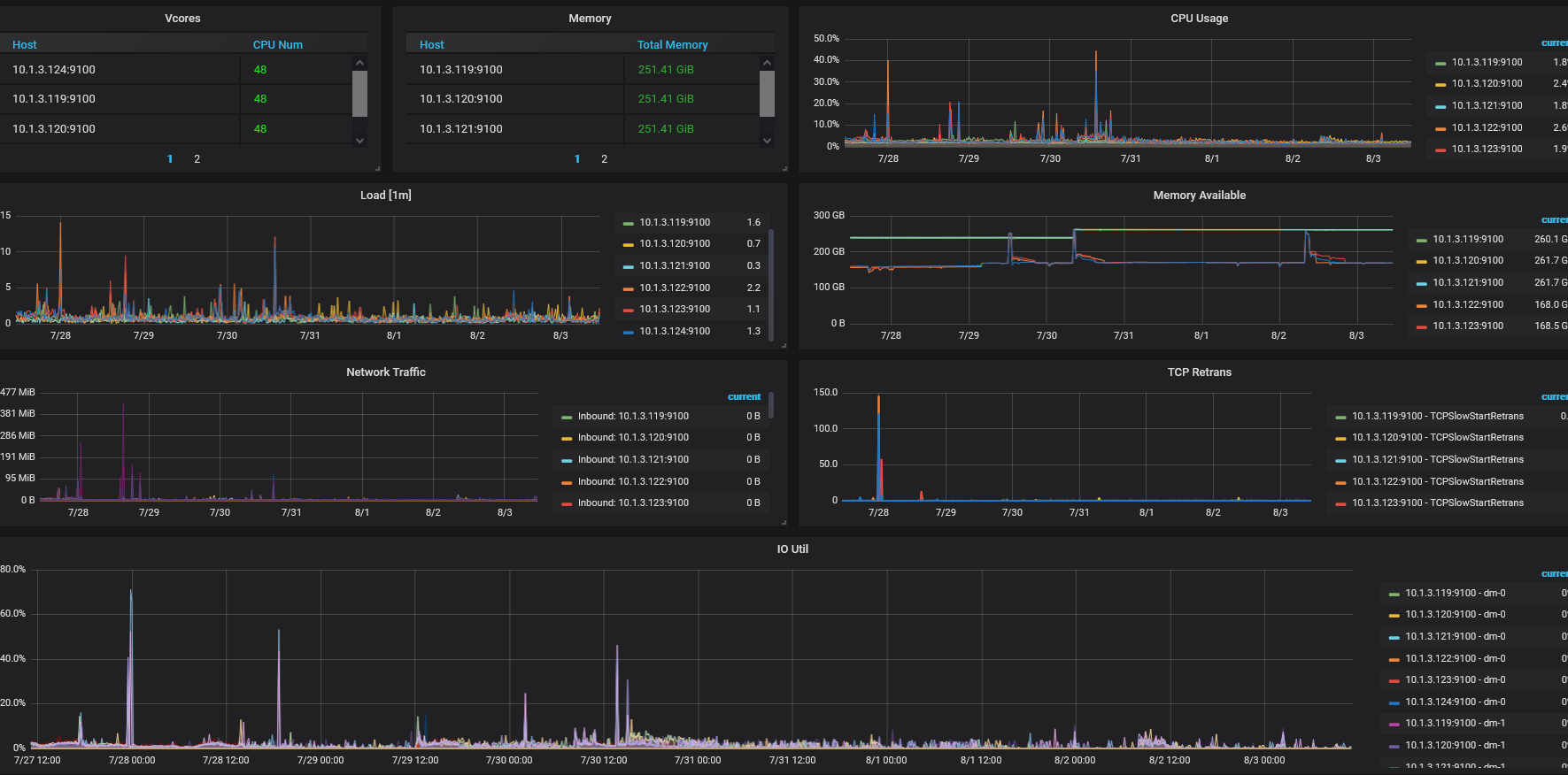
我按照其他帖子中的方法找全了对应的图表,都没发现问题,例如这张。

3 个赞

应该和你的混合部署有关

4 个赞

cpu负载并不高,内存,io,网卡负载也不高

3 个赞

pd 的日志有吗

3 个赞

pd.log (1.2 MB)

2 个赞

scheduler -pending-write-threshold 看下这个参数设置

2 个赞

我没有修改这个,默认值是100M

2 个赞

可以先试试调大参数

2 个赞

我觉得这只治标不治本。“commit_ts is too large, fallback to normal 2PC”这个问题不解决调大这个参数意义不大。

2 个赞

2 个赞

2 个赞

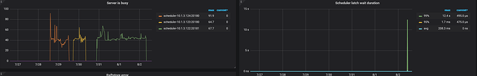
我这个出问题的时间点,latch wait duration 并不高。

2 个赞

tikv 混合部署,是否io不足?

1 个赞

io还好吧

  1. 可以根据 参考 4.5 tikv 写入慢继续排查,根据你的描述应该也是写入和更新慢。
    https://docs.pingcap.com/zh/tidb/v4.0/tidb-troubleshooting-map#45-tikv-写入慢

    或者提交一下 detail-tikv 的监控

  2. ‘commit_ts is too large, fallback to normal 2PC’ 有很多这个报错吗? 业务上写入模式是什么? 提交数据特点是什么?

我们看到你的提交时间很长,是不是你这边有大事务提交?


这是matomo自己写的,我看tidb日志,并没有发现大事务

1 个赞

太大了上传不了,用网盘吧。
链接: https://pan.baidu.com/s/1qj-PyvGcqI-j-vT1MMKEmw
提取码: ppg1

1 个赞
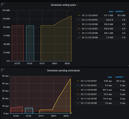
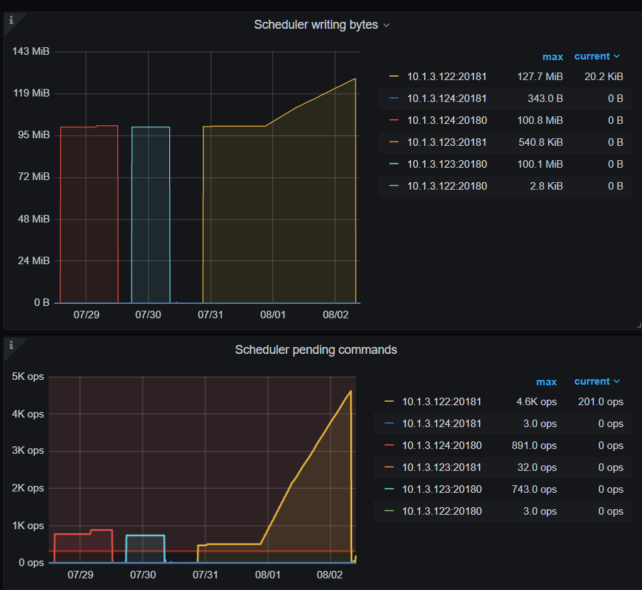
  1. commit log 时间很长
  2. scheduler write bytes 感觉也比较多。
  3. 请问从业务上是一直慢吗? 有没有具体某个时间段,一小时内,采集下 tikv 的 node exporter 监控,多谢。
1 个赞

上传到刚才的地址了。

1 个赞